Störungen im Kabel-Netz
abbrechen
Suchergebnisse werden angezeigt für 
Stattdessen suchen nach 
Meintest du 

Forumbeiträge

Gelöst! Servicevereinbarung und Techniker-Servicepauschale bei Vodafone Kabel Deutschland

Hallo,   nach einem Technikereinsatz kommt manchmal das böse Erwachen: Die Rechnung ist auf einmal um 100€ höher als normal, Grund ist die Technikerpauschale. Daher wollen wir Dir erklären, in welchen Fällen  die Servicepauschale anfallen kann.     ...

Servicepauschale_Techniker.png
Claudia von Moderator:in
  • 76485 Anzeigen
  • 1 Antworten
  • 4 Likes

Kabel - Alles rund um Störungsmeldungen

Dein Kabel-Anschluss funktioniert nicht so wie er soll? Klick einfach Rechts auf den Button "Störung?" und check mit unserer Seite Hilfe bei Störung Deinen Anschluss. Im ersten Schritt prüfen wir, ob Dein Anschluss von einer bereits bekannten Störung...

Stoerungshilfe.jpg
Claudia von Moderator:in
  • 459866 Anzeigen
  • 3 Antworten
  • 5 Likes

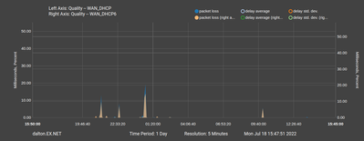
Packetloss in 63584

In welchem Bundesland wohnst Du? Hessen, 63584 GründauWelchen Vertrag hast Du?Vodafone CableMax 500Welches Modem/ Router nutzt Du?FRITZ!Box 6490 CableNutzt Du ein Leih-Gerät von uns oder hast Du ein eigenes Gerät?Leih-GerätWelcher Fehler tritt auf?Pa...

packetloss_1day.png packetloss_1week.png fritzbox.png
cs0x00 von Daten-Fan
  • 303 Anzeigen
  • 1 Antworten
  • 0 Likes

Frequent Internet disconnections

I am from Essen in NRW. I am facing frequent internet disconnections for a month now. The internet gets disconnected almost every 30 min or 1 hour. The WI-FI white light on the gray modem stops glowing. The connection comes back on its own after almo...

Amitabh von Daten-Fan
  • 351 Anzeigen
  • 1 Antworten
  • 0 Likes

Instabile Internetverbindung

Guten Tag, Ich habe nun seit fast einem Monat Internetprobleme. Die Verbindung bricht andauern kurz ab und kommt dann wieder. Dies passiert bei der WLAN wie LAN Verbindung an allen Endgeräten. Mit den Download Upload und Pingraten passt alles, trotzd...

HA62 von Daten-Fan
  • 1025 Anzeigen
  • 1 Antworten
  • 1 Likes

GIGA Garantie always on bekommen bei Kabel Störung?

Hi zusammen, Ich habe gerade eine bestätigte Störung meines Kabel Anschlusses in 65835 gemeldet und gefragt ob ich die beworbene giga Garantie always on 50gb in meinem Mobilfunk Vertrag bekommen kann. Aber der Mitarbeiter meinte das gibt es momentan ...

pheenyx von Daten-Fan
  • 655 Anzeigen
  • 3 Antworten
  • 0 Likes

Rufnummer nicht registriert

Hallo,ich habe die Connect Box wegen häufiger Verbindungsabbrüche (seit dem Vodafone Firmwareupdae vor ein paar Monaten) gegen eine Vodafone Station tauschen lassen.Internet ist soweit aktiv und funktioniert, allerdings ist die Telefonie noch nicht a...

tmp.png

Vodafone Station Internet LED blinkt rot

Hallo, ich bin Neukunde seit 12.07.2022 und habe einen Vodafone Station bestellt. Ich habe am 12.07 alles nach Anleitung installiert, trotzdem blinkt der Internet LED danach nur rot, Power und WIFI leuchten aber weiß. Ich habe schon beim Netz-Assist,...

ozzy22 von Smart-Analyzer
  • 947 Anzeigen
  • 4 Antworten
  • 0 Likes