Periodische Speed- und Ping-Einbrüche zwischen 20 und 24 Uhr
markus3000
Smart-Analyzer
Smart-Analyzer

Hi Vodafone,

ich bin langjähriger Kunde und war bisher immer zufrieden.

Leider entwickelt sich mein Anschluss (und vermutlich auch andere im Umfeld) langsam aber Sicher in eine schlechte Richtung.

 

Täglich im Zeitraum von ca. 20 - 24 Uhr brechen sowohl die Geschwindigkeit im Up- als auch Download ein, noch dazu steigt der Ping teilweise über 120 an. Das ist so extrem, dass nicht nur an Online-Gaming nicht mehr zu denken ist, sondern auch Videostreams via Twitch und co. regelmäßig stocken.

 

Ich habe das Verhalten bereits eine ganze Weile beobachten können, allerdings war es nie in dem Außmaß zu erkennen wie jetzt. Ich möchte auch nochmal erwähnen, dass es mir nicht so wichtig ist, ob dauerhaft 1000 MBit/s ankommen oder "nur" 6-800. Das größere Problem ist die Varianz in der Zuverlässigkeit der Leitung und damit dem Ping, der alles andere stark in Mitleidenschaft zu ziehen scheint.

 

Als Informatiker habe ich bereits einige Zeit in das Problem gesteckt, um herauszufinden ob es möglicherweise an meinem Netz liegt, allerdings kann ich das mit sehr großer Sicherheit ausschließen, da:

* Das Problem unabhängig von der internen Belastung meines privaten Netzes auftritt

* Es eindeutig mit der Tageszeit zusammenhängt, auch wenn wir das Netz nicht nutzen (Urlaub)

* Es selbst nach einem Upgrade auf ein DOCSIS 3.1 Modem (von DOCSIS 3.0) im exakt gleichen Maß auftritt, in den Datenraten durch die größere Spannweite allerdings noch deutlicher erkennbar wird

* Zu anderen Tageszeiten die Volle Leistung bei gleichzeitig gutem Ping ohne Probleme abrufbar ist

* Das Problem auch ohne "Bridged-Mode" auftritt (habe ich beim Wechsel auf das 3.1 Modem getestet)

* Auch QoS Einstellungen jeglicher Art in meinem Router (An, Aus, Extrem niedrige Bandbreite, Extrem Hohe, Werte dazwischen) keinerlei Veränderung der Ping-Spikes bewirkt  (mir ist bewusst, dass ich up und download durch QoS quasi "limitieren", daher hatte ich es für die letzte Woche, also alle unten stehenden Graphen, komplett deaktiviert)

 

Zur Vollständigkeit hier die gewünschten Infos, allerdings gehe ich wie schon erwähnt stark davon aus, dass irgendwo im Netz etwas mit der erhöhten Belastung am Abend nicht zurecht kommt.

 

  • In welchem Bundesland wohnst Du?   ->  12105
  • Welchen Vertrag hast Du?   ->  seit kurzem Vodafone CableMax 1000, vorher Red Internet & Phone
    250 Cable
  • Welches Modem/ Router nutzt Du?   ->  Vodafone Cable Router
  • Nutzt Du ein Leih-Gerät von uns oder hast Du ein eigenes Gerät?   -> Leih-Gerät   mit  eigenem Router dahinter (Turris Omnia, 4GB)
  • Welcher Fehler tritt auf? (Geschwindigkeit zu gering; Packetloss) Schicke dazu auch Screenshots von Speedtests (mit Datum und Uhrzeit) und Tracerts/ Pingplotter-Messungen bei Packetloss oder Ping-Problemen   ->   Ping, Upload und Download schlecht, siehe Bilder unten
  • Wie ist Dein Endgerät mit dem Modem verbunden? (LAN; WLAN; zusätzlicher Router; PowerLAN)  -> LAN
  • Welchen Browser verwendest Du normalerweise? (z.B. Firefox)  -> ist unabhängig vom Browser
  • Welches Betriebssystem hast Du auf Deinem Rechner? (z.B. Windows) -> ist unabhängig vom OS (Windows + Linux)
  • Beginn und Zeitraum der Störung (z.B: seit Anfang April; nur am Abend)  -> Schon seit über 6 Monaten, eher am Abend, aber seit kurzem mit stärker werdender Ausprägung
  • Lade dazu noch einen Screenshot von den Signalwerten hoch. Diese findest Du in der Benutzeroberfläche Deines Kabelrouters über 192.168.0.1 bzw. über 192.168.178.1 bei der Fritzbox.  -> Siehe unten
  • Welche Maßnahmen wurden durch die Störungshotline (erreichbar unter 0800-5266625 für Vodafone Kabel Deutschland bzw. 0221/46619100 für Vodafone West) durchgeführt?  -> Noch keine, ich wende mich an die Community in der Hoffnung dass das Problem gleich an der Wurzel gepackt werden kann, und ich nicht erst 2 Stunden am Telefonhörer hängen muss......

 

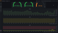
Natürlich habe ich auch mit dem Vodafone Speedtest einige Messungen durchgeführt, hier ein Beispiel, wo gut zu erkennen ist, dass das Problem vermutlich hauptsächlich in der Varianz der Latenz liegt:

 

2021-09-13-20-20-22.png

 

Zu anderen Zeiten war es genau andersherum, allerdings deckt sich das grobe Verhalten mit dem meiner eigenen Graphen.

 

Und hier noch die Aufzeichnungen meiner eigenen Statistik:

 

2021-09-06.png2021-09-07.png2021-09-08.png2021-09-09.png2021-09-10.png2021-09-11.png2021-09-12.png2021-last-6-months.png2021-last-week.png

 

2021-09-13-20-09-43.png2021-09-13-20-09-53.png2021-09-13-20-10-01.png

 

 

18 Antworten 18

Auch einen Tag später sieht die Lage nicht anders aus:

28.09.21 um ca. 21:3028.09.21 um ca. 21:30SpeedtestSpeedtestDOCSIS SignalwerteDOCSIS Signalwerte

@markus3000 Wohne auch in 12105 gut zu wissen das es bei so einigen nicht rund läuft ich auch schon ewig viele Techniker hier hatte und jeder hat irgendwas anderes gemessen oder nachgeschaut aber das wars schlauer bin ich auch noch nicht. Das Problem kommt 100% von außerhalb.  

 

Als Gamer einfach nur anstrengend ab 19 Uhr man kann einfach nix machen selbst die streams stottern rum x)

Fanatic81
Netzwerkforscher
Netzwerkforscher

das problem ist die Techniker sind alle von einer Fremdfirma, welche nie die Leitung hinter deiner Wohnung oder Haus scheinbar prüfen.

 

Es sieht eher so aus als hätte Vodafone die ganzen aufgekauften Kabel Kunden auf weniger Server zusammengefasst und dadurch bricht nun alles zusammen

Interessant finde ich ja auch diese mehr oder weniger Regelmäßigen Ping spikes, die exakt seit dem Umtausch der Dose auftreten:

Blaue Linie = DosentauschBlaue Linie = Dosentausch

Nahaufnahme der SpikesNahaufnahme der Spikes

Tobias
Moderator:in
Moderator:in

Hi @markus3000,

 

irgendwas scheint dann ja nicht zu stimmen, ich würds ggf. nochmal rausgeben, im Endeffekt passts ja nicht, warum auch immer er nur die Dose getauscht hat..

 

LG

 

Tobias

Bewertet hilfreiche Beiträge mit Likes!

eurer ganzes Netz passt aktuell nicht. Es wäre schon wenn Ihr eurer bemühen mal auf Backbone und Verteiler legen würdet anstelle bei jedem einzelnen user

@markus3000 Ich habe heute diese Infos vom Techniker bekommen 😕 Es bringt nichts wenn Vodafone mehr und mehr Techniker schickt.

Kleines Update:
Das Problem ist wohl noch nicht behoben, allerdings ist scheinbar etwas verändert worden, was zumindest für einen sehr konstanten Ping sorgt:

 

2021-11-04-12-38-08.png

 

Auch wenn das natürlich nicht die endgültige Lösung des Problems ist, möchte ich es positiv hervorheben, dass eine Änderung erzielt wurde, die zumindest meistens ertragbar ist. Spielen kann man mit diesem Ping wieder ohne Probleme, nur die Bandbreite ist (offensichtlich) zu den abendlichen Zeiten noch immer stark eingeschränkt, reicht aber für das meiste noch gerade so aus.

Tina
Moderator:in
Moderator:in

Hallo markus3000,

 

es gibt eine Netzstörung, die zu den von dir geschilderten Problem passt: abendliche Bandbreiteneinbrüche und teilweise erhöhte Latenzen. Aktuellen weiß ich leider nicht, wann das Problem gefixt wird. Unser Fachbereich ist weiterhin dran. Ich aktiviere für Dich die E-Mail-Benachrichtigung, damit Du informiert wirst, sobald der Entstörauftrag abgeschlossen ist. Auf Deinem Kundenkonto habe ich außerdem eine Gutschrift hinterlassen (für Oktober und November).

 

Liebe Grüße

Tina

 

Bewertet hilfreiche Beiträge mit Likes und Sternen!