Seit einiger Zeit Internetprobleme (Aussetzter, Verbindungsstörungen u. -abbrüche)
freilinger
Mastermind
Mastermind

Hallo,

 

jetzt muss ich mich leider doch wieder an das Forum wenden, da ich hier alles ganz genau schildern kann und mir hier sehr oft schon sehr gut weitergeholfen wurde.

 

Und zwar geht es um mein Internet, das ich via Kabel von Vodafone beziehe. Seit einiger Zeit (ca. vier Monate) habe ich während des Surfens/Spielens immer wieder Verbindungsprobleme. Sei es mit LAN oder WLAN. Das macht sich bemerkbar durch stottern/stoppen des Streams, nicht laden einer Seite, Verbindungsabbrüchen zu Programmen auf dem Computer und nicht vorhanderen Downloadgeschwindigkeiten beim Speedtest.

 

Ich hatte dazu bereits den Kundenservice kontaktiert. Daraufhin wurde mir nach einer Prüfung mitgeteilt, dass in der Tat etwas getan werden kann und mir wurde ein neues Koaxialkabel für die FritzBox geschickt. 

 

Daraufhin hat sich aber nicht wirklich etwas verbessert, eine Störungsmeldung verlief ins Leere und somit habe ich mich erneut an den Kundendienst, dieses mal über Facebook, gewandt, da man dort wenigstens nicht aus Versehen mit einer WhatsApp-Nachricht die nichts bringt abgespeist werden kann. 

 

Es hieß dann, es gäbe zzt. Störungen in meinem Gebiet, diese seien aber nicht so weitreichend wie es meine Probleme beschreiben. Also habe ich eine neue HomeBox zum Austausch erhalten (6490 Cable) und kein Backup aufgespielt, sondern als komplett neu aufgesetzt wie ich es machen sollte.

 

Jetzt bin ich wieder zu Hause und meine Eltern haben sich erneut bei mir beklagt, dass es immer wieder zu Verbindungsabbrüchen kommt und diese konnte ich ebenfalls bestätigen. Die Pegelwerte vom Router habe ich mir mal angesehen und wenn ich das mit der Vorgabe vergleiche, sieht das alles andere als gut aus, soweit ich mich nicht versehen habe.

 

Also zusammenfassend:

 

  • Welchen Vertrag hast Du? (z.B. Internet + Telefon 100)

Internet & Phone Kabel 100

  • Welches Modem/ Router nutzt Du? (z.B. Hitron)  - Nutzt Du ein Leih-Gerät von uns oder hast Du ein eigenes Gerät?

FRITZ!Box 9490 Cable, FritzOS 7.01, Leihgerät von Vodafone

 

  • Welcher Fehler tritt auf? (Geschwindigkeit zu gering; Packetloss) Schick dazu auch Screenshots von Speedtests (mit Datum und Uhrzeit) und Tracerts/ Pingplotter-Messungen bei Packetloss oder Ping-Problemen

Packetloss bei Spielen, Speedtests teilweise i.O., ein anderes mal kommt gar keine Geschwindigkeit zustande, Verbindungsabbrüche sowohl im WLAN als auch im LAN, sehr langsame WLAN Geschwindigkeiten ab und zu (ca. 4-5 Mbit/s, sonst um die 50 Mbit/s am gleichen Standort mit mehreren Messungen)

 

  • Wie ist Dein Endgerät mit dem Modem verbunden? (LAN; WLAN; zusätzlicher Router; PowerLAN)

Der Computer ist direkt über ein LAN-Kabel an die Netzwerkdose der Fritzbox angeschlossen. Die WLAN-Verbindung im Haus wird/wurde mit zwei Fritz Repeatern 310 und einem Router (Access Point) im Obergeschoss realisiert, teilweise deinstalliert zu Testzwecken, und weist ebenfalls Probleme auf. Auch, wenn nur die Fritzbox das WLAN-Signal sendet.

 

  • Welchen Browser verwendest Du normalerweise? (z.B. Firefox)

Google Chrome auf dem PC, Safari auf den mobilen Endgeräten

 

  • Welches Betriebssystem hast Du auf Deinem Rechner? (z.B. Windows)

Windows 10 Pro 64 bit

 

  • Beginn und Zeitraum der Störung (z.B: seit Anfang April; nur am Abend)

Keine genaue Angabe möglich, ca. seit Beginn Mai, über den Tag hinweg

 

  • Lade dazu noch einen Screenshot von den Signalwerten hoch. Diese findest Du in der Benutzeroberfläche Deines Kabelrouters über http://kabel.box bzw. über http://fritz.box bei der Fritzbox.FritzBox 6490 Cable EuroDOCSIS 3.0 Kanalwerte.jpg
  •  

 

  • Welche Maßnahmen wurden durch die Störungshotline (erreichbar unter 0800-5266625) durchgeführt?

Siehe Beschreibung am Anfang des Beitrages

 

 

 

Über Hilfe, Tipps und Tricks wäre ich sehr dankbar.

 

Viele Grüße und vielen Dank im Voraus

 

 

21 Antworten 21
pRo-Marco
Moderator:in
Moderator:in

Hi freilinger,

 

wenn der Techniker nachweisen kann, dass das Problem durch Deine Hardware verursacht wird, dann wird eine Pauschale von 99,50€ fällig. Wenn Du Dir sicher bist, dass in Deinem Heimnetz alles in Ordnung ist, dann besteht da eigentlich kein Risiko. Soll ich den Auftrag einstellen?

 

 

Viele Grüße

Marco

Bewertet hilfreiche Beiträge mit Likes und Sternen!

Hallo @pRo-Marco ,

 

entschuldige bitte die verzögerten Antworten. In ein paar Tagen bin ich wieder daheim, dann werde ich mal alle zusätzichen Geräte, wie Fritz Repeater und zusätzlichen Access Point vom Netz trennen und dann die Verbindung nochmal testen um sicher zu gehen.

 

Wenn ich dann Probleme über die direkte LAN-Verbindung zur HomeBox habe, sollte es ja eigentlich nicht an meiner Hardware liegen, oder? 

 

Ich würde mich dann nochmal hier melden, falls der Techniker Auftrag erstellt werden soll, wenn das in Ordnung geht. 

 

Viele Grüße

pRo-Marco
Moderator:in
Moderator:in

Hi freilinger,

 

da stimme ich zu. Wenn es bei direkter Verbindung die gleichen Probleme gibt, dann gehe ich auch davon aus, dass die Ursache in unserem Verantwortungsbereich liegt.

 

Viele Grüße

Marco

Bewertet hilfreiche Beiträge mit Likes und Sternen!

Hallo @pRo-Marco ,

 

gestern Abend hatte ich es probiert, eine einzige Verbindung aktiv, direkt per Lan-Kabel zur FritzBox. Leider kam/kommt es zu DNS-Server Problemen von Vodafone, so dass ich auf den DNS-Server von Google umgestiegen bin. Der Pingplotter zeigte erheblichen Paketloss an.

 

Leider mag ich dieses Ergebnis nicht verwenden, da ich nicht sicher sein kann woran es liegt. Sobald bei VF wieder alles ordnungsgemäß funktioniert, werde ich nochmal einen Test durchführen und mich dann hier melden, falls ein Techniker beauftragt werden soll.

 

Was mir noch eingefallen ist: Es kommen auch seit einiger Zeit anstelle der 200 Mbit/s nur noch knapp 180 Mbit/s an. Lt. Vodafone-Speedtest liegt das außerhalb der Toleranz. 

 

Viele Grüße

Hey @pRo-Marco,

 

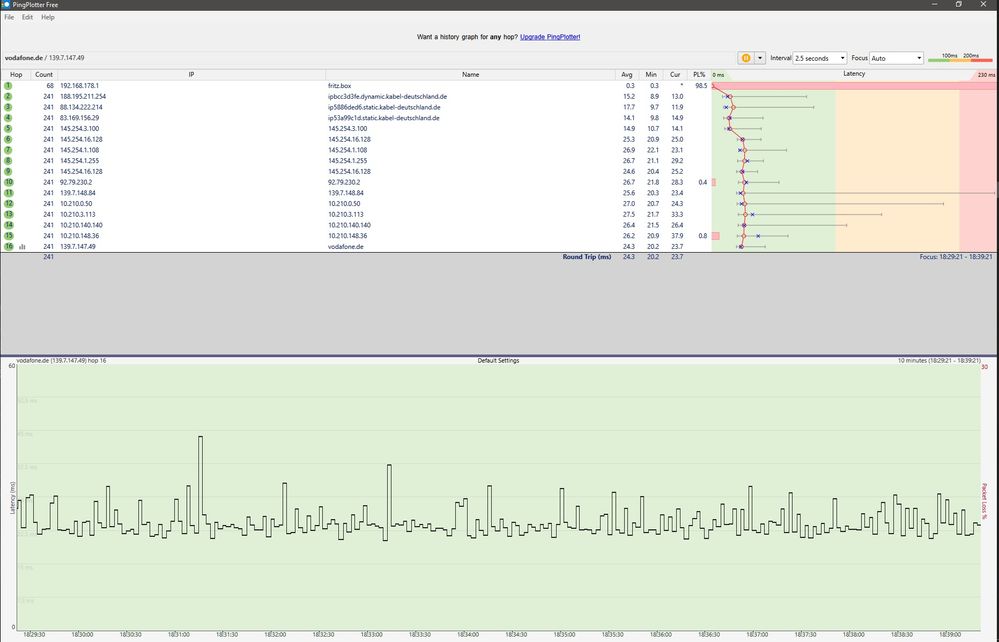
jetzt hatte ich mal Zeit zum Überprüfen und es kommt immer noch teilweise zu WLAN- und LAN-Aussetzern. Weiß nicht ob man etwas aus den Pingplottern lesen kann. 

 

Ich hatte jetzt nur noch die Fritzbox alleine und auch mal mit einem FritzRepeater eingesetzt. Immer wieder habe ich kurzzeitig hohe Pings, Webseiten laden langsam, auf dem Smartphone lädt eine Seite gar nicht usw. 

 

Wann könnte denn theoretisch ein Techniker kommen? Ich denke mal da kannst Du mir keine Auskunft geben und ich muss das mit dem jeweiligen Mitarbeiter klären.

 

Viele GrüßePingplotter3.jpgPingplotter4.jpg

pRo-Marco
Moderator:in
Moderator:in

Hallo freilinger,

 

den Termin kannst Du mit dem Techniker direkt ausmachen. Das passiert dann meist kurzfristig. Ich brauche nur Dein Go und ich stelle das Ticket ein.

 

Viele Grüße

Marco

Bewertet hilfreiche Beiträge mit Likes und Sternen!

Hallo @pRo-Marco ,

 

alles klar, dann hast Du von mir hiermit ein Go, damit das vielleicht endlich mal ein Ende findet 😉

 

Viele Grüße

pRo-Marco
Moderator:in
Moderator:in

Hi freilinger,

 

der Techniker ist beauftragt und ruft Dich noch an, um einen Termin auszumachen

Halt uns bitte auf dem Laufenden.

 

Viele Grüße

Marco

Bewertet hilfreiche Beiträge mit Likes und Sternen!

Hallo @pRo-Marco ,

 

der Techniker war heute vor Ort. Er hat mit der Signalmessung begonnen und gleich das von Vodafone zugeschickte Koaxialkabel ausgetauscht, da das keine Schraubverschlüsse mehr hatte und nur gesteckt war. Die Signalwerte würden dabei immer schwanken. Er hat dann auch am Verstärker an ein paar Schrauben rumgedreht und die zwei 3 dB Dämpfer die vor der FritzBox vom KabelDeutschland Techniker vor einigen Jahren verbaut wurden entfernt. Die Leistung wäre nun auf 96 % meinte er. Im 'unteren' Bereich wäre es jedoch nicht ganz optimal. Was damit gemeint ist, weiß ich nicht.

 

Die 200 Mbit/s die anfangs immer ankamen, kommen ja schon seit langem nicht mehr an und auch jetzt nicht. Lt. Vodafone Tabelle ist aber 120 Mbit/s minimal und 180 Mbit/s normal. Beim VF Speedtest heißt es aber bereits, dass 177 Mbit/s außerhalb der Toleranz liegen. Es kommen im Durchschnitt 160-180 Mbit/s im Download an. Das ist an für sich in Ordnung, es geht ja hauptsächlich um eine stabile Verbindung. 

 

Ich soll das ganze jetzt mal eine Woche lang beobachten und mich bei Problemen wieder melden meinte er. Das würde ich auch gerne mal machen. Kann dieser Thread derweil bestehen bleiben?

 

 

Und gleich noch eine Frage hinten dran die nichts mit dem Thema zu tun hat, aber eventuell auch gleich hier beantwortet werden kann. Wir haben seit einiger Zeit einen Internet & Phone Kabel Vertrag, sind damit zufrieden und lassen ihn daher auch einfach laufen. Da es aber ein 'Kabel' und kein 'Cable' genannter Vertrag ist, war es vor ein paar Monaten nicht möglich die 50 Mbit/s Upload Option für uns freizuschalten. Ist das immer noch der Fall? Umsteigen auf einen Cable-Vertrag wäre eigentlich auch kein Problem, solange die gebuchten Optionen erhalten bleiben.

 

Noch einen schönen Feiertag und ggf. ein langes Wochenende 😉

 

Viele Grüße

Tobias
Moderator:in
Moderator:in

Hey,

 

der Thread bleibt offen, klar. Solang wir kein richtiges Go von Dir haben, machen wirs nicht zu 😉

 

Nun zu Deiner Frage, es liegt tatsächlich daran dass Du einen "zu alten" Vertrag hast, wir könnten auf die aktuelle Vertragsstruktur wechseln, dann hättest Du eine neue Vertragslaufzeit, Preis würde gleich bleiben. Theoretisch fällt dann allerdings das Speedup auf 200 weg, könntest aber auf 200MBit upgraden, würde dann allerdings 5€ mehr kosten. Upload wäre dann auch dazu buchbar.

 

LG

 

Tobias

 

 

Bewertet hilfreiche Beiträge mit Likes!