1

Frage

2

Antwort

3

Lösung

Periodische Speed- und Ping-Einbrüche zwischen 20 und 24 Uhr
markus3000
Smart-Analyzer
Smart-Analyzer

Hi Vodafone,

ich bin langjähriger Kunde und war bisher immer zufrieden.

Leider entwickelt sich mein Anschluss (und vermutlich auch andere im Umfeld) langsam aber Sicher in eine schlechte Richtung.

 

Täglich im Zeitraum von ca. 20 - 24 Uhr brechen sowohl die Geschwindigkeit im Up- als auch Download ein, noch dazu steigt der Ping teilweise über 120 an. Das ist so extrem, dass nicht nur an Online-Gaming nicht mehr zu denken ist, sondern auch Videostreams via Twitch und co. regelmäßig stocken.

 

Ich habe das Verhalten bereits eine ganze Weile beobachten können, allerdings war es nie in dem Außmaß zu erkennen wie jetzt. Ich möchte auch nochmal erwähnen, dass es mir nicht so wichtig ist, ob dauerhaft 1000 MBit/s ankommen oder "nur" 6-800. Das größere Problem ist die Varianz in der Zuverlässigkeit der Leitung und damit dem Ping, der alles andere stark in Mitleidenschaft zu ziehen scheint.

 

Als Informatiker habe ich bereits einige Zeit in das Problem gesteckt, um herauszufinden ob es möglicherweise an meinem Netz liegt, allerdings kann ich das mit sehr großer Sicherheit ausschließen, da:

* Das Problem unabhängig von der internen Belastung meines privaten Netzes auftritt

* Es eindeutig mit der Tageszeit zusammenhängt, auch wenn wir das Netz nicht nutzen (Urlaub)

* Es selbst nach einem Upgrade auf ein DOCSIS 3.1 Modem (von DOCSIS 3.0) im exakt gleichen Maß auftritt, in den Datenraten durch die größere Spannweite allerdings noch deutlicher erkennbar wird

* Zu anderen Tageszeiten die Volle Leistung bei gleichzeitig gutem Ping ohne Probleme abrufbar ist

* Das Problem auch ohne "Bridged-Mode" auftritt (habe ich beim Wechsel auf das 3.1 Modem getestet)

* Auch QoS Einstellungen jeglicher Art in meinem Router (An, Aus, Extrem niedrige Bandbreite, Extrem Hohe, Werte dazwischen) keinerlei Veränderung der Ping-Spikes bewirkt  (mir ist bewusst, dass ich up und download durch QoS quasi "limitieren", daher hatte ich es für die letzte Woche, also alle unten stehenden Graphen, komplett deaktiviert)

 

Zur Vollständigkeit hier die gewünschten Infos, allerdings gehe ich wie schon erwähnt stark davon aus, dass irgendwo im Netz etwas mit der erhöhten Belastung am Abend nicht zurecht kommt.

 

  • In welchem Bundesland wohnst Du?   ->  12105
  • Welchen Vertrag hast Du?   ->  seit kurzem Vodafone CableMax 1000, vorher Red Internet & Phone
    250 Cable
  • Welches Modem/ Router nutzt Du?   ->  Vodafone Cable Router
  • Nutzt Du ein Leih-Gerät von uns oder hast Du ein eigenes Gerät?   -> Leih-Gerät   mit  eigenem Router dahinter (Turris Omnia, 4GB)
  • Welcher Fehler tritt auf? (Geschwindigkeit zu gering; Packetloss) Schicke dazu auch Screenshots von Speedtests (mit Datum und Uhrzeit) und Tracerts/ Pingplotter-Messungen bei Packetloss oder Ping-Problemen   ->   Ping, Upload und Download schlecht, siehe Bilder unten
  • Wie ist Dein Endgerät mit dem Modem verbunden? (LAN; WLAN; zusätzlicher Router; PowerLAN)  -> LAN
  • Welchen Browser verwendest Du normalerweise? (z.B. Firefox)  -> ist unabhängig vom Browser
  • Welches Betriebssystem hast Du auf Deinem Rechner? (z.B. Windows) -> ist unabhängig vom OS (Windows + Linux)
  • Beginn und Zeitraum der Störung (z.B: seit Anfang April; nur am Abend)  -> Schon seit über 6 Monaten, eher am Abend, aber seit kurzem mit stärker werdender Ausprägung
  • Lade dazu noch einen Screenshot von den Signalwerten hoch. Diese findest Du in der Benutzeroberfläche Deines Kabelrouters über 192.168.0.1 bzw. über 192.168.178.1 bei der Fritzbox.  -> Siehe unten
  • Welche Maßnahmen wurden durch die Störungshotline (erreichbar unter 0800-5266625 für Vodafone Kabel Deutschland bzw. 0221/46619100 für Vodafone West) durchgeführt?  -> Noch keine, ich wende mich an die Community in der Hoffnung dass das Problem gleich an der Wurzel gepackt werden kann, und ich nicht erst 2 Stunden am Telefonhörer hängen muss......

 

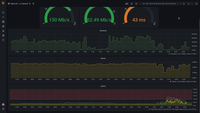
Natürlich habe ich auch mit dem Vodafone Speedtest einige Messungen durchgeführt, hier ein Beispiel, wo gut zu erkennen ist, dass das Problem vermutlich hauptsächlich in der Varianz der Latenz liegt:

 

2021-09-13-20-20-22.png

 

Zu anderen Zeiten war es genau andersherum, allerdings deckt sich das grobe Verhalten mit dem meiner eigenen Graphen.

 

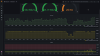
Und hier noch die Aufzeichnungen meiner eigenen Statistik:

 

2021-09-06.png2021-09-07.png2021-09-08.png2021-09-09.png2021-09-10.png2021-09-11.png2021-09-12.png2021-last-6-months.png2021-last-week.png

 

2021-09-13-20-09-43.png2021-09-13-20-09-53.png2021-09-13-20-10-01.png

 

 

18 Antworten 18
ERFD
Moderator:in
Moderator:in

Hallo markus3000,

 

willkommen in der Community 🙂

 

Es schaut schon sehr nach einer hohen Auslastung aus. Wir schauen uns das Problem gern an. Schickst Du uns bitte dazu die Kundennummer, Name inkl. Anschrift und das Geburtsdatum des Vertragsinhabers per Privatnachricht.

 

Schreibe hier kurz, wenn die Daten verschickt wurden. Aktuell dauert es leider ein paar Tage, bis wir wieder im Beitrag sind 😞

 

Gruß Fred

Bewertet hilfreiche Beiträge mit Likes und Sternen!

Hi Fred,

vielen Dank für die Reaktion.

Ich habe die gewünschten Daten per PM an dich versendet.

Gruß

Martin59
Moderator:in
Moderator:in

Hi markus3000,

 

ich habe mir gerade Deinen Anschluss angeschaut und möchte gerne einen Techniker beauftragen. Zum einen ist das Signal im Upstream etwas grenzwertig, zum anderen passen aber auch verschiedene Signalwerte im Downstream gar nicht mehr.

 

Schickst Du mir bitte eine erneute PN mit einer aktuellen Mobilfunknummer, der Info ob Du den Zugang zur Hausanlage herstellen kannst und ob es Anzeichen von Covid-19 gibt?

 

Lass danach bitte wieder eine kurze Info hier.

 

Viele Grüße, Martin

 

Bewertet hilfreiche Beiträge mit Likes!
Hi Martin,

vielen Dank für die Infos, ich freue mich über die baldige "Vor Ort" Untersuchung.
Ich habe dir die gewünschten Infos per PM zugeschickt.

Gruß
Markus

Hi Markus3000,

 

Ich habe die selben Probleme wie du. Wohne sogar in der Nähe 12101 Berlin. Mich würde interessieren wie es bei dir weitergeht und ob die Maßnahmen von Vodafone geholfen haben. 

Bei mir genau das gleiche Störungsbild. Seit ein paar Wochen verstärkt zwischen 20-24 Uhr extrem erhöhte Pingwerte. Probleme am Abend gibts schon lange aber seit einigen Wochen kann man um die Uhrzeit kaum noch was zocken oder Streams schauen. Hab bisher noch kein Kontakt mit Vodafone aufgenommen, aber bin sehr kurz davor. 

Vielleicht können wir uns ja mal austauschen bezüglich des Problems und mögliche Lösungen.

 

MfG

Rocky

Hi @markus3000 

 

schau dich meine Antwort hier an  seit Motanen habe ich auch das Problem.

 

Grusse

 

Tobias
Moderator:in
Moderator:in

Hallo @markus3000,

 

der Auftrag ist an die Kollegen raus, sie werden sich bei Dir melden 🙂

 

@ den Rest, bitte mal neue Beiträge eröffnen 🙂

 

LG

 

Tobias

Bewertet hilfreiche Beiträge mit Likes!

Hi Vodafone,

heute war ein Techniker bei mir in der Wohnung.

 

Was getan wurde:
* Signalmessung via Handy Webinterface
* Feststellung von "Gelbem" Pegel in einem von drei Feldern (laut Aussage des Technikers)
* Austausch der Dose in der Wohnung durch eine "weniger billige" (laut Aussage des Technikers) Variante
* Signalmessung via Handy Webinterface
-> Verbesserung der Signalwerte im hochfrequenten Bereich (alles Grün) (konnte ich auf seinem Gerät sehen und bestätigen)

 

Was nicht getan wurde:
* Messung mit eigenem Gerät vor Ort
* Untersuchung der Geräte im "Kabel Deutschland"-Kasten im Keller oder deren Verbindung in beide Richtungen
* etwaige weiterführenden Untersuchungen

 

Ich bin nicht davon ausgegangen, dass ich mit dem Techniker die Leitungen auf der Straße untersuche, allerdings wundert es mich schon ein wenig, dass der Techniker so gestresst war, dass er nichtmal Zeit für den Kasten im Keller hatte.

 

Die Frage, ob der Dosentasuch das Problem auch dann lösen kann, wenn es nur zeitlich Begrenzt scheint, wurde mit einem unmissverständlichen "ja" beantwortet. Und das obwohl der Techniker natürlich nicht zu der üblichen Problemzeit da war um Messungen zu machen, sondern um ca. 15 Uhr, wo auch sonst alles (weitestgehend) in Ordnung ist.

 

Da ich vermute, dass das Problem außerhalb unserer Wohnung liegt (da auch andere Kunden im Umfeld es bemerken), bin ich wenig hoffnungsvoll, dass der durchgeführte Austausch der Dose die Lage verbessert, aber ich lasse mich gerne eines besseren Belehren.


Ich werde die Werte erneut für ein paar Tage beobachten und dann hier eine Rückmeldung geben, allerdings sehen die aktuellen Werte bereits wenig erfreulich aus:

 

27.09.  um ca.18:3527.09. um ca.18:35

Die Beobachtung über einen längeren Zeitraum ist gar nicht notwendig, es hat sich nichts am Problem verändert:

2021-09-28-00-03-13.png

Ich hoffe wirklich, dass der nächste Schritt nicht der Austausch des Modems ist, denn nicht nur hatte ich das Verhalten schon mit dem vorherigen, 3 jahre alten Modem, noch dazu ist das aktuelle gerade mal ein paar Wochen alt. Daher, nach erneuter Betrachtung der im ersten Post genannten Punkte:

 

Bitte liebes Vodafone Team, lasst das Problem von einem Experten bei euch im Netzwerk analysieren. Ich betone gerne noch einmal, dass es für eine erstmalige Verbesserung nicht darauf ankommt dauerhaft 1000 MBit/s zu haben. Ein benutzbares Netz (mit normalem Ping in 20-30 range) im abendlichen Zeitraum wäre ja schonmal ein großer Fortschritt, auch wenn die Datenrate vielleicht nur 100MBit/s beträgt. Ich bin sicher, dass das für viele - insbesondere Gamer - erstmal ertragbar wäre, denn im aktuellen Zustand ist an Gaming oder livestreams wirklich gar nicht mehr zu denken.

 

Gruß

Markus