Vodafone E-Mail & Cloud: Vorübergehende Einschränkungen beim IMAP-Abruf
Frage
Antwort
Lösung
am 24.10.2024 22:27
Hi there,
I want to know why I have been dealing with literally the most unstable internet I have ever experienced. I get constant 50-80% packet loss in game. FOR OVER 2 WEEKS NOW. I called you guys and you said it will be 7-10 days to fix. Is this a joke? How can you wait 7-10 days to fix a fault? Keep in mind its now past the timeline you have stated. Honestly this is the worst internet I have dealt with and absolutely 0 support or help from the company. I would love for you to actually fix the fault or refund my money for the month because why would I be obligated to pay for internet if my internet doesn't even work.
am 24.10.2024 22:34
download Pingplotter, view the Video on Youtube, and post a Pic from the Plotter!
25.10.2024 00:02 - bearbeitet 25.10.2024 00:09
Absolutely unplayable. Fix the issue or give my money back. 2 weeks of this persistent issue is becoming a joke.
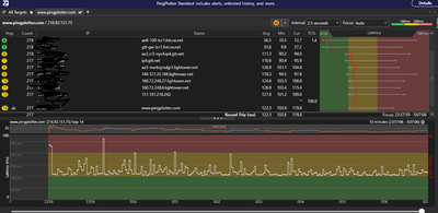
25.10.2024 17:39 - bearbeitet 25.10.2024 17:39
Have a look at my ping plotter.
am 25.10.2024 19:21
Can you post the signal values of the router?
25.10.2024 19:51 - bearbeitet 25.10.2024 19:51
How do I do this? Is it the ip's i blacked out?
am 25.10.2024 20:38
Ich habe genau das gleiche Problem. Für Geschwindigkeitstest 1000 Mbit. Und die Verluste betragen 20-50 %. Dadurch habe ich ein 2.000-Dollar-Turnier verloren.
25.10.2024 20:46 - bearbeitet 25.10.2024 20:49
Do you have a Fritzbox? Can you check under: internet -> cable information, on the right side: CMTS manufacturer: unknown? In German its called "CMTS-Hersteller: unbekannt".
If yes, and youre signal values are good - thats the cause of youre problems probably.
am 26.10.2024 07:26
Which router do you have?
am 26.10.2024 16:57
I have the Vodafone Station