Hallo, nach einem Technikereinsatz kommt manchmal das böse Erwachen: Die Rechnung ist auf einmal um 100€ höher als normal, Grund ist die Technikerpauschale. Daher wollen wir Dir erklären, in welchen Fällen die Servicepauschale anfallen kann. ...
Dein Kabel-Anschluss funktioniert nicht so wie er soll? Klick einfach Rechts auf den Button "Störung?" und check mit unserer Seite Hilfe bei Störung Deinen Anschluss. Im ersten Schritt prüfen wir, ob Dein Anschluss von einer bereits bekannten Störung...
Hallo, I contracted an Internet through Cable connection (100 Mbit) on a Vodaphone booth. I received my router by mail on friday 17/09, the internet connection started on the same day, but the wifi has had stability issues since the beginning (the co...
Hi, Since 9 o'clock last night, I have completely lost the internet. All the signal lights on the router are off, except for the power one. I tried to connect the cable in another room and checked the wires, but there was still no change. Can you hel...
Hallo Community, ich habe seit Tagen keinen Internetzugang und komme selbst einfach nicht weiter. Zurücksetzen auf Werkseinstellungen, Kabel überprüfen, Stundenlang die FB stromlos machen ...alles hat nichts gebracht. Die Störung wurde bereits gemeld...
Hallo, meine FritBox! 6591 Cable hat offenischtlich von Donnerstag auf Freitag das Update auf FW 7.27 erhalten. Seitdem scheitert jedoch die Synchronisation mit dem Kabelnetz (Kabel-Internet Synchronisastion beginnt / Training und steht dann dauerhaf...
Liebe Vodafone Community, Mein Internet hat alle 3 Minuten einen Ruckler. Für etwa 3 Sekunden kann ich dann niemanden hören/ mich in Telkos nicht äußern. Anschließend läuft es dann weiter wie zuvor. Um diese Erfahrung abzuschließen fliege ich dann...
Hallo, seit über einer Woche extreme Störungen bei Kabelfernsehen im Bereich 97996. Was ist da los?
Hi,Ich bin vor zwei Wochen in meine neue Wohnung gezogen und habe am 30.09.2021 den Vertrag bei Vodafone unterschrieben. Als ich jedoch anfing, das Internet zu nutzen, stellte ich fest, dass mein Internet ständig unterbrochen wird (alle 15 Minuten, m...
Hi Vodafone-Team und Vodafone-Community,wir haben jetzt schon seit einiger Zeit das gleiche Problem: immer mal wieder öffnen sich bestimmte Seiten oder Apps einfach nicht, während andere immer aufgehen. Nachdem ich viel durch Foren gewandert bin, sch...
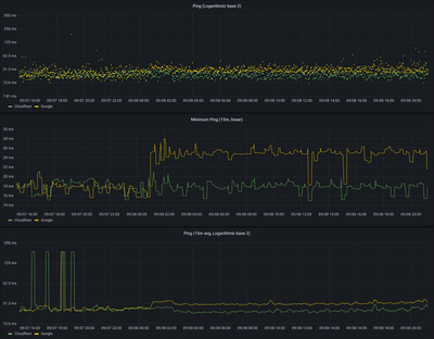
Irgendwas stimmt bei meinem Leitung mit dem Routing in Googles Netzwerk nicht.Folgende Probleme habe ich bermerkt:Der Ping zu allen google services (z.B. 8.8.8.8) ist seit dem 08.09, seit 1 Uhr morgens ca 10ms schlechter mit hohen Schwankungen. Mit V...
Guten Tag,am 10.10. und 11.10. hatte ich immer mal wieder kein Netz. Dabei viel mir auf, dass im Gegensatz zu früheren Störungen dieses mal die Lampen am Router weiterhin weiß leuchten. Sogar mein Rechner war meist der Meinung Internet wäre da. Gehe ...