Störungen im Kabel-Netz
abbrechen
Suchergebnisse werden angezeigt für 
Stattdessen suchen nach 
Meintest du 

Forumbeiträge

Gelöst! Servicevereinbarung und Techniker-Servicepauschale bei Vodafone Kabel Deutschland

Hallo,   nach einem Technikereinsatz kommt manchmal das böse Erwachen: Die Rechnung ist auf einmal um 100€ höher als normal, Grund ist die Technikerpauschale. Daher wollen wir Dir erklären, in welchen Fällen  die Servicepauschale anfallen kann.     ...

Servicepauschale_Techniker.png
Claudia von Moderator:in
  • 76894 Anzeigen
  • 1 Antworten
  • 4 Likes

Kabel - Alles rund um Störungsmeldungen

Dein Kabel-Anschluss funktioniert nicht so wie er soll? Klick einfach Rechts auf den Button "Störung?" und check mit unserer Seite Hilfe bei Störung Deinen Anschluss. Im ersten Schritt prüfen wir, ob Dein Anschluss von einer bereits bekannten Störung...

Stoerungshilfe.jpg
Claudia von Moderator:in
  • 462058 Anzeigen
  • 3 Antworten
  • 5 Likes

Sonder Kündigung

Frage ;seit März letzten Jahr habe ich nur 12% Leistung Internet!! Habe mit der Bundesnetzargentur nachweis verfahren gemacht!! Nun sagte man mir das zu viele Anschlüsse auf der Leitung sind und keine Lösung in Sicht ist !! Ich will nun Internet ,Tel...

Heinz72 von Smart-Analyzer
  • 851 Anzeigen
  • 5 Antworten
  • 0 Likes

Internet durch Kabel ist nicht brauchbar

Geschwindigkeitsschwankungen bis 0 Mbit/s. Je 3-5 Stunden muss WLAN neu gestartet werden! Bitte um Erklärung.  Wofür bezahle ich eigentlich?     Info Community-Team - Beitrag in passendes Board verschoben

leo_rr von Smart-Analyzer
  • 1238 Anzeigen
  • 8 Antworten
  • 0 Likes

Gelöst! Verschiedene Apps funktionieren im WLAN nicht

Guten Tag, Seit Wochen laden einige Apps auf dem Android-Handy (z.B. Instagram, nebenan.de, Spiele) sowie auf dem FireTV Stick nicht (Disney+), wenn diese mit dem WLAN verbunden sind (auf dem iPad funktionieren die Apps jedoch). Auch bei dem über die...

Brörhamer von Smart-Analyzer
  • 12333 Anzeigen
  • 20 Antworten
  • 0 Likes

WLAN Geschwindigkeit auf allen Geräten extrem schlecht

In welchem Bundesland wohnst Du? Sende bitte auch die Postleitzahl = Berlin,12203Welchen Vertrag hast Du? (z.B. Internet + Telefon 100) = Internet+ Telefon 50Welches Modem/ Router nutzt Du? (z.B. Hitron) CBN CH7466CENutzt Du ein Leih-Gerät von uns od...

BER-FU von Digitalisierer
  • 2291 Anzeigen
  • 16 Antworten
  • 0 Likes

Probleme trotz 2x Technikerbesuch

Hallo Team, trotz 2 Technikerbesuchen und 2 Störungstickets ist der Fehler (Ping Probleme und ständige Verbindungsabbrüche) nicht behoben worden. Nach einem Routerneustart geht das Internet kurzzeitig problemlos, es beginnt aber nach spätestens 60 Mi...

Feedy92 von Smart-Analyzer
  • 1007 Anzeigen
  • 7 Antworten
  • 0 Likes

Gelöst! Ständige Rückwegstörung seit November 2021

Ich habe seit Ende November letzten Jahres ständige Verbindungsauffälle, in der Regel mehrfach täglich. Ich benutze die Vodafone Station im Bridge-Modus und habe dahinter einen eigenen Router und Access-Point im Betrieb. Diese Kombination hatte vorhe...

mate-g von Smart-Analyzer
  • 1176 Anzeigen
  • 7 Antworten
  • 0 Likes

Geschwindigkeit Cable Max 1000 zu langsam

Hi .....seit einem Monat hab ich Cabel Max 1000 , weil ich viel Streame + Zocke und viele Geräte dran hängen habe brauche ich viel Geschwindigkeit aber Leider bekomme von Vodafone nicht die Versprochene Leistung !!!!!......ich mach seit einer Woche r...

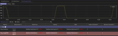
Paketverlust exakt alle 5 min

Hallo, wir haben das Problem ca. seit dem 03.12.. Wir haben zwei Tickets aufgemacht die beide mit dem Hinweis "Rückwegstörung" bearbeitet wurden. Heute wurde das letzte Ticket geschlossen und das Problem ist weiterhin vorhanden und messbar. Der Uploa...

2021-12-20 12_31_39.png 2021-12-20 12_58_18-Checkmk Lokale Instanz cmk -.png
Uelfe von Netzwerkforscher
  • 3465 Anzeigen
  • 23 Antworten
  • 0 Likes