Hallo, nach einem Technikereinsatz kommt manchmal das böse Erwachen: Die Rechnung ist auf einmal um 100€ höher als normal, Grund ist die Technikerpauschale. Daher wollen wir Dir erklären, in welchen Fällen die Servicepauschale anfallen kann. ...
Dein Kabel-Anschluss funktioniert nicht so wie er soll? Klick einfach Rechts auf den Button "Störung?" und check mit unserer Seite Hilfe bei Störung Deinen Anschluss. Im ersten Schritt prüfen wir, ob Dein Anschluss von einer bereits bekannten Störung...
Hallo,- hatte eine 6591 mit statischer IPV4 problemlos am laufen- Umstieg auf 6690 letzten Mittwoch in zwei Schritten (a) Daktivierung der statischen IP und 2 Stunden später (b) Konfig der 6690 mit Seriennummer beides durch Vodafon- Seitdem hat die F...
Seit nun 3 Wochen haben wir einen Totalausfall von Internet, Telefon und TV aufgrund eines Schadens durch den GigaNetz Ausbau in unserer Straße. Wir haben schnell eine Zwischenlösung per WiFi Mobile Router bekommen aber jetzt geht nichts mehr. Von V...
Hallo,meine 100 MBit Kabelverbindung liefert nun seit mehreren Tagen nur sehr spärliche Download und Upload Geschwindigkeiten. Beim letzten Speedtest ( 21.03. um 11:08 ) lagen 1,42 MBit/s im Download und 3,57 Mbit/s im Upload an. Leider ist das Verha...
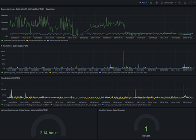
Hallo zusammen, bereits seit einiger Zeit habe ich Probleme mit Packet Loss an meinem Vodafone Anschluss. Die Problematik tritt nur bei IPv6 auf, der Kundensupport konnte mir leider nicht weiterhelfen.Vielleicht hat ja jemand von euch eine Lösungside...
Ich habe das Problem, welches hier im Forum wohl eh schon zu genüge bekannt ist.Nach Tarif und Fritzboxwechsel nur noch 64kbit Verbindung, Telefonnummern nicht verfügbar. Internetseite kann gar keine geöffnet werden.Telefonsupport ist nicht in der La...
Schon wieder!!!Störung alle paar Std. ,hatte 4monate ruhe, jetzt wieder das selbe wie schon x-male zuvor!!! Meine Leitung hat einen Knacks!! Verdammt,.... wann, nach wie vielen Jahren Stress, wird es endlich auf Dauer behoben. Fühle mich nicht als ...
Hallo Community,meine Fritzbox (Vodafone-Leihgerät) stellt keine Verbindung mit der Kopfstelle(CMTS) mehr her. Sowohl Netzassistent als auch Hotline (Telefonautomat) enden mit der Information, das eine Netzstörung vorliegt und das der Technik-Servive...
Aktuell immer wieder Abbrüche. Der Durchsatz ist bei einem viertel der gebuchten Leitsung. Ehmaliger Uniti Media Anschluss. Seit vorgestern immer wieder. Nach einem Neustart kurzzeitig OK. Gibts es dafür eine lösung? Laut dem Störungsassistenten ist ...
Bei meinem Kabelanschluss (Telefon) kann ich eine bestimmte Rufnummer nict anrufen bzw. der Teilnehmer hört mich nicht. Bei allen anderen Telefonaten ist alles ok. Fehler besteht seit 06.09.23
Hier der aktuelle Zustand aus dem Grafana-Log: ein Reset hat keine Auswirkungen: Danke im Voraus.