Störungen im Kabel-Netz
abbrechen
Suchergebnisse werden angezeigt für 
Stattdessen suchen nach 
Meintest du 

Forumbeiträge

Gelöst! Servicevereinbarung und Techniker-Servicepauschale bei Vodafone Kabel Deutschland

Hallo,   nach einem Technikereinsatz kommt manchmal das böse Erwachen: Die Rechnung ist auf einmal um 100€ höher als normal, Grund ist die Technikerpauschale. Daher wollen wir Dir erklären, in welchen Fällen  die Servicepauschale anfallen kann.     ...

Servicepauschale_Techniker.png
Claudia von Moderator:in
  • 76500 Anzeigen
  • 1 Antworten
  • 4 Likes

Kabel - Alles rund um Störungsmeldungen

Dein Kabel-Anschluss funktioniert nicht so wie er soll? Klick einfach Rechts auf den Button "Störung?" und check mit unserer Seite Hilfe bei Störung Deinen Anschluss. Im ersten Schritt prüfen wir, ob Dein Anschluss von einer bereits bekannten Störung...

Stoerungshilfe.jpg
Claudia von Moderator:in
  • 459974 Anzeigen
  • 3 Antworten
  • 5 Likes

Des Internet hat sich stark verschlechtert

Hallo,seit Freitag 23.05 hat sich die Qualität meines Internetanschlusses stark verschlechtert. Webseiten laden sehr langsam, Videos werden nur in schlechter Qualität mit Pixeln angezeigt, und es kommt ständig zu Unterbrechungen beim Laden. Ein Neust...

Dmytro87 von Youngster
  • 292 Anzeigen
  • 1 Antworten
  • 1 Likes

Jitter beim Zocken

Hallo zusammen, ich habe seit Monaten Jitter beim Gamen. Es kam jetzt schon ein Techniker, hat die Fritzbox ausgetauscht, hat die Pegel neu eingestellt. Alles keine Besserung. Was meint ihr?

Seit 08.04. ohne Internet – neue FritzBox 6690 wird nicht provisioniert – Auftrag hängt fest

Hallo zusammen,ich bin seit dem 08. April ohne Internet, weil meine ursprüngliche FritzBox 6690 laut Techniker defekt war. Ich habe umgehend eine neue FritzBox 6690 Cable beschafft und diese wurde bereits dreimal telefonisch für die Aktivierung gemel...

Sid7Ace7 von Smart-Analyzer
  • 800 Anzeigen
  • 8 Antworten
  • 0 Likes

Gelöst! Red Internet & Phone 250 Cable Upload < 1mbit

Hallo Zusammen, nachdem in letzter Zeit das Öffnen von Seiten und der Streaming Anbieter langsamer von statten ging, habe ich ein Speedtest gemacht.Speedtest direkt am VodafoneRouter         Der Upload ist kaum vorhanden.Ich habe die Upstream Kanäle ...

Speedtest 1.jpg Upstream Kanäle.jpg
Scorp0815 von Smart-Analyzer
  • 829 Anzeigen
  • 10 Antworten
  • 0 Likes

Verbindungsprobleme, sind die Modemwerte ok?

Hi, ich habe immer wieder Verbindungsprobleme/ausetzer. vodafone hat jetzt wieder das ticket geschlossen, mit dem Hinweis, dass ich meine hardware prüfen sollte. Hab das auch getan, die Fehler treten immer nach dem router auf, wenn man mit pingplotte...

NicNac77 von Smart-Analyzer
  • 360 Anzeigen
  • 2 Antworten
  • 0 Likes

Router verliert Internet Verbindung

Hallo,ich habe nun seit 5 Tagen den Router. Einrichten etc. Hat alles geklappt. Nur leider verliert der Router seine Verbindung andauernd (3-5 mal am Tag). Hierbei geht das WLAN aus und am Router leuchtet nur noch die Power LED. Manchmal versucht die...

Kai33 von Smart-Analyzer
  • 785 Anzeigen
  • 8 Antworten
  • 0 Likes

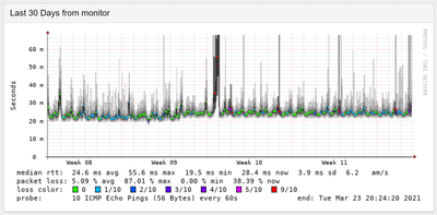
Hohe Latenz & Paketverlust

Hallo zusammen, ich habe ein großes Problem mit unserem neuen Kabel-Internet. Während den ersten Tagen im HomeOffice ist mir ein deutlich zu oft auftretendes Abreißen und Abwarten in Remotesitzungen aufgefallen.Des weiteren sind in Online-Games entsp...

Gelöst! Weiß nicht mehr weiter Uploadspeed bei 0,2mbit

Hallo zusammen.Seit Dienstag haben wir in unserer Wohnung nur noch 0.2 - 0.3 Mbit´s Upload Speed.Der Upload überschreitet diesen Wert leider nicht.Wir sind mit zwei PCs über LAN 1und LAN 2 verbunden an unserer Fritz!Box 6591Wir hatten solche Probleme...

Corta87 von Smart-Analyzer
  • 923 Anzeigen
  • 6 Antworten
  • 0 Likes