10437 High ping
JanC
Netz-Profi
Netz-Profi

Hi,

ich habe seit 3-4 tage ein sehr hohes Ping, Durchschnitt is gegen 150ms. Normalrweise habe ich gegen 15-20ms

 

 

 

 

  • In welchem Bundesland wohnst Du? Sende bitte auch die Postleitzahl10437
  • Welchen Vertrag hast Du? (z.B. Internet + Telefon 100)
    Internet 1000 Mbps
  • Welches Modem/ Router nutzt Du? (z.B. Hitron)
    Hitron
  • Nutzt Du ein Leih-Gerät von uns oder hast Du ein eigenes Gerät? Leih-Gerät
  •  
  • Welcher Fehler tritt auf? (Geschwindigkeit zu gering; Packetloss) Schick dazu auch Screenshots von Speedtests (mit Datum und Uhrzeit) und Tracerts/ Pingplotter-Messungen bei Packetloss oder Ping-Problemen
    Siehe unten

 

  • Wie ist Dein Endgerät mit dem Modem verbunden? (LAN; WLAN; zusätzlicher Router; PowerLAN)

Router - Kabel - PC

 

  • Welchen Browser verwendest Du normalerweise? (z.B. Firefox)
    Chrome
  • Welches Betriebssystem hast Du auf Deinem Rechner? (z.B. Windows)
    macOS un Windows 10
  • Beginn und Zeitraum der Störung (z.B: seit Anfang April; nur am Abend)18 Juni
  • Lade dazu noch einen Screenshot von den Signalwerten hoch. Diese findest Du in der Benutzeroberfläche Deines Kabelrouters über 192.168.0.1 bzw. über 192.168.178.1 bei der Fritzbox.Siehe unten
  • Welche Maßnahmen wurden durch die Störungshotline (erreichbar unter 0800-5266625) durchgeführt?

 

 

 

Kanal ID	Kanaltyp	Frequenz (MHz)	Modulation	Empf. Signalstärke (dBmV/dBµV)	SNR/MER (dB)	Lock Status
33	OFDM	167~324	1024QAM	4.8/64.8	41	JA
9	SC-QAM	650	256QAM	7.8/67.8	39	JA
2	SC-QAM	146	256QAM	-1.9/58.1	36.6	JA
3	SC-QAM	154	256QAM	-0.3/59.7	37.4	JA
4	SC-QAM	162	256QAM	0.9/60.9	37.6	JA
5	SC-QAM	602	256QAM	5.7/65.7	38.6	JA
6	SC-QAM	618	256QAM	6.4/66.4	38.6	JA
7	SC-QAM	626	256QAM	6.5/66.5	39	JA
8	SC-QAM	642	256QAM	7/67	38.6	JA
1	SC-QAM	138	256QAM	-6.1/53.9	34.5	JA
10	SC-QAM	658	256QAM	7.7/67.7	39	JA
11	SC-QAM	666	256QAM	7.6/67.6	38.6	JA
12	SC-QAM	674	256QAM	8.3/68.3	39	JA
13	SC-QAM	682	256QAM	8.3/68.3	38.6	JA
14	SC-QAM	690	256QAM	8.5/68.5	39	JA
15	SC-QAM	698	64QAM	2.5/62.5	34.4	JA
16	SC-QAM	706	64QAM	2.5/62.5	34.3	JA
17	SC-QAM	714	64QAM	3.2/63.2	34.4	JA
18	SC-QAM	722	64QAM	2.3/62.3	33.9	JA
19	SC-QAM	730	64QAM	3.5/63.5	34.9	JA
20	SC-QAM	738	64QAM	3.7/63.7	35	JA
21	SC-QAM	746	64QAM	4.2/64.2	35	JA
22	SC-QAM	754	64QAM	3.6/63.6	34.3	JA
23	SC-QAM	762	64QAM	3.5/63.5	34.3	JA
24	SC-QAM	770	64QAM	4.4/64.4	34.3	JA
25	SC-QAM	778	64QAM	4.4/64.4	34.3	JA
26	SC-QAM	786	64QAM	5/65	34.3	JA
27	SC-QAM	794	64QAM	5.1/65.1	34.3	JA
28	SC-QAM	802	64QAM	5/65	34.4	JA
29	SC-QAM	810	64QAM	5.5/65.5	34.4	JA
30	SC-QAM	818	64QAM	4.9/64.9	34.3	JA
31	SC-QAM	826	64QAM	4.9/64.9	33.9	JA
32	SC-QAM	834	64QAM	4.6/64.6	33.9	JA
Upstream-Kanäle
Kanal ID	Kanaltyp	Frequenz (MHz)	Modulation	Send. Signalstärke (dBmV/dBµV)	Ranging Status
9	OFDMA	29.8~64.8	16_QAM	40.5/100.5	Erfolgreich
3	SC-QAM	37	64QAM	43/103	Erfolgreich
4	SC-QAM	31	64QAM	43/103	Erfolgreich
1	SC-QAM	51	64QAM	43/103	Erfolgreich
2	SC-QAM	45	64QAM	43/103	Erfolgreich

Screenshot 2021-06-22 211005.jpg

134 Antworten 134

Hallo,

ich bin in der neue Wohnung (gleich Haus und Etage). Und es ist nicht besser geworden. Am Abends ist der Ping instabil (zB online spielen kommnt nicht in der Frage). Waehrend des Tages gibt es kein problem. Ich moechte wiederholen das ich fruher (vor 6-8 Monaten) keine Problem hatte. Also ich denke nicht das das Problem liegt an der Wohnund sondern an de VF Seite.

@Moni_GK @Martin59 was schlagen Sie vor?

 

 

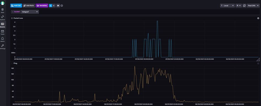
Screenshot 2021-08-29 191206.jpg

 

Hier seit man dans Packet Loss und Ping in die letzte 24h. Der ping wurde von mein Router zu 8.8.4.4 mit Telegraf gemessen

 

 Screenshot 2021-08-30 072139.jpg

 

 

und hier die letzte 7 Tage

 

Screenshot 2021-08-30 072516.jpg

Wallace
Moderator:in
Moderator:in

Hi Jan,

 

die Werte an Deinem Anschluss sind komplett außerhalb der Norm und das muss sich ein Techniker vor Ort anschauen. Die Ursache scheint in unserem Zuständigkeitsbereich zu liegen. In dem Fall ist der Einsatz für Dich auch kostenfrei. Nur wenn der Techniker zum vereinbarten Termin niemanden antrifft und keinen Zugang erhält, berechnen wir den Einsatz mit 99,50 €.

 

Bist Du mit einem Technikereinsatz einverstanden und kannst Du für den Zugang zur Hausanlage sorgen? Unter welcher Rufnummer bist Du am Besten für die Terminvereinbarung erreichbar?

 

Zu COVID-19: befindest Du dich in Quarantäne oder gibt´s es in Deinem Haushalt Symptome die auf COVID-19 hinweisen?

 

VG Wallace

Bewertet hilfreiche Beiträge mit Likes und Sternen!

Hi @Wallace ,

danke für die Antwort. Ich habe Ihnen meine Ruffnummer in PM geschickt und ich bin dammit einverstanden.

 

Zu COVID-19: befindest Du dich in Quarantäne oder gibt´s es in Deinem Haushalt Symptome die auf COVID-19 hinweisen?

 

Nein. 

 

 

Grüße,

Jan

Wallace
Moderator:in
Moderator:in

Hi Jan,

 

wie sieht´s denn mit dem Zugang zur Hausanlage aus?

 

VG Wallace

Bewertet hilfreiche Beiträge mit Likes und Sternen!

@Wallace den Zugang zu der Hausanlage kann ich mit dem Hausmeister vereinbaren. Also ja, ich habe Zugang

Wallace
Moderator:in
Moderator:in

Hey,

 

der Techniker wird sich bald melden und mit Dir einen Termin vereinbaren.

 

VG Wallace

Bewertet hilfreiche Beiträge mit Likes und Sternen!

@Wallace  schrieb:

Hey,

 

der Techniker wird sich bald melden und mit Dir einen Termin vereinbaren.

 


 

Der Technicker hat sich gemeldet und wir hatten Heute ein Termin zwischen 17h und 20h. Niemand ist aber gekommen 😞 

 

 

 Nur wenn der Techniker zum vereinbarten Termin niemanden antrifft und keinen Zugang erhält, berechnen wir den Einsatz mit 99,50 €.

 Ich war zu Hause, ich hatte Zugang zum keller und alles war vorbereitet. Was passiert jetzt?

 

 

ich habe Vodafone angerufen und mir wurde gesagt das es eine Vodafon Netzstörung gibt und deswegen ist der Technicker nicht gekommen. Ich soll warten bis diese Störung behoben wird

 

Dein Auftrag wurde angenommen. Wir haben Deinen Anschluss geprüft. Er ist von einer Netzstörung betroffen. Die Entstörung läuft bereits.


Jana478
Administrator:in
Administrator:in

Hallo JanC,

 

ja, leider ist das hier eine Störung von außen. Unsere Techniker sind bei der Entstörung. Ich kann Dich hier nur um Geduld bitten.

 

Du bekommst dann eine Abschlussmeldung, wenn sie fertig sind.

 

Viele Grüße

Jana

Bewertet hilfreiche Beiträge mit Likes!