Packet loss und Upstreamprobleme seit 18.4.2021
GenericUser42
Digitalisierer
Digitalisierer
  • In welchem Bundesland wohnst Du?
    • 13409 Berlin
  • Welchen Vertrag hast Du?
    • Red Internet & Phone 1000 Cable
  • Welches Modem/ Router nutzt Du?
    • arris tg3442de
  • Nutzt Du ein Leih-Gerät von uns oder hast Du ein eigenes Gerät?
    • Leihgerät
  • Welcher Fehler tritt auf? (Geschwindigkeit zu gering; Packetloss) Schick dazu auch Screenshots von Speedtests (mit Datum und Uhrzeit) und Tracerts/ Pingplotter-Messungen bei Packetloss oder Ping-Probleme
    • Immer wiederkehrende harte Verbindungsabbrüche in Onlinespielen oder Remote-Desktop-Verbindungen
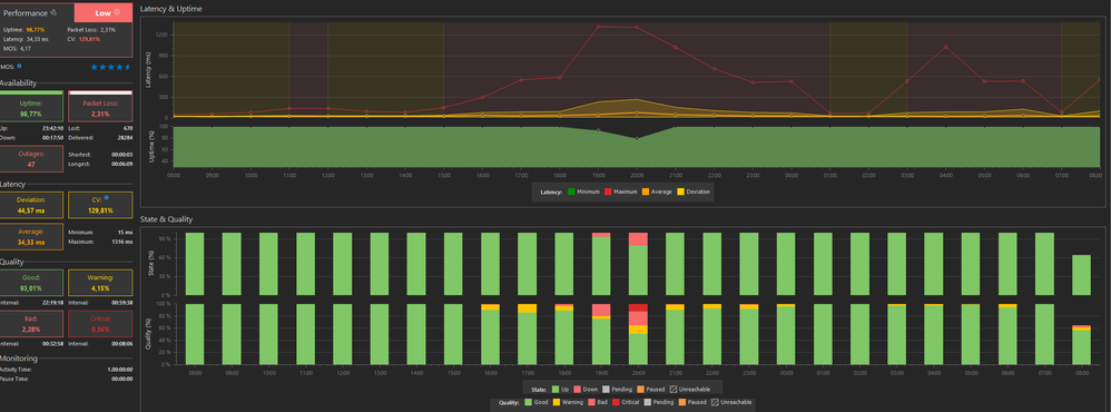
    • Packet loss
    • Hohe Latenzzeiten mit über 1000ms
    • Upload bricht auf unter 1 Mbit einSpeedtestergebnisse 18.4 und 19.4Speedtestergebnisse 18.4 und 19.4
    • Upstream 19.4Upstream 19.4Downstream 19.4 1 von 2Downstream 19.4 1 von 2Downstream 19.4 2 von 2Downstream 19.4 2 von 2Pingplot  google.de 18.4. - 19.4Pingplot google.de 18.4. - 19.4

 

  • Wie ist Dein Endgerät mit dem Modem verbunden? (LAN; WLAN; zusätzlicher Router; PowerLAN)
    • LAN
  • Welchen Browser verwendest Du normalerweise? (z.B. Firefox)
    • Firefox
  • Welches Betriebssystem hast Du auf Deinem Rechner? (z.B. Windows)
    • Windows 10
  • Beginn und Zeitraum der Störung (z.B: seit Anfang April; nur am Abend)
    • seit dem 18.04.2021 ca 16.00
  • Lade dazu noch einen Screenshot von den Signalwerten hoch. Diese findest Du in der Benutzeroberfläche Deines Kabelrouters über 192.168.0.1 bzw. über 192.168.178.1 bei der Fritzbox.
    • Siehe oben
  • Welche Maßnahmen wurden durch die Störungshotline (erreichbar unter 0800-5266625) durchgeführt?
    • 18.4.2021 Ticket erstellt
    • 19.4.2021 Ticket geschlossen - alles sei in Ordnung

 

Die Symptome scheinen die gleichen zu sein, wie schon Ende letzten Jahres, was im Januar durch den Tausch des Routers behoben werden konnte. Nach nun 3 Monaten scheint das exakt gleiche Problem wieder aufzutauchen.

 

56 Antworten 56
Wallace
Moderator:in
Moderator:in

Hey,

 

wir haben aktuell einen Störer auf den Upstreams und unsere Techniker sind bereits dabei diesen zu beseitigen. Du bekommst eine SMS, wenn die Kollegen erfolgreich waren.

 

VG Wallace

Bewertet hilfreiche Beiträge mit Likes und Sternen!

Danke für die Info.

Heute nacht eine SMS bekommen, dass die Störung behoben sei, aber nach Router und Rechnerrestart sehe ich immer noch den gleichen Packetloss und Einschränkung des Upstreams.

 

Hier mal aktuelle Signalwerte und plots:

 

Downstream 21_04_1von2.pngDownstream 21_04_2von2.pngUpstream 21_04.png

Pingplot_21_4.png

 

Das ist absolut untragbar. Ich versuche grade an einem Onlineseminar, das mehrere Hundert Euro kostet, teilzunehmen und hangel mich von Standbild zu Standbild.

Wallace
Moderator:in
Moderator:in

Hey,

 

als unsere Techniker vor Ort waren, konnte der Störer nicht mehr nachgewiesen werden. Da er jetzt wieder aktiv ist, habe ich erneut die Entstörung veranlasst.

 

VG Wallace

Bewertet hilfreiche Beiträge mit Likes und Sternen!

Jetzt wurde grad ohne meinen Input ein neues Ticket erstellt mit dem Inhalt :

 

"Bei Deiner GigaTV Cable Box 2 funktioniert der Filmabruf bei Video on Demand nicht. Das tut uns leid. Wir kümmern uns darum, dass Du die Funktion schnell wieder fehlerfrei nutzen kannst. Du kannst Deinen Anschluss voraussichtlich ab 24.04.2021 06:00 wieder fehlerfrei nutzen."

 

So eine Box besitze ich gar nicht, kann jemand bitte klären, was hier passiert?

 

 

Wallace
Moderator:in
Moderator:in

Hey,

 

zu diesem Thema ist im System kein Ticket zu finden. Es gibt nur das Ticket für den Rückwegstörer.

 

VG Wallace

Bewertet hilfreiche Beiträge mit Likes und Sternen!

Mittlerweile wurde der Störungstext ersetzt durch :

"In Deiner Region gibt es eine zentrale Störung. Das tut uns leid. Wir arbeiten schon an einer Lösung.

Die Störung betrifft:Beeinträchtigung oder Ausfall mehrerer Dienste, Fernsehen"
 
So ganz traue ich dem Prozess noch nicht - mal schauen wie es weitergeht.

Donnerstag, Freitag schien es wieder in Ordnung aber heute Samstag um 20:33 und 33 Sekunden geht es wieder los.  Upload unter 0.3 Mb/s.

 

Speedtest 24.04Speedtest 24.04Upstream 24.04Upstream 24.04Pingplot 24.04Pingplot 24.04