1

Frage

2

Antwort

3

Lösung

Jitter/Laggs/Packet Loss Probleme bei FPS-Spiele (CS2, Valorant, CoD etc.)
Orii
Smart-Analyzer
Smart-Analyzer
Hallo zusammen,
ich möchte nach langer Zeit und aufgrund deutlicher Verschlimmerung des Problems endlich das Problem der Packetverluste im Onlinegaming beheben. Anbei die Störungsinformationen.
 
In welchem Bundesland wohnst Du?
  • NRW, 52080 Aachen
Welchen Vertrag hast Du? 
  • CableMax 1000 Mbit/s
Welches Modem/ Router nutzt Du? 
  • FritzBox 6690 (FritzOs 8.02)
Nutzt Du ein Leih-Gerät von uns oder hast Du ein eigenes Gerät?
  • eigenes Gerät
Welcher Fehler tritt auf? 
  • das Spiel, egal ob Valorant oder CS2, fühlt sich ruckelig und verzögert an

    • Bei CS2 bekomme ich beispielsweise folgende Meldung in der Konsole:
      "[CL Command Queue] CQ: Server set re-sync at cmd ######"
    • Kugeln scheinen nicht richtig zu registrieren. 
    • Ich werde ständig zurückgesetzt/teleportiert (Rubberbanding
    • Auf Geschehnisse im Spiel ist es eigentlich unmöglich für mich zu reagieren, da auf meiner Seite alles verzögert ist.
    • Die Werte beim Speedtest scheinen ja immer gut zu sein, aber im Spiel selber kommt es auf der Upstreamseite wohl zu Paketverlusten.
Wie ist Dein Endgerät mit dem Modem verbunden?
  • LAN

Beginn und Zeitraum der Störung

  • Ich würde sagen ab den Mittagsstunden und dann den restlichen Tag. Ansonsten habe ich das Problem schon seit einigen Monaten.

Was hat die Prüfung mit dem Netzassistenten und dem Chat-Bot ergeben?

  • keine Verbesserung

Welche Maßnahmen wurden durch die Störungshotline (erreichbar unter 0800-5266625 für Vodafone Kabel Deutschland bzw. 0221/46619100 für Vodafone West) durchgeführt?

  • Es wurden diverse Techniker geschickt, bisher aber alles ohne Erfolg.

Welche Maßnahmen habe ich bereits durchgeführt?

  • Ich habe mal probiert über mobilen Hotspot einige Runden CS2 zu spielen und die liefen erstaunlicherweise viel besser als mit meinem Kabelinternet.
  • Kabel alle getauscht
  • Vorher besaß ich eine Fritzbox von Vodafone, das Problem bestand leider auch damals schon und wurde leider nicht mit der eigenen Fritzbox behoben.

 

Screenshots der DOCSIS Werte

Ich hoffe ihr könnt ein wenig Licht ins Dunkel bringen.

Vielen Dank!

18 Antworten 18

Nach Neustart und einer Runde CS2 mit Lags hier die neuen Werte 😄

Menne99
Giga-Genie
Giga-Genie

Pingplotter machen!

Der glubb is a Depp

Das ändert an seinem Problem nichts, dokumentiert es nur.

Orii
Smart-Analyzer
Smart-Analyzer

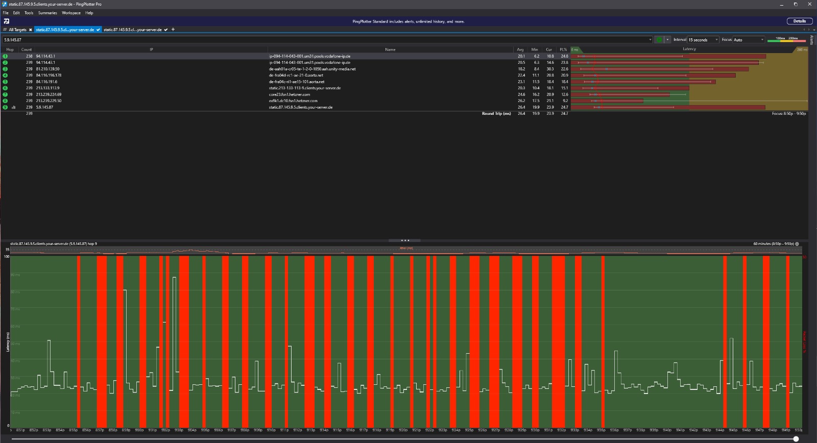
Hey hier der Pingplotter Test. Die letzte IP ist ein deutscher CS2 Deathmatch Server

Orii
Smart-Analyzer
Smart-Analyzer

@Menne99 Kannst du mit dem Ergebnis etwas anfangen ? 🙂

Menne99
Giga-Genie
Giga-Genie

du musst erst mal den Paket Loss in deinem Netzwerk finden, alles abstecken alles, Wlan ausmachen, alle Geräte aus! dann alles nach und nach wieder dran, und gucken was den Paket Loss macht!

Der glubb is a Depp
Orii
Smart-Analyzer
Smart-Analyzer

Könnte eine Kamera sowas verursachen ?  Wir haben im Hof so eine Reolink Kamera stehen, die über WLAN verbunden ist.

Sendet die Kamera Video-Daten über das Internet irgendwohin ?

Das kann ich dir so gar nicht sagen. In der Reolink App wüsste ich jetzt auch nicht, wo ich das nachschauen könnte. Auf alle Fälle ist FTP eingeschaltet aber kein Server konfiguriert.