Internet hat Aussetzer Kabel 1000
webdesignberlin
App-Professor
App-Professor

Hallo,

 

ich dachte ich schau mir das erstmal an, ist ja Weihnachten und so, aber nun geht das Homeoffice wieder los und das bringt erhebliche Probleme mit dem Kabel Internet mit sich.

 

Problem: Permanente Aussetzer des Internets. Manchmal Sekunden, manchmal ein zwei Minuten.

 

  • In welchem Bundesland wohnst Du? Sende bitte auch die Postleitzahl
    • 13187 Berlin
  • Welchen Vertrag hast Du? (z.B. Internet + Telefon 100)
    • Vodafone Kabel 1000
  • Welches Modem/ Router nutzt Du? (z.B. Hitron)
    • Vodafone TG3442DE
    • Firmware: AR01.04.046.07_072921_7244.PC20.10.X1
    • Hardware-Typ & Version 9
  • Nutzt Du ein Leih-Gerät von uns oder hast Du ein eigenes Gerät?
    • Leihgerät Vodafone TG3442DE
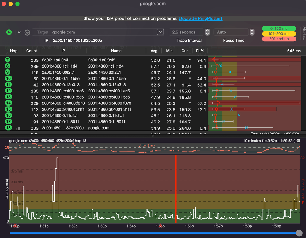
  • Welcher Fehler tritt auf? (Geschwindigkeit zu gering; Packetloss) Schicke dazu auch Screenshots von Speedtests (mit Datum und Uhrzeit) und Tracerts/ Pingplotter-Messungen bei Packetloss oder Ping-Problemen
    • Würde sagen das Internet bricht komplett ab. Habe heute ein paar Messungen gemacht. Da die Aussetzter nicht so lange dauern sieht man hier nur einige von vielen.2021-01-06-messungen (1).png
  • Wie ist Dein Endgerät mit dem Modem verbunden? (LAN; WLAN; zusätzlicher Router; PowerLAN)
    • Lan und Wlan
  • Welchen Browser verwendest Du normalerweise? (z.B. Firefox)
    • normalerweise Chrome latest + Firefox latest
  • Welches Betriebssystem hast Du auf Deinem Rechner? (z.B. Windows)
    • Normalerweise macOS latest, betrifft auch Windows, Android und iOS
  • Beginn und Zeitraum der Störung (z.B: seit Anfang April; nur am Abend)
    • Seit Vertragsbeginn Dezember
  • Lade dazu noch einen Screenshot von den Signalwerten hoch. Diese findest Du in der Benutzeroberfläche Deines Kabelrouters über 192.168.0.1 bzw. über 192.168.178.1 bei der Fritzbox.
    • Docsis Status:

      docsis-status.png

      Übersicht Ereignisse:

      Bildschirmfoto 2022-01-06 um 21.16.28.png

  • Welche Maßnahmen wurden durch die Störungshotline (erreichbar unter 0800-5266625 für Vodafone Kabel Deutschland bzw. 0221/46619100 für Vodafone West) durchgeführt?
    • Noch keine

 

Wäre schön wenn es dafür eine Löung gibt. Scheinbar tritt das ja bei einigen hier im Forum auf. Selten nachvollziehbare Lösungen erkenntlich. Vielleicht ja dieses mal.
LG Micha

85 Antworten 85
webdesignberlin
App-Professor
App-Professor

Vielleicht helfen die Werte ja weiter.

Bildschirmfoto 2022-01-07 um 11.05.48 (1).pngBildschirmfoto 2022-01-07 um 11.10.13 (1).pngBildschirmfoto 2022-01-07 um 11.14.02 (1).pngBildschirmfoto 2022-01-07 um 11.14.41 (1).pngBildschirmfoto 2022-01-07 um 11.16.09 (1).png

Tina
Moderator:in
Moderator:in

Hallo webdesignberlin,

 

erst einmal herzlich willkommen in unserer Community. Schön, dass Du hier bist.

 

Sende mir in einer Privatnachricht Deine Kundennummer, Name, Geburtsdatum und Anschrift zu.

 

Sobald Du mir Deine Daten geschickt hast, melde Dich bitte noch einmal kurz in Deinem Beitrag.
 

Beste Grüße

Tina


 

 

Bewertet hilfreiche Beiträge mit Likes und Sternen!

Hallo Tina,

 

danke für die angebotene Hilfe. PM ist raus.

 

LG Micha

Hallo Tina, 

ich häng mich hier mal an das Thema dran, da ich exakt das selbe Problem habe. 

 

Hier mal ein paar Update Messungen.

Bildschirmfoto 2022-01-10 um 10.15.42.pngBildschirmfoto 2022-01-10 um 10.21.46 (1).png

Tobias
Moderator:in
Moderator:in

Hallo @webdesignberlin,

 

ich hab mal geschaut, aktuell ist es so, dass es einen Rückwegstörer vor Ort gibt welcher das Netz bei Dir stört, und gerade das beeinträchtigt Upload und co.,- ich habe für Dich einen Auftrag erstellt weiter gegeben, die SMS Info ist aktiv.

 

LG

 

Tobias

Bewertet hilfreiche Beiträge mit Likes!

Hallo, danke für das kümmern. Ich habe eine Bestätigung des Auftrags bekommen und auch eine Info das das Problem behoben wurde. Leider kann ich von der Problembehebung nichts spüren. Alles wie vorher auch.

 

Bildschirmfoto 2022-01-11 um 14.16.32.pngBildschirmfoto 2022-01-11 um 13.36.31.pngBildschirmfoto 2022-01-11 um 14.05.05 (1).png

 

Vielleicht ist das eine Mögliche Lösung: https://forum.vodafone.de/t5/St%C3%B6rungsmeldungen-Internet-TV/St%C3%A4ndig-Ausf%C3%A4lle-Packetlos... zumal ich auch überrascht war das ich kein ipv4 habe und das sowohl für das Homeoffice Schwierigkeiten bringt als auch für die Einbindung meiner Nas.

 

Liebe Grüße, Micha

Tobias
Moderator:in
Moderator:in

Hi @webdesignberlin,

 

die Kollegen hatten den Störer behoben, aber festgestellt, dass es noch nicht behoben ist, neuer Auftrag ist drin 😉

 

LG

 

Tobias

Bewertet hilfreiche Beiträge mit Likes!

Hallo, gibt es was neues? Gestern waren die Aussetzter wieder so stark das wir weder streamen noch zocken konnten, da permanent die Verbindung eingebrochen ist. Das macht mir wenig Hoffnung für die kommenden Calls die Woche im Homeoffice.