High Latency 20s - CableMax - Model CGA6444VF
23hp
Netzwerkforscher
Netzwerkforscher

Hi, I get this new network account 1.5 weeks ago for my new apartment.

Customer number. ***
CableMax 1000M, device model is 
The network quality is far worse than my previous Vodafone100M one in another apartment. and the problem does not exist when I connected to my mobile data or neighbor's WIFI, 
The problem is, frequent long loading, 
  • Video call, mobile call via WIFI disconnected every 2 minutes. my friends complain my network is too bad to see and hear me.
  • online game is not possible
  • Twitter doesn't show images and videos, loading takes around 20 seconds, happens every 5-10 mins, 
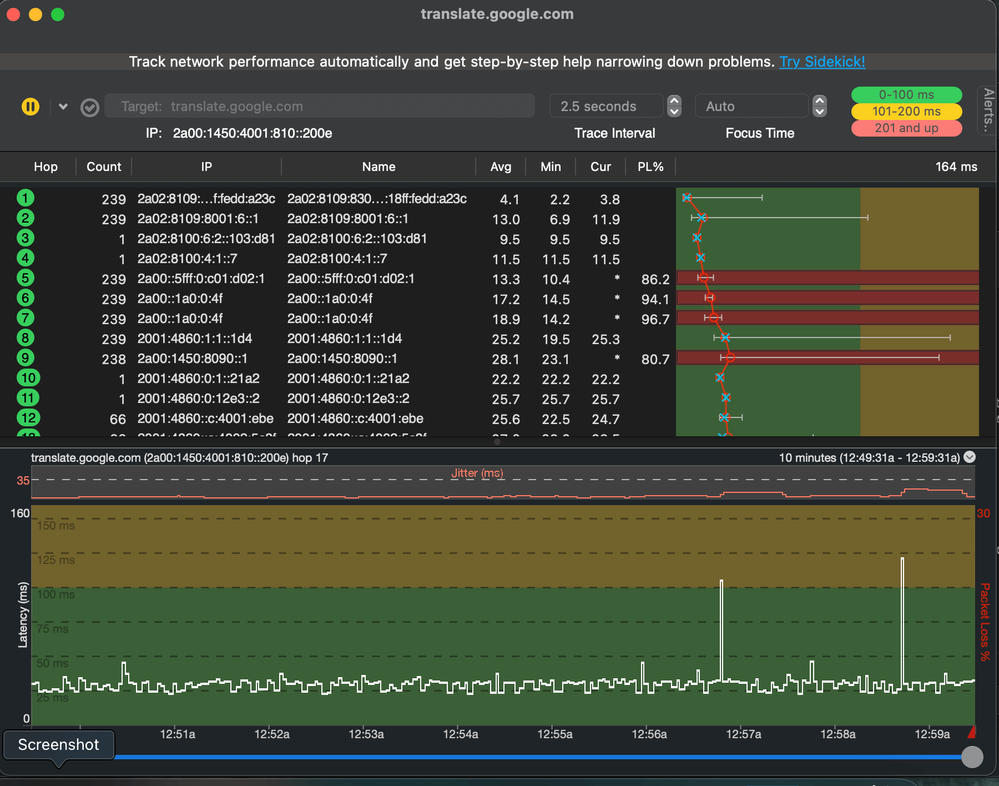
  • Google Translate slow response(20 seconds), especially for real-time translate
  • Netfilx on TV is loading sometimes, TV use LAN/cable, video works better as it is not real-time service, but if I use mobile data or neighbor's wifi -> no latency

The above problems happen on all my devices/phones. disappear when I change to mobile data or neighbor's WIFI.

I've tried cutting down router power for 1 hour, resetting the router, reconnecting the cable, re-install the cable socket. none of them work.

Please suggest what I can do, or how to cancel my account. thanks a lot.

FYI: I upload the error screenshot to the comment below.
 
 
  • In which state do you live? Please also send the zip code    14480 Potsdam
  • What contract do you have? (e.g. internet + telephone 100)  cableMax 1000M Kunden-Nr. ***
  • Which modem/ router are you using? (e.g. Hitron)    CGA6444VF
  • Do you use a rental device from us or do you have your own device ?  rental device
  • Which error occurs? (Speed ​​too low; packet loss) Also send screenshots of speed tests (with date and time) and tracerts/ping plotter measurements in the event of packet loss or ping problems. Set the ping plotter to 2.5 seconds for the interval and use affected services as the target.
  • How is your device connected to the modem ? ( LAN; WLAN; additional router; PowerLAN WLAN & LAN
  • Which browser do you usually use? (e.g. Firefox)  Chrome
  • Which operating system do you have on your computer? (e.g. Windows)  MacOS, Android, IOS
  • Start and period of the disruption  (e.g.: since the beginning of April; only in the evening)  Since I have this network (1.5 weeks ago)
  • Also upload a screenshot of the signal values . You can find this in the user interface of your cable router via  192.168.0.1 or via 192.168.178.1 on the Fritzbox.

cable signalcable signaldevice signaldevice signal

  • What measures were taken by the fault hotline (available on 0800-5266625 for Vodafone Kabel Deutschland or 0221/46619100 for Vodafone West)?  I failed to get through the service as I only speak English now.
 
19 Antworten 19
23hp
Netzwerkforscher
Netzwerkforscher

BVGBVGgamegameTwitterTwitterwhatsappwhatsapp

23hp
Netzwerkforscher
Netzwerkforscher

pingPlotterpingPlotter

Moni_GK
Moderator:in
Moderator:in

Hello 23hp,

 

I would be happy to take a look at the line. Please send me a PN with your customer data (name, address, customer number and date of birth).

 

Please contact me again when you have sent me the data.

 

Best regards

Moni

Bewertet hilfreiche Beiträge mit Likes!
23hp
Netzwerkforscher
Netzwerkforscher

Hi Moni, 

Thanks for reaching out, I've sent you via private, pls check!

thanks!

 

Moni_GK
Moderator:in
Moderator:in

Hello 23hp,

there was an error on the line on Monday. What is the current situation?

Greetings Moni

Bewertet hilfreiche Beiträge mit Likes!
23hp
Netzwerkforscher
Netzwerkforscher

Hi Moni,

The problem happens every day, any time,  since I open this new network account, not only a specific day,

Regards,

Hu

23hp
Netzwerkforscher
Netzwerkforscher

It is also happening now, I just chat with my colleague with Slack, and Slack was loading for a long time.

Moni_GK
Moderator:in
Moderator:in

Hello 23hp,

 

then send an actual ping plotter. But please send the complete history. Unfortunately, the target was missing in your first one.

 

Greetings Moni^mmk

Bewertet hilfreiche Beiträge mit Likes!
23hp
Netzwerkforscher
Netzwerkforscher

Hi Moni,
I didn't quite get it, you mentioned:
complete history. Unfortunately, the target was missing in your first one.

 

May I have an example? 

Please show me detailed guidance on how to achieve this.

I can provide you lots of screenshots, videos showing the network issue. it really bothers me.