Frage
Antwort
Lösung
22.06.2021 22:04 - bearbeitet 22.06.2021 22:07
Hi,
ich habe seit 3-4 tage ein sehr hohes Ping, Durchschnitt is gegen 150ms. Normalrweise habe ich gegen 15-20ms
Router - Kabel - PC
Kanal ID Kanaltyp Frequenz (MHz) Modulation Empf. Signalstärke (dBmV/dBµV) SNR/MER (dB) Lock Status 33 OFDM 167~324 1024QAM 4.8/64.8 41 JA 9 SC-QAM 650 256QAM 7.8/67.8 39 JA 2 SC-QAM 146 256QAM -1.9/58.1 36.6 JA 3 SC-QAM 154 256QAM -0.3/59.7 37.4 JA 4 SC-QAM 162 256QAM 0.9/60.9 37.6 JA 5 SC-QAM 602 256QAM 5.7/65.7 38.6 JA 6 SC-QAM 618 256QAM 6.4/66.4 38.6 JA 7 SC-QAM 626 256QAM 6.5/66.5 39 JA 8 SC-QAM 642 256QAM 7/67 38.6 JA 1 SC-QAM 138 256QAM -6.1/53.9 34.5 JA 10 SC-QAM 658 256QAM 7.7/67.7 39 JA 11 SC-QAM 666 256QAM 7.6/67.6 38.6 JA 12 SC-QAM 674 256QAM 8.3/68.3 39 JA 13 SC-QAM 682 256QAM 8.3/68.3 38.6 JA 14 SC-QAM 690 256QAM 8.5/68.5 39 JA 15 SC-QAM 698 64QAM 2.5/62.5 34.4 JA 16 SC-QAM 706 64QAM 2.5/62.5 34.3 JA 17 SC-QAM 714 64QAM 3.2/63.2 34.4 JA 18 SC-QAM 722 64QAM 2.3/62.3 33.9 JA 19 SC-QAM 730 64QAM 3.5/63.5 34.9 JA 20 SC-QAM 738 64QAM 3.7/63.7 35 JA 21 SC-QAM 746 64QAM 4.2/64.2 35 JA 22 SC-QAM 754 64QAM 3.6/63.6 34.3 JA 23 SC-QAM 762 64QAM 3.5/63.5 34.3 JA 24 SC-QAM 770 64QAM 4.4/64.4 34.3 JA 25 SC-QAM 778 64QAM 4.4/64.4 34.3 JA 26 SC-QAM 786 64QAM 5/65 34.3 JA 27 SC-QAM 794 64QAM 5.1/65.1 34.3 JA 28 SC-QAM 802 64QAM 5/65 34.4 JA 29 SC-QAM 810 64QAM 5.5/65.5 34.4 JA 30 SC-QAM 818 64QAM 4.9/64.9 34.3 JA 31 SC-QAM 826 64QAM 4.9/64.9 33.9 JA 32 SC-QAM 834 64QAM 4.6/64.6 33.9 JA Upstream-Kanäle Kanal ID Kanaltyp Frequenz (MHz) Modulation Send. Signalstärke (dBmV/dBµV) Ranging Status 9 OFDMA 29.8~64.8 16_QAM 40.5/100.5 Erfolgreich 3 SC-QAM 37 64QAM 43/103 Erfolgreich 4 SC-QAM 31 64QAM 43/103 Erfolgreich 1 SC-QAM 51 64QAM 43/103 Erfolgreich 2 SC-QAM 45 64QAM 43/103 Erfolgreich
29.11.2021 09:56 - bearbeitet 29.11.2021 10:01
@Tobias schrieb:
laut Auftrag lag es hier an einem Kabel, welches Du benutzt hast. Darauf basiert auch die Servicepauschale.
Die Gutschriften wurden Dir erteilt.
Hi @Tobias
sprechen Sie jetzt Über ein Gutschrift für die 99,5€?
Der Techniker hat das Modem kabel getauscht aber er hat nicht gesagt das es 100€ kosten wird. Er meinte sogar das es sicher die Felher nicht behoben wird. Und tatsächlich trifft die Fehler weiter.
Ich habe früher selbst ein neues Kabel gekauft und hoffte das es vielleicht helfen wird. Hat es aber nicht. Das original Vodafone Station Kabel hatte ich immer noch dabei. Dann kam die 4x mal der Techniker und hat ein neues Kabel wieder umgetaucht. Ich habe ihm gesagt das wir können einfach mein Original Kabel bentutzen. Er meinte das es sicherer ist wenn er das Kabel umtascht. Natürlich hat er nicht gesagt das es 100€ kostet.
Die Fehler wurde aber immer noch nicht behoben. Finden Sie es in Ordnung das ich 100€ dafür zahlen muss? Wenn ein Kabel kostet 100€, kann er Techniker ruhig wieder kommen un sein Kabel zurruck nehmen.
Die 99.50€ wurden heute aus mein Konto abgebucht. Ich bitte Sie um eine schnelle Bearbeitung sodass ich das Geld wieder auf mein Konto kriege. Das kann doch nicht erst sein
am 02.12.2021 18:42
Hi @JanC,
das Problem ist, wenn ggf. das Problem vom Kunden verursacht wird (vermutlich durch Dein Kabel), ist es ein Kundenverschulden, was ggf. hätte vermieden werden können mit unserem originalen Kabel. In dem Fall wurde Dir die Pauschale deshalb berechnet.
Stand jetzt wäre das gerechtfertigt, ich hab mich dennoch darum gekümmert und die Summe gutgeschrieben.
LG
Tobias
am
05.12.2021
15:56
- zuletzt bearbeitet am
08.12.2021
11:42
von
Jens
@Tobias schrieb:
Stand jetzt wäre das gerechtfertigt, ich hab mich dennoch darum gekümmert und die Summe gutgeschrieben.
danke, wann wird das Geld auf mein Konto zurück überwiesen?
Am 03 Dezember wurde mein Support Ticket wieder geschlossen. Die Fehler ist aber immer da
Ihr Auftrag *** ist erledigt. Vielen Dank für Ihre Geduld.
Edit @JanC: Auftragsnmmer entfernt. Personenbezogene Daten nicht veröffentlichen. Grüße Jens
am 08.12.2021 11:52
Hallo JanC,
die Korrektur erfolgt zur nächsten Rechnung. Diese wird für diesen Monat erst noch erstellt.
Zu Deiner Messung: Also bekommst Du am Abend nicht die Leistung aber dann in der Nacht. Am Tag sieht es dann aber auch so aus?
Grüße
Jens
08.12.2021 12:22 - bearbeitet 08.12.2021 12:25
@Jens haben Sie nur ein wenig diesen Thread gelesen? Der Problem is immer der gleiche und ich habe schon viele Screenshots + Messungen gepostet un viele Erklärungen geschrieben. Soll ich es nocmal machen?
Also die X-er mal:
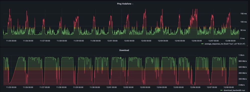
- Am abends ist der Ping sehr hoch, Download sehr wenig. zB Gestern 2,77 Mbps.
- Viele techniker sind gekommen und alle habe gesagt das das Problem nicht im Haus / Wohung liegt.
- Die Techniker sagen immer das der CMTS ausgelastet ist
- Ich habe die VF technik vielleicht 20-30 mal angerufen. Sie machen immer ein Ticket auf und dan wieder zu ohne Lösung
- VF support sagt das sie können nichts machen auser ein Techniker schicken
- VF support hat mich an VF Bauherren Service gsechickt. Da habe ich angerufen aber mir wurde gesagt das ich VF support anrufen soll.
Ja es klingt wie ein Witz aber es is so .. Genau das Gleiche passiert bei andere Kunde auch (zb Hier)
@Jens ich bitte Sie mir dazu noch für Dezember ein Gutschrift zu schreiben. So eine Internetverbindung ist inakzeptabel
Letzte 3 Tage
Letzte 7 Tage
Letzte 70 Tage
am 08.12.2021 17:14
Hallo Nachbar, das ist ja wirklich der Horror! Ich bin innerhalb von 10437 umgezogen und habe nun auch mehr Probleme als vorher (beides mal Vodafone). Nahe der Schönhauser Ecke Eberswalder war es OK. Nun mehr in Richtung Prenzlauer Allee ist es wie bei dir, glücklicherweise aber aktuell nur 1 mal die Woche und nicht jeden Abend.
am 14.12.2021 20:12
Hallo Jan,
heißt also, dass Du jeden Abend einen hohen Ping und gleichzeitig geringen Download hast.
Diese durchgehend, abendliche Abweichung sehe ich jedoch bei uns nicht. Es gibt zwar ein Fehler, aber eher einzelne Peaks und nicht den Abend durchgehend.
Schick zu Deiner nächsten Antwort bitte noch Deine Kundendaten (Name, Geburtsdatum, Adresse und Kundennummer) zum Abgleich per PN zu. Diese müssen von Zeit zu Zeit neu abgeglichen werden.
Grüße
Jens
am 15.12.2021 12:04
Hi @Jens
ich habe dir die Kundendaten per PN Geschickt.
Diese durchgehend, abendliche Abweichung sehe ich jedoch bei uns nicht. Es gibt zwar ein Fehler, aber eher einzelne Peaks und nicht den Abend durchgehend.
Was kann aber gemacht werden? Wie gesagt, ich hatte schon viele Techniket und viele Tickets aber nichts hilft.
Der letzte Ticket (xxxx116/21) solle von VF Bauherren service bearbeitet werden. Der Ticket wurde aber geschlossen ohne weitere Infos weder Lösung.
Ich kann gerne weiter helfen beim Untersuchen. Das Problem ist aber auch das VF ist nicht transparent und ich habe keine Ahnnung was gemacht wird.
@Jens hat der Bauherren Service etwas untersucht und gefunen?
am 18.12.2021 15:58
Hallo JanC,
die PN kam zwar an, aber sie ist nicht vollständig. Schau bitte und schick die Daten komplett.
Melde Dich dann bitte nochmal hier, wenn Du Die PN gesendet hast.
Ich sehe aber noch, dass Du Dich auch an unsere Hotline gewendet hast. Gab's dazu etwas Neues?
Grüße
Jens
am 18.12.2021 17:44
@Jens schrieb:Hallo JanC,
die PN kam zwar an, aber sie ist nicht vollständig. Schau bitte und schick die Daten komplett.
Melde Dich dann bitte nochmal hier, wenn Du Die PN gesendet hast.
Ich sehe aber noch, dass Du Dich auch an unsere Hotline gewendet hast. Gab's dazu etwas Neues?
Grüße
Jens
PN wieder gesendet.
Ich habe die Hotline angerufen. Mir wurde gesagt das ein Techiker soll wieder kommen und die Leitung auch in der Straße überprüfen. Also es sieht als ob gar nicht gemacht wurde in die letzten Monaten. Weil genau das sollte gemacht werden in mein Ticket der geschlossen wurde.
Meine Vermutung ist das es lohnt sich nicht um mein Fall sich zu kümmern und Vodafone wartet das ich gebe ab und ignoriert einfach alle meine Anrufe.
Ich bin jetzt aber unterwegs und soll mich melden wenn ich zurück bin.