Störungen im Kabel-Netz
abbrechen
Suchergebnisse werden angezeigt für 
Stattdessen suchen nach 
Meintest du 

Forumbeiträge

Gelöst! Servicevereinbarung und Techniker-Servicepauschale bei Vodafone Kabel Deutschland

Hallo,   nach einem Technikereinsatz kommt manchmal das böse Erwachen: Die Rechnung ist auf einmal um 100€ höher als normal, Grund ist die Technikerpauschale. Daher wollen wir Dir erklären, in welchen Fällen  die Servicepauschale anfallen kann.     ...

Servicepauschale_Techniker.png
Claudia von Moderator:in
  • 77414 Anzeigen
  • 1 Antworten
  • 4 Likes

Kabel - Alles rund um Störungsmeldungen

Dein Kabel-Anschluss funktioniert nicht so wie er soll? Klick einfach Rechts auf den Button "Störung?" und check mit unserer Seite Hilfe bei Störung Deinen Anschluss. Im ersten Schritt prüfen wir, ob Dein Anschluss von einer bereits bekannten Störung...

Stoerungshilfe.jpg
Claudia von Moderator:in
  • 464547 Anzeigen
  • 3 Antworten
  • 5 Likes

Apps funktionieren nicht im WLAN

Guten Morgen, ich habe den selben Fehler wie hier beschrieben: Gelöst: Verschiedene Apps funktionieren im WLAN nicht - Vodafone Community Einige Apps funktionieren über mein WLAN nicht (Vodafone Cable Max 1000).  Anscheinend ist das Problem ja bekann...

Tosh86 von Daten-Fan
  • 456 Anzeigen
  • 1 Antworten
  • 0 Likes

Upload, Paketverlust - Internetproblem

Hallo, bei mir ist das Internet seid Wochen gestört.Es treten Paketverluste im Upload auf,  zum Beispiel Latenzprobleme Sprachchat oder kompletter Internetausfall.(siehe Bild Router, Bild nach Neustart Router) Vielen Dank für Hilfe. 

fritzbox.jpg
ruebi von Smart-Analyzer
  • 906 Anzeigen
  • 3 Antworten
  • 0 Likes

Tägliche Internet Ausfälle

Seit mindestens 14 Tagen haben wir täglich Störungen, mindestens 2 mal täglich fällt für 20-40 Minuten das Internet komplett aus. Die Fritz Box meldet nichts, erst wenn man manuell die Internet Verbindung prüft stellt sie fest, dass die Verbindung ni...

Morokis von Smart-Analyzer
  • 518 Anzeigen
  • 1 Antworten
  • 0 Likes

Technik und Beschwerdestelle ignorieren Kunden

Hallo Zusa,mmen, Vodafone zu Behebung von Problemen zu motivieren, ist mittlerweile nahezu unmöglich.  Ein Upload Rate von 0,3 MBit statt 50 MBit,   ständiger Ausfall der Telefonieverbindungen scheint für Vodafone kein Grund zu sein, ein zu gestehen,...

HenRi2 von Smart-Analyzer
  • 461 Anzeigen
  • 1 Antworten
  • 0 Likes

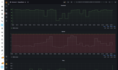
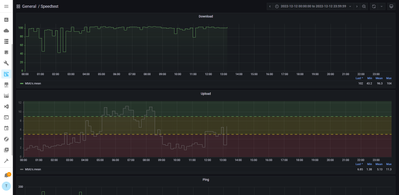
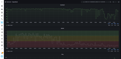
CableMax 1000 - Upload langsam, Packet loss & Pegelwerte

Hallo Seit einiger Zeit habe ich Probleme mit teilweise extrem langsamen Upload (z.T. <1 Mbit/s ), sowie ca 15% packet loss im Upstream. Download ist auch etwas niedrig (200-300 Mbit/s) und wechselhaft, was sich durch den schlechten Upload erklären l...

Screenshot 2023-02-18 203908.png Screenshot 2023-02-18 203926.png Screenshot 2023-02-18 202016.png
FMP von Smart-Analyzer
  • 1224 Anzeigen
  • 5 Antworten
  • 0 Likes

Internetstörung seit über 6 Wochen.

PLZ 91315: Beinahe täglicher Ausfall der 1MBit Leitung ( Fritzbox steigt aus und muß neu gebootet werden): Ist laut Aussage vodafone aber eine Netzstörung (zu wenig Kapazität) und kein Hardwareproblem. Nervt total. Standardaussage bei Nachfragen ist ...

waidmann von Netzwerkforscher
  • 873 Anzeigen
  • 2 Antworten
  • 0 Likes

Internet bricht sporadisch ab

Störung der Kabel-Internet-Dienste In welchem Bundesland wohnst Du? Sende bitte auch die PostleitzahlBa-Wü 79102Welchen Vertrag hast Du? (z.B. Internet + Telefon 100)Red Internet & Phone 250 Cable UWelches Modem/ Router nutzt Du? (z.B. Hitron)Vodafon...

Schlechter Uploud bei der Ps4

Moim Leute, hab das Problem, dass bei meiner Ps4 der Uploud bei 10 mbt/s stoppt. Also bekomme nie mehr bei verscheidenen Tests.Der Download liegt zwischen 350 mbt/s und 415 mbt/s.Router ist die Fritzbox 7590, 1GB Leitung mit 50er Uploud. Konsole ist ...

Bene59 von Youngster
  • 397 Anzeigen
  • 1 Antworten
  • 0 Likes

Ping Verluste / Red Internet & Phone 1000 Cable

Störung der Kabel-Internet-DiensteIn welchem Bundesland wohnst Du? Sende bitte auch die Postleitzahl RLP / MAINZ / 55271Welchen Vertrag hast Du? (z.B. Internet + Telefon 100)Red Internet & Phone 1000 CableWelches Modem/ Router nutzt Du? (z.B. Hitron)...

Down1.JPG down2.JPG Up1.JPG Modem.JPG