Störungen im Kabel-Netz
abbrechen
Suchergebnisse werden angezeigt für 
Stattdessen suchen nach 
Meintest du 

Forumbeiträge

Gelöst! Servicevereinbarung und Techniker-Servicepauschale bei Vodafone Kabel Deutschland

Hallo,   nach einem Technikereinsatz kommt manchmal das böse Erwachen: Die Rechnung ist auf einmal um 100€ höher als normal, Grund ist die Technikerpauschale. Daher wollen wir Dir erklären, in welchen Fällen  die Servicepauschale anfallen kann.     ...

Servicepauschale_Techniker.png
Claudia von Moderator:in
  • 77176 Anzeigen
  • 1 Antworten
  • 4 Likes

Kabel - Alles rund um Störungsmeldungen

Dein Kabel-Anschluss funktioniert nicht so wie er soll? Klick einfach Rechts auf den Button "Störung?" und check mit unserer Seite Hilfe bei Störung Deinen Anschluss. Im ersten Schritt prüfen wir, ob Dein Anschluss von einer bereits bekannten Störung...

Stoerungshilfe.jpg
Claudia von Moderator:in
  • 463429 Anzeigen
  • 3 Antworten
  • 5 Likes

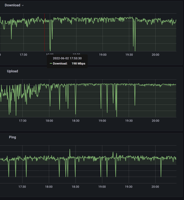
Gelöst! Geringer Upload

Guten Abend,seit Dienstag Abend, 19.07.2022, haben wir ein Problem mit unserem Anschluss. Relativ abrubt war das Streamen über Twitch nicht mehr möglich sowie Gaming nur eingeschränkt.Speedtests über z.B. speedtest.net sehen seither so aus:24.07.2022...

Speedtest1.png Speedtest2.png Signalwerte1.png Signalwerte2.png
Baumsuppe von Netzwerkforscher
  • 1605 Anzeigen
  • 7 Antworten
  • 0 Likes

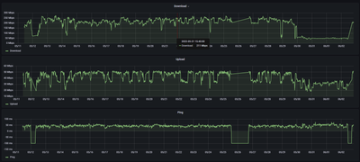
Gelöst! Ständige Unterbrechungen im Streaming

Hallo, seit einigen Tagen bekomme ich unregelmäßig Unterbrechungen beim streamen von Videos sowohl in den Mediatheken (ARD, ZDF) als auch bei Netflix. Der TV ist über LAN an die Connect-Box angeschlossen. Auch beim streamen über das WLAN mit einem In...

Log.jpg Upstream 2.jpg Upstream 1.jpg Downstream 2.jpg
MichaelD_AL von Smart-Analyzer
  • 4046 Anzeigen
  • 7 Antworten
  • 0 Likes

Signalwerte Kabelanschluss im Keller

Hallo, bei unserem Kabel-Internetanschluss tanzen die Signalwerte im Up- sowie Downstream aus der Reihe. Könnte sich das bitte jemand anschauen? Evtl. muss der Hausverstärker neu eingepegelt werden, da auch Nachbarn in anderen Stockwerken betroffen z...

Prince0815 von Smart-Analyzer
  • 895 Anzeigen
  • 3 Antworten
  • 0 Likes

Gelöst! Geschwindigkeit niedrig und Angabe von Fehlern

Guten morgen, seit einigen Tagen erhalte ich einen schlechteren zugang bei meinem Cabel 100 Max wie vorher. Upload sehr gering!! Auch bei der Speedmessung erhalte ich Fehlerangabe- Was kann ich tun.Danke für jede Hilfe. br jocab

joCab von Digitalisierer
  • 11852 Anzeigen
  • 9 Antworten
  • 0 Likes

Regelmäßiger Ausfall des Internets (Kabel)

Liebes Vodafone-Team,   seit Start meines Kabel-Vertrags (ca. 15 Monate) habe ich regelmäßige (zwischen 1 mal im Monat bis  2-3 mal in der Woche ist alles dabei) Ausfälle beim Internet. Mal für 30 Minuten, mal viele Stunden lang. Die Trouble Shooting...

maltemnc von Smart-Analyzer
  • 598 Anzeigen
  • 3 Antworten
  • 0 Likes

Upload-Geschwindigkeit

Hallo Vodafone-Team,in letzter Zeit wurde ich vermehrt von Kollegen und Kunden darauf aufmerksam gemacht, dass meine Verbindung (Audio und Video) in Videokonferenzen schlecht sei (pixelig, bleibt hängen, etc.). Da ich den Großteil meiner Arbeit nach ...

Screenshot 2022-07-29 at 14.14.42.png Screenshot 2022-07-29 at 14.14.07.png image.png
REberwein von Daten-Fan
  • 457 Anzeigen
  • 1 Antworten
  • 0 Likes

Internet und TV Totalausfall seit 4 Tagen

Router baut keine Verbindung zu Vodafon auf. Laut Hotline sollte das Problem Montag behoben sein. Jetzt haben wir Mittwoch Abend 27.7. und nix läuft. Das Problem betrifft alle  Parteien (3) im Haus, ist also kein Router Problem. Standort: BW 78479.  

Starke Paketverluste und Pingverlust

Guten Tag, uns plagt seit mehreren Wochen ein starker Paketverlust der vorallem bei Onlinespielen stark spürbar ist, ebenfalls eine Downloadgeschwindigkeit von 60mbits statt der Vertraglich vereinbarten 250 mbits. Wir haben Ende 2020 unseren längst ü...

Hitron CVE-30360 defekt ? Gerätetausch möglich ?

Guten Tag, da mir der gute "TOBi" leider nicht weiterhelfen konnte, frage ich gerne mal hier nach. Mein Hitron CVE-30360 scheint nicht mehr zu funktionieren. Es startet andauernd neu, dann sind alle LED´s aus, bis auf das WLAN-Symbol und das leuchtet...

CPtrsn von Daten-Fan
  • 437 Anzeigen
  • 1 Antworten
  • 0 Likes