Pingspikes
Haappy
Netzwerkforscher
Netzwerkforscher

Guten Tag zusammen,

ich habe nun seit ein paar Wochen Pingspikes, diese habe ich erst festgestellt, als ich gespielt habe. Das Internet läuft sauber und hatte keine Unterbrechungen(Glaube ich). Nun nerven die Spikes ziemlich krass und ich hoffe auf Hilfe, ich habe ein Leihgerät von Vodafone(Fritzbox6660). Ich habe sie auch auf Werkseinstellung zurückgesetzt und das hat zu nichts geführt, ich habe mein RJ45 Kabel getauscht, hat auch nichts gebracht. nun frage ich mich, ob ich hier Hilfe bekomme..

Pingspikes 2.png

Ping spikes 3.png

Pingspike 1.png

   

18 Antworten 18
Haappy
Netzwerkforscher
Netzwerkforscher

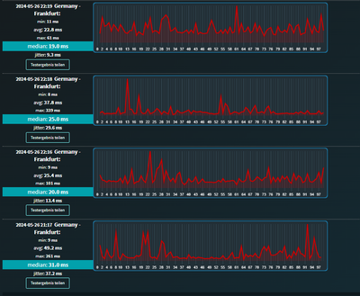
Das wäre außerdem mein Test zur Leitung :

Haappy_1-1716766269953.png

 

Menne99
Giga-Genie
Giga-Genie

Pingplotter machen, und docsis Status posten

 

Der glubb is a Depp
Haappy
Netzwerkforscher
Netzwerkforscher

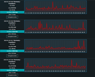
Reicht das? Oder was möchtest du sehen? 

Haappy_0-1716839944687.png

Haappy_1-1716840946062.pngHaappy_2-1716840951761.png

 

 

Kurtler
SuperUser
SuperUser

Poste mal ein Screenshot der Signalwerte des Routers. Um sich die Signalwerte anzeigen zu lassen, gehe zu Internet - Kabel Informationen -Kanäle

Gruß Kurt

Bitte keine Anfragen über PN stellen!
Haappy
Netzwerkforscher
Netzwerkforscher

Haappy_0-1716842052105.png

Hoffe das hilft weiter, oben sind die anderen Werte.

Kurtler
SuperUser
SuperUser

Du musst schon alle Signalpegel posten.

 

Gruß Kurt

Bitte keine Anfragen über PN stellen!
Haappy
Netzwerkforscher
Netzwerkforscher

Haappy_0-1716850044578.pngHaappy_1-1716850052917.pngHaappy_2-1716850075643.pngHaappy_3-1716850084169.png

 

Kurtler
SuperUser
SuperUser

Die Signalpegel sind so weit in Ordnung. Beobachte mal die US-Kanäle, ob da auch andere Kanäle nicht mehr auf 64QAM laufen, das könnte dann auf einen Rückwegstörer hindeuten und der dBmV Wert des DODSIS 3.1,ist 33,5 ist niedrig.

 

Gruß Kurt

Bitte keine Anfragen über PN stellen!
Haappy
Netzwerkforscher
Netzwerkforscher

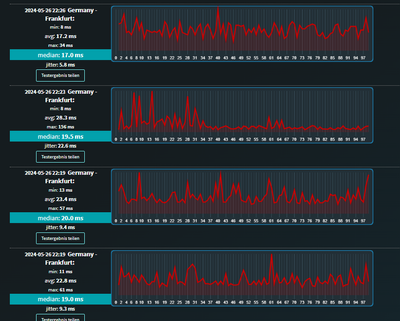
Alles klar, danke dir bis jetzt für die Hilfe Kurtler! 🙂

Das sind die Werte von gerade : 

Haappy_0-1716924366679.png


Magst du immer alle haben oder reichen die dir, vor erst aus?