1

Frage

2

Antwort

3

Lösung

Neue Vodafone Station (Arris/Bridge Mode nur als Modem) bleibt öfter mal (halb) hängen
kdto
Digitalisierer
Digitalisierer

Hi,

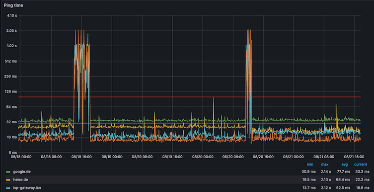
seit dem Tarifwechseln vor kurzem (100->250) muss ich auch meinen alten guten Compal mit einer Vodafone Station/Arris austauschen. Vor- und nachher benutze ich die Geräte nur als Modem. Der Compal funktionierte seit Jahren unauffällig. Die Vodafone Station hat aber unregelmäßig Problem (manchmal nach nur einigen Tagen andersmal auch paar Wochen), dass alle gefühlt super langsam werden. Ich kann zwar via Status (192.168.100.1) einige (aber auch nicht viel) sehen, weiss aber auch nicht, ob irgendwas unstimmig ist. Was ich sehe, ist die Ping-Zeit merklich verschlechtert wird. Die Ping-Zeit ist schon bei 1st Hop (unter im Bild isp-gateway genannt) weg von Vodafone Station schon schlecht. Nach Restart der Vodafone Station is alle wieder gut (für einige Zeit).

 

heute (16.07)heute (16.07)09.07.09.07.

Firmware: AR01.04.046.25_091322_7244.PC20.10.X1
Hardward type/version: 9

 

DOCSIS Status
Verschaffen Sie sich einen Überblick über alle DOCSIS-Parameter Ihres Routers.
Downstream-Kanäle
Kanal ID	Kanaltyp	Frequenz (MHz)	Modulation	Empf. Signalstärke (dBmV/dBµV)	SNR/MER (dB)	Lock Status
193	OFDM	135~324	4096QAM	-1.3/58.7	39	JA
3	SC-QAM	570	256QAM	1.3/61.3	40.4	JA
4	SC-QAM	578	256QAM	0.9/60.9	40.4	JA
5	SC-QAM	586	256QAM	0.5/60.5	40.4	JA
6	SC-QAM	594	256QAM	0.4/60.4	40.4	JA
7	SC-QAM	602	256QAM	0.8/60.8	40.9	JA
8	SC-QAM	618	256QAM	0.5/60.5	40.4	JA
9	SC-QAM	626	256QAM	0.8/60.8	40.4	JA
10	SC-QAM	634	256QAM	1/61	40.4	JA
11	SC-QAM	642	256QAM	1.4/61.4	40.9	JA
12	SC-QAM	650	256QAM	1.5/61.5	40.4	JA
13	SC-QAM	658	256QAM	1.6/61.6	40.9	JA
14	SC-QAM	666	256QAM	1.4/61.4	40.9	JA
15	SC-QAM	674	256QAM	1.5/61.5	40.4	JA
16	SC-QAM	682	256QAM	2/62	40.4	JA
17	SC-QAM	690	256QAM	2.1/62.1	40.4	JA
1	SC-QAM	114	256QAM	-1.1/58.9	36.6	JA
2	SC-QAM	130	256QAM	-1/59	37.4	JA
65	SC-QAM	698	64QAM	-4.1/55.9	36.6	JA
66	SC-QAM	706	64QAM	-4/56	36.6	JA
67	SC-QAM	714	64QAM	-3.7/56.3	37.3	JA
68	SC-QAM	722	64QAM	-3.5/56.5	37.3	JA
69	SC-QAM	730	64QAM	-3.4/56.6	37.3	JA
70	SC-QAM	738	64QAM	-3.2/56.8	37.6	JA
71	SC-QAM	746	64QAM	-3.2/56.8	37.3	JA
72	SC-QAM	754	64QAM	-3.2/56.8	37.6	JA
73	SC-QAM	762	64QAM	-2.8/57.2	37.6	JA
74	SC-QAM	770	64QAM	-2.5/57.5	37.6	JA
75	SC-QAM	778	64QAM	-2.3/57.7	37.6	JA
76	SC-QAM	786	64QAM	-2.3/57.7	37.6	JA
77	SC-QAM	794	64QAM	-2/58	37.6	JA
78	SC-QAM	802	64QAM	-1.7/58.3	37.3	JA
79	SC-QAM	810	64QAM	-1.2/58.8	38.6	JA
Upstream-Kanäle
Kanal ID	Kanaltyp	Frequenz (MHz)	Modulation	Send. Signalstärke (dBmV/dBµV)	Ranging Status
43	OFDMA	29.8~64.8	16_QAM	40/100	Erfolgreich
9	SC-QAM	51	64QAM	44.5/104.5	Erfolgreich
12	SC-QAM	31	64QAM	43/103	Erfolgreich
11	SC-QAM	37	64QAM	43.3/103.3	Erfolgreich
10	SC-QAM	45	64QAM	43.8/103.8	Erfolgreich
11 Antworten 11
MariaK
Moderator:in
Moderator:in

Hallo kdto,

 

wir Moderatoren bieten hier über das Forum keinen individuellen Support mehr an. 

Gerne helfen wir Dir aber weiter. Dazu benötigen wir persönliche Informationen von Dir.

 

Bitte melde Dich dazu über einen der folgenden Kanäle bei uns:

 

Dein Kontakt zu Vodafone - Vodafone Community

 

Facebook-Service-Seite unter www.facebook.com/vodafoneDEservice

Twitter-Service- Seite unter www.vod.af/vfservice

Oder per WhatsApp-Chat unter der Rufnummer 0172 1217212

 

Vielen Dank.


Bewertet hilfreiche Beiträge mit Likes!
kdto
Digitalisierer
Digitalisierer

Ah ok, vielen Dank für die Hinweise. Ich habe an Support gemeldet.

 

PS.: Nicht Wechsel von 100->250 aber Tarif von alter Red -> GigaZuhause und damit verbundenen Modemwelchsel.

kdto
Digitalisierer
Digitalisierer

Jetzt habe ich ein Tauschgerät. Es ist aber auch ein Arris Modell, nur ein wenig älter (auf die Etikette HW-Version: MP2 statt MP3,  via 192.168.100.1 Status Hardware-Typ & Version 7 statt 9). Die Firmware-Version AR01.04.046.25_091322_7244.PC20.10.X1 ist gleich. Mal hoffen...

 

kdto
Digitalisierer
Digitalisierer

Leider nicht besser, schon wieder, hilft nur mit Restart der Vodafone Station.

 

22/23.0722/23.07

kdto
Digitalisierer
Digitalisierer

Diesmal haltet es etwas länger (eine Woche) als letztes Mal mit nur paar Stunden direkt nach dem Gerätewechsel, bis das gleiche Problem auftritt. Modem-Restart hilft.

30.07.202330.07.2023

kdto
Digitalisierer
Digitalisierer

Es ist schon wieder... Kein Muster bisher zu erkennen. Modem muss wieder neu startet werden.01.08.202301.08.2023

Ich kann das Verhalten der VF Station im Bridge-Mode nur bestätigen. Nach mehrjähriger Nutzung des guten alten Kabelmodems, das ebenfalls im Bridge-Mode völlig unauffällig seinen Dienst verrichtete, wurde mir wegen Vertragsänderung eine VF Station zugeschickt mit der Aufforderung, das alte Mietgerät zurückzuschicken - ansonsten würde es mir berechnet werden. Seit dem Gerätewechsel Anfang Juli 2023 hat es in unregelmäßigen Abständen bereits 5 Mal diese Situation gegeben, die nur durch einen Neustart zu beheben war. So etwas kannte ich vom guten alten Kabelmodem nicht. Ich verfüge zwar nicht über so schöne Grafiken der Ping-Zeiten, aber aus meinem Netz heraus überwache ich auch diverse Server im Internet per Ping mit Alarmierung bei Nichtverfügbarkeit. Und meine Beobachtungen decken sich qualitativ mit den Grafiken von kdto. Ein von mir angedachter Hardwaretausch scheint nach den vorstehenden Beschreibungen zu keiner Änderung des Verhaltens zu führen.

Gerät: ARRIS TG3442DE

Firmware-Version: AR01.04.046.25_091322_7244.PC20.10.X1
Hardware-Typ & Version: 9

Hi, also bin ich nicht allein mit dem gleichen Problem. 😫 Inzwischen passierte es immer noch ab und zu, aber war vor kurzem öfter unterwegs und muss ich mich demnächst noch an Support wenden.

 

kdto_4-1694098870112.png

 

kdto_5-1694098971706.png

 

kdto
Digitalisierer
Digitalisierer

Ich war beim Support letzte Woche, aber die Kollegen dort könnten nicht anders, auch nicht anderes Modell anstatt Arris anbieten. Ein Techniktermin wurde für heute gebucht. Leider der Techniker hat auch nur gleiche VodafoneStation (exakt gleiche HW-Version: MP3 und Firmware AR01.04.046.25_091322_7244.PC20.10.X1). Nun habe ich die dritte VS. 😅 Ich vermute, die neue hier wird auch nicht besser.