Is this really acceptable?
nah
Netzwerkforscher
Netzwerkforscher

[EN]

For the last 2 years I've had to make regular calls to customer service with regards to weak internet performance complete service interruptions and other unexplained anomalies, all the while paying full price for a service that, up until a few months ago, never met expectiations.

 

Now here I am a few months later with a new problem and clearly looking at the störung thread I am not the only one. Due to extremely poor upload performance is my connectiong good for nothing but general browsing, and nobody at Vodafone seems to care at all that this problem exists. It is even incapable of maintaing a stable VPN connection. Asking tech support for a reason why is met with scripted dialog and a f*** you attitude. Yes my concerns have been noted: No they will not be investigated or followed up, and therefore closed when the problem is not reported again.

 

I expect at least one of 2 things;

1. A compensation amount relative to the amount of awful service and time I've wasted pursuing these issues.

2. An explanation for the issue, a timeframe for resolution, and account credit until the problem is solved.

 

I am at my wits end expecting a different outcome for each time I report an issue.

 

[DE]

In den letzten 2 Jahren musste ich regelmäßig den Kundendienst wegen schwacher Internetleistung, kompletter Serviceunterbrechungen und anderer unerklärlicher Anomalien anrufen, während ich den vollen Preis für einen Service zahlte, der bis vor ein paar Monaten nie den Erwartungen entsprach.


Jetzt, einige Monate später, stehe ich vor einem neuen Problem, und wenn man sich den Störungs-Thread ansieht, bin ich offensichtlich nicht der Einzige. Aufgrund der extrem schlechten Upload-Performance ist meine Verbindung für nichts anderes als allgemeines Surfen geeignet, und niemand bei Vodafone scheint sich für dieses Problem zu interessieren. Es ist nicht in der Lage, eine stabile VPN-Verbindung aufrechtzuerhalten. Wenn man den technischen Support nach dem Grund fragt, wird man mit geskripteten Dialogen und einer "F*** dich"-Haltung empfangen. Ja, meine Bedenken wurden zur Kenntnis genommen: Nein, sie werden nicht untersucht oder weiterverfolgt, und daher geschlossen, wenn das Problem nicht erneut gemeldet wird.


Ich erwarte mindestens eines von 2 Dingen;

1. Eine Entschädigung im Verhältnis zu dem miserablen Service und der Zeit, die ich mit der Verfolgung dieses Problems verschwendet habe.

2. Eine Erklärung für das Problem, einen Zeitrahmen für die Lösung und eine Kontogutschrift, bis das Problem gelöst ist.

 

Ich bin mit meinem Latein am Ende weil ich jedes Mal, wenn ich ein Problem melde, ein anderes Ergebnis erwarte.

17 ANTWORTEN 17
Nachricht enthält einen Hyperlink
Jana478
Administrator:in
Administrator:in

Hallo nah,

 

willkommen in unserem Forum.

 

Es tut mir sehr leid, dass Dein Anschluss nicht richtig funktioniert.

 

Beantworte bitte noch die Fragen aus diesem Beitrag. Dann haben wir schon einen ersten Überblick.

 

Wegen einer Gutschrift schauen wir dann gerne im Anschluss.

 

Viele Grüße Jana

 

 

 

 

 

 

 

Bewertet hilfreiche Beiträge mit Likes!
Nachricht enthält ein Bild
nah
Netzwerkforscher
Netzwerkforscher

Hallo Jana,

 

 

  • In welchem Bundesland wohnst Du?
    • BW 79104
  • Welchen Vertrag hast Du? 
    • Play250/CableMax500
  • Welches Modem/ Router nutzt Du?
    • Vodafone Station
  • Nutzt Du ein Leih-Gerät von uns oder hast Du ein eigenes Gerät?
    • Leih-Gerät
  • Welcher Fehler tritt auf? Paket Loss, eingeschränkt Upload
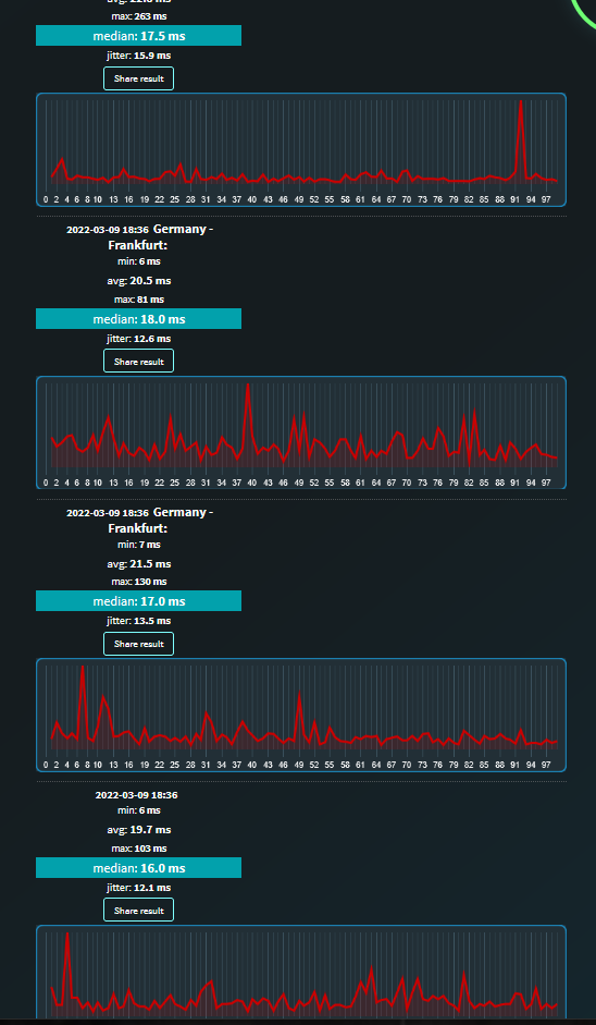
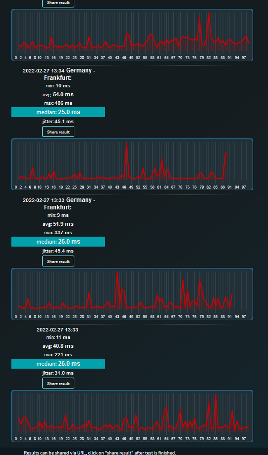
    • 022822_ping.PNG270222_ping.PNG07032022_ping.PNG09032022_ping.PNGIPv4IPv4IPv6IPv6
  • Wie ist Dein Endgerät mit dem Modem verbunden?
    • LAN
  • Welchen Browser verwendest Du normalerweise?
    • FireFox (ist irrelevant)
  • Welches Betriebssystem hast Du auf Deinem Rechner?
    • Win 10
  • Beginn und Zeitraum der Störung 
    • Aktuellesten seit Weihnachten
  • Lade dazu noch einen Screenshot von den Signalwerten hoch. Diese findest Du in der Benutzeroberfläche Deines Kabelrouters über 192.168.0.1 bzw. über 192.168.178.1 bei der Fritzbox.

Signal_1.PNGSignal_2.PNGSignal_3.PNGSignal_4.PNG

 

  • Welche Maßnahmen wurden durch die Störungshotline (erreichbar unter 0800-5266625 für Vodafone Kabel Deutschland bzw. 0221/46619100 für Vodafone West) durchgeführt?
    • Nichts. Der Techniker kam vorbei hat nichts gemacht nichts geklärt dann nach eine halbe Stunde in den Vodafone warteschleife, fährt los....

Vielen Dank im Voraus für Ihre Zeit

Nick H

Nachricht enthält einen Hyperlink
Tobias
Moderator:in
Moderator:in

Hi @nah,

ich kann mir gern mal den Anschluss anschauen 🙂 Schickst Du mir mal Deine Kundendaten (Kundennummer, Name, Adresse und Geburtsdatum vom Vertragsinhaber) via privater Nachricht

Sag mir dann bitte im Beitrag Bescheid, wenn Du mir die Daten geschickt hast. 

LG  

Tobias

Bewertet hilfreiche Beiträge mit Likes!
nah
Netzwerkforscher
Netzwerkforscher

Hi Tobias,

 

Ich habe es rausgeschickt

 

Regards,

Nick H

nah
Netzwerkforscher
Netzwerkforscher

Still waiting for a reply

Nachricht enthält ein Bild
nah
Netzwerkforscher
Netzwerkforscher

FYI The problem persits, in fact after last nights "maintenance" I would say it is worse today.

PingPlotter_16032022_IPv4.PNGPingPlotter_16032022_IPv6.PNG

nah
Netzwerkforscher
Netzwerkforscher

 @Jana478 @Tobias 

Still waiting for an answer

Highlighted
MariaK
Moderator:in
Moderator:in

Hello nah,

 

I looked into your customer account and saw that in the last ticket it says that the 2.4 GHz and 5 GHz WLAN should be separated. Have you already done this?

 

Many greetings,

Maria


Bewertet hilfreiche Beiträge mit Likes!
Nachricht enthält ein Bild
nah
Netzwerkforscher
Netzwerkforscher

Hello @MariaK 

Seperated how?

My understanding is that they are seperate as they work on seperate wavelengths.

The problem has nothing to do with WLAN. The problem, which is very much a common one, lies beyond my home Network. It is affecting my free time as well as my work as the network is unstable 24/7, with recorded Latency upto but not limited to 2000ms.28032022_ping.PNG

Today for example Maximums of 400 - 2000 ms.

 

 

The last Ticket I submitted the Person on the other end of the phone wasn't interested in listening to my explanations of how a previous Technician visit ended with the Technician telling me there was nothing he could do.

I am fully aware that either Vodafone is either not comitted to fixing this issue or is unable to do so, and I am tired of pursuing this matter.

Can you tell me wether I will recieve compensation for Vodafones failing to provide the service they are contracted to, and if this will apply going forward until the issue is fixed?

 

Best Regards

Nick