1

Frage

2

Antwort

3

Lösung

Einzelne Websites nicht erreichbar - vermutlich Routing via Link11
m4dm4xi
Netzwerkforscher
Netzwerkforscher

Hallo zusammen,

 

tl;dr: Ich habe einen gut funktionierenden Kabel-Vertrag. Allerdings sind seit Jahren einzelne Websites nicht erreichbar. Tracert zeigt, dass diese über link11 Knotenpunkte geroutet werden und dort nicht weiterverarbeitet werden.

 

Ich wohne seit Mitte 2022 in einer Wohnung, in der ich Vodafone Internet via Kabel-Vertrag beziehe. Das Internet funktioniert im Allgemeinen wie ich mir das vorstelle und wir können problemlos surfen, arbeiten, streamen und was man halt so macht in einem normalen Haushalt.

Einzig ein Problem wurmt mich seit Beginn: ich kann spiegel.de nicht erreichen :D. Ich behelfe mir, indem ich das WLAN (und zugegebenermaßen muss ich auch meinen Wireguard VPN ins Heimnetz ausschalten) und über Vodafone Mobilfunk mir die Spiegel Nachrichten lese. Über die Jahre 2,5 Jahre habe ich mehrmals Tickets bei der Hotline erstellt... Aber wie ihr euch sicher vorstellen könnt, ist es absolut unmöglich dem  L1 oder L2 Techniker mein Problem glaubhaft zu erklären. Jedes Mal bekomme ich einen Technikerauftrag angedeiht, den ich prompt abbestelle...

Über die Zeit habe ich also mehrere Websites identifiziert, die über meinen Anschluss nicht erreichbar sind. Darunter fallen:

  • spiegel.de
  • globetrotter.de
  • hagebau.de
  • link11.com
  • schufa.de

Was haben diese Seiten gemein? Sie werden alle über einen Knoten geroutet der link11 gehört, und der seinen Dienst quittiert.

Ein exemplarischer tracert sieht so aus: 

C:\Users\m4dm4x>tracert schufa.de

Routenverfolgung zu schufa.de [128.65.210.59]
über maximal 30 Hops:

  1    <1 ms     1 ms     1 ms  fritz.box [192.168.168.1]
  2     *        *        *     Zeitüberschreitung der Anforderung.
  3     9 ms     7 ms     8 ms  ip-081-210-144-038.um21.pools.vodafone-ip.de [81.210.144.38]
  4    13 ms    12 ms    13 ms  de-str01c-rc1-ae-42-0.aorta.net [84.116.191.249]
  5    13 ms    14 ms    14 ms  de-fra04d-rc1-ae-10-0.aorta.net [84.116.140.205]
  6    19 ms    12 ms    12 ms  84.116.190.94
  7    44 ms    12 ms    11 ms  ipv4.de-cix2.fra.de.as34309.link11.de [80.81.193.218]
  8     *        *        *     Zeitüberschreitung der Anforderung.
  9     *        *        *     Zeitüberschreitung der Anforderung.
 10     *        *        *     Zeitüberschreitung der Anforderung.
 11     *        *        *     Zeitüberschreitung der Anforderung.
 12     *        *        *     Zeitüberschreitung der Anforderung.
 13     *        *        *     Zeitüberschreitung der Anforderung.
 14     *        *        *     Zeitüberschreitung der Anforderung.
 15     *        *        *     Zeitüberschreitung der Anforderung.
 16     *        *        *     Zeitüberschreitung der Anforderung.
 17     *        *        *     Zeitüberschreitung der Anforderung.
 18     *        *        *     Zeitüberschreitung der Anforderung.
 19     *        *        *     Zeitüberschreitung der Anforderung.
 20     *        *        *     Zeitüberschreitung der Anforderung.
 21     *        *        *     Zeitüberschreitung der Anforderung.
 22     *        *        *     Zeitüberschreitung der Anforderung.
 23     *        *        *     Zeitüberschreitung der Anforderung.
 24     *        *        *     Zeitüberschreitung der Anforderung.
 25     *        *        *     Zeitüberschreitung der Anforderung.
 26     *        *        *     Zeitüberschreitung der Anforderung.
 27     *        *        *     Zeitüberschreitung der Anforderung.
 28     *        *        *     Zeitüberschreitung der Anforderung.
 29     *        *        *     Zeitüberschreitung der Anforderung.
 30     *        *        *     Zeitüberschreitung der Anforderung.

Ablaufverfolgung beendet.

Es handelt sich nicht um ein intermittierendes Problem. Der tracert zu diesen ausgewählten Seiten ist nie erfolgreich.
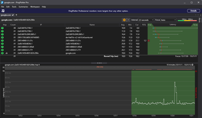
Ich werde euch Screenshots von pingplotter für die ausgewählten nicht funktionierenden Seiten und zu ein paar normalen Seiten anhängen:

m4dm4xi_6-1735301647621.pngm4dm4xi_7-1735301680269.pngm4dm4xi_8-1735301699634.pngm4dm4xi_9-1735301716069.png

Funktionierend:

m4dm4xi_10-1735301762146.pngm4dm4xi_11-1735301774224.pngm4dm4xi_12-1735301798256.png

m4dm4xi_13-1735302094649.png

 

Die Beantwortung der obligatorischen Fragen:

  • In welchem Bundesland wohnst Du? Sende bitte auch die Postleitzahl71636, Baden-Württemberg
  • Welchen Vertrag hast Du? (z.B. Internet + Telefon 100)
    Red Internet & Phone 250 Cable
  • Welches Modem/ Router nutzt Du? (z.B. Hitron)
    FRITZ!Box 6660 Cable
  • Nutzt Du ein Leih-Gerät von uns oder hast Du ein eigenes Gerät?
    eigen
  • Welcher Fehler tritt auf? (Geschwindigkeit zu gering; Packetloss) Schicke dazu auch Screenshots von Speedtests (mit Datum und Uhrzeit) und Tracerts/ Pingplotter-Messungen bei Packetloss oder Ping-Problemen. Stelle beim Pingplotter 2,5 Sekunden beim Intervall ein und nutze betroffene Dienste als Ziel.
    Im Grunde ist es ein konitnuierliches "Packetloss 100% nach einem bestimmten Knoten"-Problem
  • Wie ist Dein Endgerät mit dem Modem verbunden? (LAN; WLAN; zusätzlicher Router; PowerLAN)Ich habe WLAN und LAN an verschiedenen Endgeräten (PC, Handy, Tablet, RasPi, Windows, Android, iOS, Linux) versucht
  • Beginn und Zeitraum der Störung (z.B: seit Anfang April; nur am Abend)
    Sommer 2022 bis jetzt und zwar jederzeit
  • Lade dazu noch einen Screenshot von den Signalwerten hoch. Diese findest Du in der Benutzeroberfläche Deines Kabelrouters über 192.168.0.1 bzw. über 192.168.178.1 bei der Fritzbox
    m4dm4xi_14-1735302209973.png

     

    m4dm4xi_0-1735301174147.pngm4dm4xi_1-1735301221537.pngm4dm4xi_2-1735301238805.pngm4dm4xi_3-1735301257862.pngm4dm4xi_4-1735301280018.pngm4dm4xi_5-1735301300644.png

     

  • Was hat die Prüfung mit dem Netzassistenten und dem Chat-Bot TOBi ergeben?Es gibt in meinem Gebiet keine vorliegende Störung
  • Welche Maßnahmen wurden durch die Störungshotline (erreichbar unter 0800-5266625 für Vodafone Kabel Deutschland bzw. 0221/46619100 für Vodafone West) durchgeführt?Ich wurde in mehreren Tickets von Support Mitarbeiter zu Support Mitarbeiter über verschiedene Levels geschoben und keiner, mit dem ich sprechen konnte, hat das Problem auch nur ansatzweise verstanden. Ob im Hintergrund das Ticket mal bei jemandem gelandet ist, der Ahnung hatte und sich irgendwie eingehender damit beschäftigt hat, weiß ich schlicht und einfach nicht, da sich niemand bei mir gemeldet hat sondern die Tickets kommentarlos geschlossen wurden. Techniker Termine habe ich abgelehnt.

Vielleicht noch ein wenig Bauchgefühl von mir:

Ich habe noch eine echt IPv4 Adresse und keinen DualStack light. Grund: Brauche ich für verschiedene Server. Könnte es irgendwie damit zusammenhängen? 

Habe allerdings auch ne IPv6 Adresse (siehe den pingplotter zu google).

 

Forum Post zu diesem Thema, de rkeine zufriedenstellende Antwort liefert sondern lediglich zeigt wie lange das Problem ungelöst existiert:
https://forum.vodafone.de/t5/St%C3%B6rungen-im-Kabel-Netz/Probleme-mit-DS-Lite-und-Link11/m-p/286742...

Problem unbekannter Ursache aber mit Lösung, die ich mir auch hier wünschen würde:
https://forum.vodafone.de/t5/St%C3%B6rungen-im-Kabel-Netz/IPv6-Routing-fehlerhaft/m-p/3173841


Wer bis hier her gekommen ist: Danke fürs Lesen!

Habt ihr irgendeine Idee was ich tun könnte, was es noch braucht um den genauen Fehler zu identifizieren?

Ist es tatsächlich ein Routing Problem bei Link11?

Wie kann ich bei der Hotline ein sinnvolles Ticket erstellen, das bei einer sinnvollen Stelle landet?

 

Vielen Dank 🙂

m4dm4x

1 Akzeptierte Lösung

Akzeptierte Lösungen
m4dm4xi
Netzwerkforscher
Netzwerkforscher

Hi zusammen,

die erwähnte Vodafone Station habe ich angeschlossen und wurde auch prompt aktiviert.

Man möge es kaum glauben...... Aber besagte Websites haben auf einmal funktioniert.

Da war ich erstmal baff, weil ich mir partout nicht vorstellen konnte, dass es tatsächlich an der Fritz liegt.

Aber so war es. Hier der Beweis:

Mehr anzeigen
Da die IP inzwischen nicht mehr meine ist, schwärze ich sie an dieser Stelle nicht 🙂
Firmware der VF Station und eine neue IP! Diese unterscheidet sich von derjenigen, mit der ich davor gearbeitet habe.
Station_1.PNG

Der auf einmal funktionierende tracert: 

Station_2.PNG

Die WAN Config:

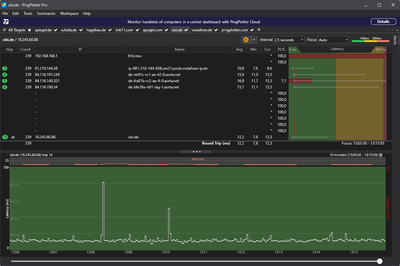
m4dm4xi_0-1735936202515.png

Und auf einmal funktionieren alle tracert im pingplotter ohne packet-loss:

station_17.PNG

 tl;dr: Mit der Vodafone Station habe ich eine neue IP zugewiesen bekommen und plötzlich funktionierten besagte webpages.

Nun kommen wir zum spannenden Teil: Da ich mit der VF Station auf Kriegsfuß stehe und unbedingt meine eigene Fritzbox weiternutzen möchte, habe ich dann prompt wieder die Fritz angeschlossen. Leider war der Aktivierungsprozess mal wieder sehr umständlich aber nachdem ich einmal 67min und einmal 3min in der Support Hotline hing, ist es gelungen die Fritzbox wieder zu aktivieren.

Und tada: Nun hat auch sie eine gänzlich andere IP und plötzlich funktionieren die Seiten 🤑

 

Genau kann ich das Problem am Ende also nicht pin-pointen. Ich bin mir aber zu 92% sicher, dass es tatsächlich in Richtung blacklisting ging und die neue IP jetzt geholfen hat. 

Damit sind meine Symptome zwar behoben. Die Ursache des Problems aber nicht und ich fürchte, dass auch andere VF Kunden in besagtem IP Bereich bereits gelandet sind oder landen werden.

Sollte jemand mit diesem Problem also irgendwann hier vorbeikommen.... Besorgt euch durch den Support eine neue IP!

  • Meine alte IP, die vermutlich/womöglich auf der blacklist steht:  85.216.7.217
  • Die IP, die ich kurze Zeit mit der der VF Station hatte und die nicht auf der blacklist steht: 85.216.6.233
  • Und mein neuer IP-Kreis, der auch funktioniert:  46.5.12x.xyz

 

Lösung in ursprünglichem Beitrag anzeigen

17 Antworten 17
RED_DUSTin
Moderator:in
Moderator:in

Moin @m4dm4xi :).

Nun, das ist ein wirklich komplexes Anliegen. Was ich nicht nachvollziehen kann ist, dass Dir Kollegen aus diversen Abteilungen/First und vermutlich Second Level nicht weiterhelfen konnten. Melde Dich bitte per Whatsapp -> https://wa.me/message/HYJ57LKJJLLBL1 bei uns und verlange nach einem Mitarbeiter, damit dieses Problem gelöst werden kann.

Liebe Grüße

RED_DUSTin

Bewertet hilfreiche Beiträge mit Likes!

Hi Dustin,

danke für deine Antwort.

Mit Tobi hab ich bislang keine so tollen Erfahrungen gemacht... Siehe diesen Screenshot vom letzten Mal als mein Ticket zu diesem Problem kommentarlos geschlossen wurde:

Screenshot_2024-12-28-10-56-16-96.jpg

Vielleicht war es aber auch etwas zu viel verlangt für den Guten.
Ich habe Tobi jetzt wieder geschrieben und um einen Mitarbeiter gebeten. Bisher hat sich niemand gemeldet aber ich warte auch erst eine Stunde 😉

 

An die anderen Forumsmitglieder hier:

  • Gibt es welche unter euch, bei denen das routing im tracert zu oben genannten websites auch über den Frankfurter link11 Knoten läuft und da nicht hängen bleibt?
  • Oder läuft das bei euch nie über link11?

Schöne Grüße

m4dm4xi

Hi,

 

bei mir läuft das Routing auch über link11 aber erreicht sein Ziel:

tracert www.schufa.de

Mehr anzeigen

Routenverfolgung zu www.schufa.de [128.65.210.59]
über maximal 30 Hops:

1 1 ms 1 ms <1 ms fritz.box [192.168.178.1]
2 13 ms 9 ms 9 ms ipb21ba5fe.dynamic.kabel-deutschland.de [178.27.165.254]
3 13 ms 11 ms 10 ms ip53a98986.static.kabel-deutschland.de [83.169.137.134]
4 13 ms 26 ms 10 ms 83-169-135-162.static.superkabel.de [83.169.135.162]
5 17 ms 18 ms 24 ms 145.254.3.102
6 19 ms 17 ms 18 ms 145.254.2.195
7 21 ms 23 ms 18 ms ipv4.de-cix2.fra.de.as34309.link11.de [80.81.193.218]
8 * * * Zeitüberschreitung der Anforderung.
9 20 ms 24 ms 17 ms 80.95.144.129
10 19 ms 17 ms 16 ms 128.65.210.59

tracert www.spiegel.de

Mehr anzeigen

Routenverfolgung zu aacfb9d106f4.link11.de [128.65.210.183]
über maximal 30 Hops:

1 <1 ms <1 ms <1 ms fritz.box [192.168.178.1]
2 13 ms 16 ms 11 ms ipb21ba5fe.dynamic.kabel-deutschland.de [178.27.165.254]
3 10 ms 8 ms 10 ms ip53a98986.static.kabel-deutschland.de [83.169.137.134]
4 13 ms 11 ms 17 ms 83-169-135-162.static.superkabel.de [83.169.135.162]
5 17 ms 14 ms 12 ms 145.254.3.102
6 * 19 ms 18 ms 145.254.2.195
7 20 ms 50 ms 43 ms ipv4.de-cix2.fra.de.as34309.link11.de [80.81.193.218]
8 * * * Zeitüberschreitung der Anforderung.
9 19 ms 19 ms 17 ms 80.95.144.129
10 19 ms 18 ms 16 ms 128.65.210.183

Das Problem wird nun sein, zu link11 durchzudringen, damit sich dort dies mal jemand ansieht. Ich vermute, dass deine IP bzw. der IP Block auf einer Blacklist von link11 gelandet ist und damit dort geblockt wird.

 

Grüße

GigaZuhause 250 Kabel mit Technicolor TC4400-EU/Arris TM3402B
Max-Tester
Datenguru
Datenguru

Ich hatte das mal mit Lidl.de, habe lange gesucht.

 

Dan hatte ich alles auf Werksrest gemacht dann ging es.

 

aber kein Backup einspielen.

Gelöschter User
Nicht anwendbar

Hallo @m4dm4xi ,

Du hast ja schon einige Antworten erhalten. Um zu überprüfen, ob @peter12_ mit der Vermutung der BlackList richtig liegt, kannst Du ja mal eine Verbindung via VPN aufbauen, falls Du die Möglichkeit hast. Es gibt ein kostenloses VPN von Proton, einfach mal danach suchen und installieren und testen.

Ferner hat Dir @Max-Tester ja auch einen guten Hinweis mit dem Werksreset gegeben. Das hat zwei Nachteile:

Erstens:

Du musst anschließend wiede rmühsam alles einpflegen (SIP-Daten z. B. etc.).

Zweitens:

Du weißt nicht, was die Fehlerursache war und bei einem neuen, ähnlich gelagertem Problem bleibt Dir wieder nur der Werksreset.

Dennoch kannst Du einen Werksreset durchführen! Vorher aber bitte ein Backup der Fritte erstellen. Sollte jetzt die nackte Fritte eine Verbindung zu spiegel.de aufbauen, bist Du auf dem richtigen Weg. Danach das Backup wieder einspielen und von Anfang an.

 

Meine Vermutung ist, dass im DNS-Cahe irgendwas falsch gespeichert ist. Du hast seit Mitte 2022 die Probleme, hast auch alles Mögliche VORBILDHAFT getan, um die Fehlersuche einzugrenzen. Aber wenn die Spektren usw. unauffällig aussehen...

Bist Du nun also um Mitte 2022 umgezogen, hattest vorher auch eine Kabelverbindung und lebtest vorher in einem anderen Bundesland? (Reine Vermutung!)

 

Option 1:

Diese ist die einfachste und frisst kein Brot! Öffne ein DOS/Terminal-Fenster und gib folgendes ein:

ipconfig /flushdns

Versuche anschließend spiegel.de aufzurufen, was vermutlich nicht funktionieren wird. Aber ich bleibe beim DNS-Cache-Fehler.

Option 2:

Melde Dich im Routermenü an und deaktiviere die DHCP-Funktion, speichern und den Router neu starten. Danach wieder ins Routermenü einwählen und DHCP wieder aktivieren. Das sollte mMn den DNS-Cache des Routers gelöscht haben. Öffne zur Sicherheit noch einmal ein DOS/Terminal-Fenster und gib wieder:

ipconfig /flushdns

ein, nur um sicherzugehen.

Rufe jetzt Deinen Browser auf und wähle als erstes spiegel.de. Klappt das?

Option 3:

Falls nicht, wähle Dich ins Routermenü ein und wähle einen anderen DNS-Server. 1.1.1.1 sollte Deine erste Wahl sein, gerade als Gamer.Das sollte den DNS-Cache des Routers überschreiben und spiegel.de sollte aufrufbar sein.

Wenn ja, freut es mich. Wenn nicht, tut es mir leid. Ich habe versucht zu helfen. Nicht mehr und nicht weniger.

Gruß

Joachim

Hi Peter,

danke für deine Antwort und danke für dein Ausprobieren.

Spannend, dass es bei dir auch über den link11 Knoten geroutet wird und tatsächlich über die gleiche IP wie bei mir. Bei dir allerdings ohne anschließenden 100% packet-loss. 😍

Ja, das fürchte ich auch, dass es schwierig wird link11 davon zu überzeugen. Ich weiß gleichzeitig aber auch nicht, wem das leichter fallen wird... mir oder dem VF-Support. Ich denke ich werde daraufhin arbeiten müssen, dass auf beiden Fronten gekämpft wird.

 

Schöne Grüße

Hi Max,

den Werkreset habe ich probiert. Leider hat es nicht geholfen.

Trotzdem - danke für den Input.

Schöne Grüße

Dein Namensvetter

 

Hi Grauzone,

danke für deinen ausführlichen Post.


@Gelöschter User  schrieb:
Um zu überprüfen, ob @peter12_ mit der Vermutung der BlackList richtig liegt, kannst Du ja mal eine Verbindung via VPN aufbauen, falls Du die Möglichkeit hast. Es gibt ein kostenloses VPN von Proton, einfach mal danach suchen und installieren und testen.

Unter Verwendung eines VPN Servers in ein komplett anderes Netz mit anderem ISP funktioniert alles. Habe Zugriff auf mehrere verschiedene... Dort immer kein Problem.

 


@Gelöschter User  schrieb:

Ferner hat Dir @Max-Tester ja auch einen guten Hinweis mit dem Werksreset gegeben. Das hat zwei Nachteile:

Erstens:

Du musst anschließend wieder mühsam alles einpflegen (SIP-Daten z. B. etc.).

Zweitens:

Du weißt nicht, was die Fehlerursache war und bei einem neuen, ähnlich gelagertem Problem bleibt Dir wieder nur der Werksreset.

Dennoch kannst Du einen Werksreset durchführen! Vorher aber bitte ein Backup der Fritte erstellen. Sollte jetzt die nackte Fritte eine Verbindung zu spiegel.de aufbauen, bist Du auf dem richtigen Weg. Danach das Backup wieder einspielen und von Anfang an.



Ich habe schon damit gerechnet, dass ich früher oder später nicht umhin komme, den Werksreset tatsächlich durchzuführen, um zu demonstrieren, dass auch das nichts bringt. Daher habe ich deinen Post nun zum Anlass genommen, und die Stunde Arbeit investiert 😉
Tada:

m4dm4xi_0-1735499556270.png

Bei Verwendung einer "jungfräulichen" FritzBox und mit DNS Server von Vodafone festgelegt ergibt sich keine Veränderung am Fehlerbild:

m4dm4xi_1-1735499886529.pngm4dm4xi_2-1735499917991.png

Note: Der Befehl "ping spiegel.de" löst die Domain bereits auf die entsprechende IP Adresse auf - daher würde ich eigentlich ein DNS Problem ausschließen. Auch der trace läuft ja erstmal in die richtige Richtung los... Auch das deutet auf einen funktionierenden DNS hin.

 


@Gelöschter User  schrieb:

 

Bist Du nun also um Mitte 2022 umgezogen, hattest vorher auch eine Kabelverbindung und lebtest vorher in einem anderen Bundesland? (Reine Vermutung!)

 


Ja, davor umgezogen. Nein, bin im selben Bundesland geblieben - in der Tat sogar im selben Landkreis. Nur die Stadt wurde verändert und ich bin von DSL auf Kabel umgestiegen 😉

 


@Gelöschter User  schrieb:

 

Option 1:

Diese ist die einfachste und frisst kein Brot! Öffne ein DOS/Terminal-Fenster und gib folgendes ein:

ipconfig /flushdns

Versuche anschließend spiegel.de aufzurufen, was vermutlich nicht funktionieren wird. Aber ich bleibe beim DNS-Cache-Fehler.

Option 2:

Melde Dich im Routermenü an und deaktiviere die DHCP-Funktion, speichern und den Router neu starten. Danach wieder ins Routermenü einwählen und DHCP wieder aktivieren. Das sollte mMn den DNS-Cache des Routers gelöscht haben. Öffne zur Sicherheit noch einmal ein DOS/Terminal-Fenster und gib wieder:

ipconfig /flushdns

ein, nur um sicherzugehen.

Rufe jetzt Deinen Browser auf und wähle als erstes spiegel.de. Klappt das?

Option 3:

Falls nicht, wähle Dich ins Routermenü ein und wähle einen anderen DNS-Server. 1.1.1.1 sollte Deine erste Wahl sein, gerade als Gamer.Das sollte den DNS-Cache des Routers überschreiben und spiegel.de sollte aufrufbar sein.

 


Alle genannten Optionen habe ich probiert und durchgeführt:

 

Mehr anzeigen
4.PNG
5.PNG
6.PNG

Leider bleibt es erfolglos - auch bei Fritzbox Werkseinstellungen, PC verwendet als DNS Server die Fritzbox, Fritzbox verwendet VF DNS oder google DNS oder Cloudflare.... Immer gleiches Ergebnis.
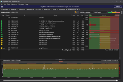
Hier abschließend nochmal ein zusammenfassender Screenshot:

7.png

  • links oben die Summary von Pingplotter, die gleichzeitig funktionierende Domains sowie die genannten nicht funktionierenden zeigt
  • links unten der fehllaufende tracert
  • rechts oben die aktuell verwendete ipconfig /all
  • rechts unten die auf Werkseinstellungen zurückgesetzte Fritz - in diesem Fall mit google DNS als primary.

 


@Gelöschter User  schrieb:

Wenn ja, freut es mich. Wenn nicht, tut es mir leid. Ich habe versucht zu helfen. Nicht mehr und nicht weniger.

Gruß

Joachim


In keinster Weise musst du dich entschuldigen Joachim! Ich bin dankbar über jeden Ansatz. 😊

Schöne Grüße

m4dm4xi

 

 

 

 

 

Gelöschter User
Nicht anwendbar

Hallo @m4dm4xi ,

vielen lieben Dank, für Deine sehr ausführlichen Antworten! Du bist ein Musterbeispiel, wie man Fehlermeldungen beschreibt, so viel ist man sicher!

Ich bin nichts desto trotz raus aus diesem Thema hier, möchte aber auf einen anderen, ähnlichen Thread verweisen:

https://forum.vodafone.de/t5/St%C3%B6rungen-im-Kabel-Netz/Diverese-Webseiten-nicht-mehr-erreichbar/t...

Es scheint also schon ein lokales Vodafone-Problem zu sein.

Gruß

Joachim