1

Frage

2

Antwort

3

Lösung

Betreff: Ganz klarer Fall von Vodafone-Kael ist überlastet
jonnywasd
Netz-Profi
Netz-Profi

Hallo, ich habe die gleichen Probleme seit September 2024, auch ich hänge am Aorta. Bei mir steigt der Ping ( Jitter - jeden Abend ab 18 bis 0 Uhr ) am 2. und 3. Hop, also am Vodafone.Pools Router noch im Segment. Unglaublich schlechtes Netz. Meetings oder Gaming / Live Tv sind zu dieser Zeit nicht möglich. Fühlt sich auch niemand dafür Zuständig.15.03.2025_1.jpg15.03.2025_2.jpg

18 Antworten 18
luv0
Moderator:in
Moderator:in

Hi Jonnywasd!

 

Da kann nur unser technischer Service nachhaltig helfen. Daher wende Dich bitte an unser Service-Team auf WhatsApp. Sie kümmern sich darum! 

Bewertet hilfreiche Beiträge mit Likes!

kein Support bei Whatsapp für Business Kunden. Und über die Business Hotline hatte ich schon 8 Techniker besuche und 30+ Störungstickets. Das Problem wird gekonnt ignoriert.

Menne99
Giga-Genie
Giga-Genie

ja was sollen wir dann machen....

Der glubb is a Depp
Menne99
Giga-Genie
Giga-Genie

und ich seh da immer noch nix , was da nich normal ist...

Der glubb is a Depp

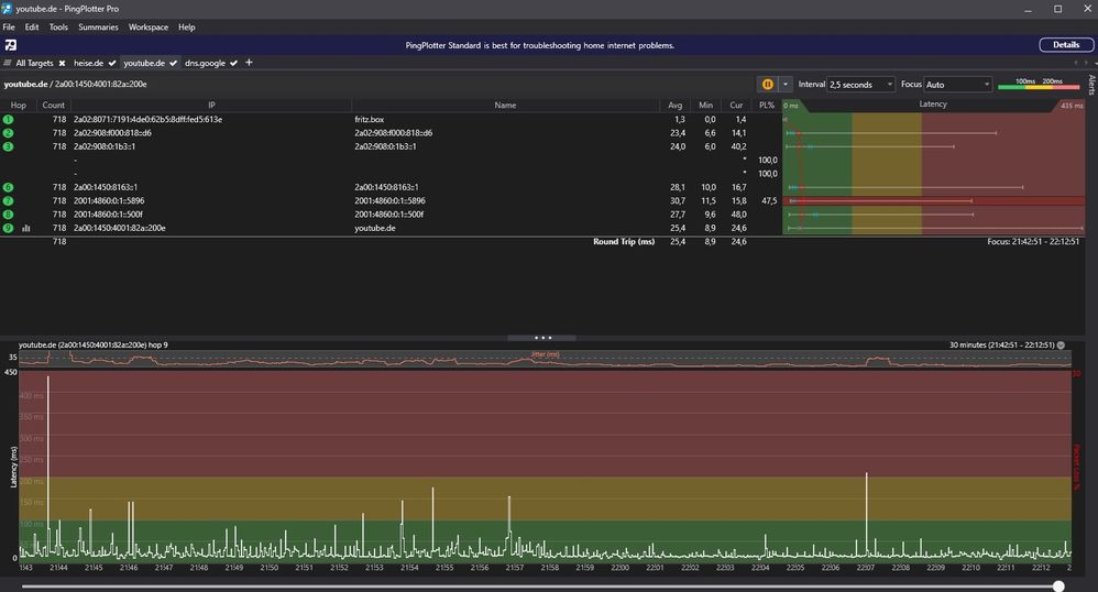
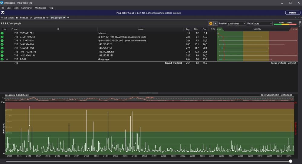
Nicht normal ist der Paketverlust von 1-3% egal zu welchem Ziel, der Jitter in jedem 5-6 Ping auf 200-700 Ms und der mittlerweile an jedem Abend einbrechende Upload auf 10-15 Mbit von eigentlich 50. 

Menne99
Giga-Genie
Giga-Genie

wie sind denn die Docsis Pegel!

 

Der glubb is a Depp
jonnywasd
Netz-Profi
Netz-Profi

die waren nie aus der range. Die 8 Techniker ( Montag kommt der 9 ) mussten nie neu einpegeln. 

Menne99
Giga-Genie
Giga-Genie

was ist dabei mal nen davon Screen zu posten

Der glubb is a Depp
jonnywasd
Netz-Profi
Netz-Profi

Hier noch mal ein neuer Thread. @R4mona 

 

Laut Vodafone, und auch nach 40 Störungsticket, 10 Technikerbesuchen, 3 Fritzboxen, 2 Eskalationsstufen angeblich KEINE Auslastung an meinem Anschluss zu erkennen. Dank des neuen FritzOS 8.03, dass nun endlich für meinen Anschluss freigegeben wurde, sieht man deutlich wieso der Ping im Upstream immer so gigantisch Hoch ist. Warum, wird mir dann seit über einem Jahr keine Auslastung bestätigt? Fühle mich echt *schlecht beraten* ‌‌. Der Ping ist so schlecht und am Jittern, dass Videotelefonie, Meetings, und auch Gaming nicht Nutzbar sind in Form von Abbrüchen, durchgängigen Rucklern und Verzögerung. Der Upstream ist bis in die Späte Nacht ausgelastet. Das deckt sich genau mit den Pingplottern und thinkbroadband Messungen. Vom CMTS Team kam sogar die Aussage, es wäre normal, einen so hohen Ping mit Jitter zu haben. Zu Unitymedia Zeiten lief es deutlich besser hier, vielleicht sollte man sich in manchen Segmenten überlegen, einen 50er-Upload anzubieten, und das ganze dann noch über eine Harmonics CMTS laufen zu lassen, bei der sogar Vodafone Mitarbeiter die Augen verdrehen. Richtig schlechtes Netz, dass mit einem Achselzucken so hingenommen wird.

30.06.jpg

 

01.07.jpg02.07.jpg01.07_2.jpgdns.google.jpgheise.de.jpgyoutube.de.jpg