10437 High ping
JanC
Netz-Profi
Netz-Profi

Hi,

ich habe seit 3-4 tage ein sehr hohes Ping, Durchschnitt is gegen 150ms. Normalrweise habe ich gegen 15-20ms

 

 

 

 

  • In welchem Bundesland wohnst Du? Sende bitte auch die Postleitzahl10437
  • Welchen Vertrag hast Du? (z.B. Internet + Telefon 100)
    Internet 1000 Mbps
  • Welches Modem/ Router nutzt Du? (z.B. Hitron)
    Hitron
  • Nutzt Du ein Leih-Gerät von uns oder hast Du ein eigenes Gerät? Leih-Gerät
  •  
  • Welcher Fehler tritt auf? (Geschwindigkeit zu gering; Packetloss) Schick dazu auch Screenshots von Speedtests (mit Datum und Uhrzeit) und Tracerts/ Pingplotter-Messungen bei Packetloss oder Ping-Problemen
    Siehe unten

 

  • Wie ist Dein Endgerät mit dem Modem verbunden? (LAN; WLAN; zusätzlicher Router; PowerLAN)

Router - Kabel - PC

 

  • Welchen Browser verwendest Du normalerweise? (z.B. Firefox)
    Chrome
  • Welches Betriebssystem hast Du auf Deinem Rechner? (z.B. Windows)
    macOS un Windows 10
  • Beginn und Zeitraum der Störung (z.B: seit Anfang April; nur am Abend)18 Juni
  • Lade dazu noch einen Screenshot von den Signalwerten hoch. Diese findest Du in der Benutzeroberfläche Deines Kabelrouters über 192.168.0.1 bzw. über 192.168.178.1 bei der Fritzbox.Siehe unten
  • Welche Maßnahmen wurden durch die Störungshotline (erreichbar unter 0800-5266625) durchgeführt?

 

 

 

Kanal ID	Kanaltyp	Frequenz (MHz)	Modulation	Empf. Signalstärke (dBmV/dBµV)	SNR/MER (dB)	Lock Status
33	OFDM	167~324	1024QAM	4.8/64.8	41	JA
9	SC-QAM	650	256QAM	7.8/67.8	39	JA
2	SC-QAM	146	256QAM	-1.9/58.1	36.6	JA
3	SC-QAM	154	256QAM	-0.3/59.7	37.4	JA
4	SC-QAM	162	256QAM	0.9/60.9	37.6	JA
5	SC-QAM	602	256QAM	5.7/65.7	38.6	JA
6	SC-QAM	618	256QAM	6.4/66.4	38.6	JA
7	SC-QAM	626	256QAM	6.5/66.5	39	JA
8	SC-QAM	642	256QAM	7/67	38.6	JA
1	SC-QAM	138	256QAM	-6.1/53.9	34.5	JA
10	SC-QAM	658	256QAM	7.7/67.7	39	JA
11	SC-QAM	666	256QAM	7.6/67.6	38.6	JA
12	SC-QAM	674	256QAM	8.3/68.3	39	JA
13	SC-QAM	682	256QAM	8.3/68.3	38.6	JA
14	SC-QAM	690	256QAM	8.5/68.5	39	JA
15	SC-QAM	698	64QAM	2.5/62.5	34.4	JA
16	SC-QAM	706	64QAM	2.5/62.5	34.3	JA
17	SC-QAM	714	64QAM	3.2/63.2	34.4	JA
18	SC-QAM	722	64QAM	2.3/62.3	33.9	JA
19	SC-QAM	730	64QAM	3.5/63.5	34.9	JA
20	SC-QAM	738	64QAM	3.7/63.7	35	JA
21	SC-QAM	746	64QAM	4.2/64.2	35	JA
22	SC-QAM	754	64QAM	3.6/63.6	34.3	JA
23	SC-QAM	762	64QAM	3.5/63.5	34.3	JA
24	SC-QAM	770	64QAM	4.4/64.4	34.3	JA
25	SC-QAM	778	64QAM	4.4/64.4	34.3	JA
26	SC-QAM	786	64QAM	5/65	34.3	JA
27	SC-QAM	794	64QAM	5.1/65.1	34.3	JA
28	SC-QAM	802	64QAM	5/65	34.4	JA
29	SC-QAM	810	64QAM	5.5/65.5	34.4	JA
30	SC-QAM	818	64QAM	4.9/64.9	34.3	JA
31	SC-QAM	826	64QAM	4.9/64.9	33.9	JA
32	SC-QAM	834	64QAM	4.6/64.6	33.9	JA
Upstream-Kanäle
Kanal ID	Kanaltyp	Frequenz (MHz)	Modulation	Send. Signalstärke (dBmV/dBµV)	Ranging Status
9	OFDMA	29.8~64.8	16_QAM	40.5/100.5	Erfolgreich
3	SC-QAM	37	64QAM	43/103	Erfolgreich
4	SC-QAM	31	64QAM	43/103	Erfolgreich
1	SC-QAM	51	64QAM	43/103	Erfolgreich
2	SC-QAM	45	64QAM	43/103	Erfolgreich

Screenshot 2021-06-22 211005.jpg

134 Antworten 134

@Tobias  schrieb:

 

laut Auftrag lag es hier an einem Kabel, welches Du benutzt hast. Darauf basiert auch die Servicepauschale.

 

Die Gutschriften wurden Dir erteilt.

 


 

Hi @Tobias 
sprechen Sie jetzt Über ein Gutschrift für die 99,5€?  

Der Techniker hat das Modem kabel getauscht aber er hat nicht gesagt das es 100€ kosten wird. Er meinte sogar das es sicher die Felher nicht behoben wird. Und tatsächlich trifft die Fehler weiter.

 

Ich habe früher selbst ein neues Kabel gekauft und hoffte das es vielleicht helfen wird. Hat es aber nicht. Das original Vodafone Station Kabel hatte ich immer noch dabei. Dann kam die 4x mal der Techniker und hat ein neues  Kabel wieder umgetaucht. Ich habe ihm gesagt das wir können einfach mein Original Kabel bentutzen. Er meinte das es sicherer ist wenn er das Kabel umtascht. Natürlich hat er nicht gesagt das es 100€ kostet.

 

Die Fehler wurde aber immer noch nicht behoben. Finden Sie es in Ordnung das ich 100€ dafür zahlen muss? Wenn ein Kabel kostet 100€, kann er Techniker ruhig wieder kommen un sein Kabel zurruck nehmen.

 

Die 99.50€ wurden heute aus mein Konto abgebucht. Ich bitte Sie um eine schnelle Bearbeitung sodass ich das Geld wieder auf mein Konto kriege. Das kann doch nicht erst sein

 

 

 

Tobias
Moderator:in
Moderator:in

Hi @JanC,

 

das Problem ist, wenn ggf. das Problem vom Kunden verursacht wird (vermutlich durch Dein Kabel), ist es ein Kundenverschulden, was ggf. hätte vermieden werden können mit unserem originalen Kabel. In dem Fall wurde Dir die Pauschale deshalb berechnet.

 

Stand jetzt wäre das gerechtfertigt, ich hab mich dennoch darum gekümmert und die Summe gutgeschrieben.

 

LG

 

Tobias

Bewertet hilfreiche Beiträge mit Likes!

@Tobias  schrieb:

 

Stand jetzt wäre das gerechtfertigt, ich hab mich dennoch darum gekümmert und die Summe gutgeschrieben.

 


@Tobias 

danke, wann wird das Geld auf mein Konto zurück überwiesen?

 

Am 03 Dezember wurde mein Support Ticket wieder geschlossen. Die Fehler ist aber immer da

 

Ihr Auftrag *** ist erledigt. Vielen Dank für Ihre Geduld.

 

 

Screenshot 2021-12-05 155443.jpg

 

Edit @JanC: Auftragsnmmer entfernt. Personenbezogene Daten nicht veröffentlichen. Grüße Jens

Jens
Moderator:in
Moderator:in

Hallo JanC,

 

die Korrektur erfolgt zur nächsten Rechnung. Diese wird für diesen Monat erst noch erstellt.

Zu Deiner Messung: Also bekommst Du am Abend nicht die Leistung aber dann in der Nacht. Am Tag sieht es dann aber auch so aus?

 

Grüße

Jens

Bewertet hilfreiche Beiträge mit Likes!

@Jens haben Sie nur ein wenig diesen Thread gelesen? Der Problem is immer der gleiche und ich habe schon viele Screenshots + Messungen gepostet un viele Erklärungen geschrieben. Soll ich es nocmal machen?

 

Also die X-er mal:

 

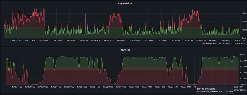
- Am abends ist der Ping sehr hoch, Download sehr wenig. zB Gestern 2,77 Mbps.

- Viele techniker sind gekommen und alle habe gesagt das das Problem nicht im Haus / Wohung liegt.

- Die Techniker sagen immer das der CMTS ausgelastet ist

- Ich habe die VF technik vielleicht 20-30 mal angerufen. Sie machen immer ein Ticket auf und dan wieder zu ohne Lösung
- VF support sagt das sie können nichts machen auser ein Techniker schicken

- VF support hat mich an VF Bauherren Service gsechickt. Da habe ich angerufen aber mir wurde gesagt das ich VF support anrufen soll.

 

Ja es klingt wie ein Witz aber es is so .. Genau das Gleiche passiert bei andere Kunde auch (zb Hier

 

@Jens  ich bitte Sie mir dazu noch für Dezember ein Gutschrift zu schreiben. So eine Internetverbindung ist inakzeptabel

 

Letzte 3 Tage
recording_2021-12-08 at 12.04.14.jpg

 

 

Letzte 7 Tage

 

recording_2021-12-08 at 12.17.46.jpg

 

 

Letzte 70 Tage

 

recording_2021-12-08 at 12.21.27.jpg

j1nbo
Digitalisierer
Digitalisierer

Hallo Nachbar, das ist ja wirklich der Horror! Ich bin innerhalb von 10437 umgezogen und habe nun auch mehr Probleme als vorher (beides mal Vodafone). Nahe der Schönhauser Ecke Eberswalder war es OK. Nun mehr in Richtung Prenzlauer Allee ist es wie bei dir, glücklicherweise aber aktuell nur 1 mal die Woche und nicht jeden Abend.

Jens
Moderator:in
Moderator:in

Hallo Jan,

 

heißt also, dass Du jeden Abend einen hohen Ping und gleichzeitig geringen Download hast.

Diese durchgehend, abendliche Abweichung sehe ich jedoch bei uns nicht. Es gibt zwar ein Fehler, aber eher einzelne Peaks und nicht den Abend durchgehend.

Schick zu Deiner nächsten Antwort bitte noch Deine Kundendaten (Name, Geburtsdatum, Adresse und Kundennummer) zum Abgleich per PN zu. Diese müssen von Zeit zu Zeit neu abgeglichen werden.

 

Grüße

Jens

Bewertet hilfreiche Beiträge mit Likes!

Hi @Jens 

 

ich habe dir die Kundendaten per PN Geschickt.

 


Diese durchgehend, abendliche Abweichung sehe ich jedoch bei uns nicht. Es gibt zwar ein Fehler, aber eher einzelne Peaks und nicht den Abend durchgehend.

 

Was kann aber gemacht werden? Wie gesagt, ich hatte schon viele Techniket und viele Tickets aber nichts hilft.
Der letzte Ticket (xxxx116/21)  solle von VF Bauherren service bearbeitet werden. Der Ticket wurde aber geschlossen ohne weitere Infos weder Lösung.

 

Ich kann gerne weiter helfen beim Untersuchen. Das Problem ist aber auch das VF ist nicht transparent und ich habe keine Ahnnung was gemacht wird. 

 

@Jens hat der Bauherren Service etwas untersucht und gefunen? 

 

Jens
Moderator:in
Moderator:in

Hallo JanC,

 

die PN kam zwar an, aber sie ist nicht vollständig. Schau bitte und schick die Daten komplett.

Melde Dich dann bitte nochmal hier, wenn Du Die PN gesendet hast.

Ich sehe aber noch, dass Du Dich auch an unsere Hotline gewendet hast. Gab's dazu etwas Neues?

 

Grüße

Jens

Bewertet hilfreiche Beiträge mit Likes!

@Jens  schrieb:

Hallo JanC,

 

die PN kam zwar an, aber sie ist nicht vollständig. Schau bitte und schick die Daten komplett.

Melde Dich dann bitte nochmal hier, wenn Du Die PN gesendet hast.

Ich sehe aber noch, dass Du Dich auch an unsere Hotline gewendet hast. Gab's dazu etwas Neues?

 

Grüße

Jens


PN wieder gesendet.

 

Ich habe die Hotline angerufen. Mir wurde gesagt das ein Techiker soll wieder kommen und die Leitung auch in der Straße überprüfen. Also es sieht als ob gar nicht gemacht wurde in die letzten Monaten. Weil genau das sollte gemacht werden in mein Ticket der geschlossen wurde.

Meine Vermutung ist das es lohnt sich nicht um mein Fall sich zu kümmern und Vodafone wartet das ich gebe ab und ignoriert einfach alle meine Anrufe.

 

Ich bin jetzt aber unterwegs und soll mich melden wenn ich zurück bin.