Frage
Antwort
Lösung
22.06.2021 22:04 - bearbeitet 22.06.2021 22:07
Hi,
ich habe seit 3-4 tage ein sehr hohes Ping, Durchschnitt is gegen 150ms. Normalrweise habe ich gegen 15-20ms
Router - Kabel - PC
Kanal ID Kanaltyp Frequenz (MHz) Modulation Empf. Signalstärke (dBmV/dBµV) SNR/MER (dB) Lock Status 33 OFDM 167~324 1024QAM 4.8/64.8 41 JA 9 SC-QAM 650 256QAM 7.8/67.8 39 JA 2 SC-QAM 146 256QAM -1.9/58.1 36.6 JA 3 SC-QAM 154 256QAM -0.3/59.7 37.4 JA 4 SC-QAM 162 256QAM 0.9/60.9 37.6 JA 5 SC-QAM 602 256QAM 5.7/65.7 38.6 JA 6 SC-QAM 618 256QAM 6.4/66.4 38.6 JA 7 SC-QAM 626 256QAM 6.5/66.5 39 JA 8 SC-QAM 642 256QAM 7/67 38.6 JA 1 SC-QAM 138 256QAM -6.1/53.9 34.5 JA 10 SC-QAM 658 256QAM 7.7/67.7 39 JA 11 SC-QAM 666 256QAM 7.6/67.6 38.6 JA 12 SC-QAM 674 256QAM 8.3/68.3 39 JA 13 SC-QAM 682 256QAM 8.3/68.3 38.6 JA 14 SC-QAM 690 256QAM 8.5/68.5 39 JA 15 SC-QAM 698 64QAM 2.5/62.5 34.4 JA 16 SC-QAM 706 64QAM 2.5/62.5 34.3 JA 17 SC-QAM 714 64QAM 3.2/63.2 34.4 JA 18 SC-QAM 722 64QAM 2.3/62.3 33.9 JA 19 SC-QAM 730 64QAM 3.5/63.5 34.9 JA 20 SC-QAM 738 64QAM 3.7/63.7 35 JA 21 SC-QAM 746 64QAM 4.2/64.2 35 JA 22 SC-QAM 754 64QAM 3.6/63.6 34.3 JA 23 SC-QAM 762 64QAM 3.5/63.5 34.3 JA 24 SC-QAM 770 64QAM 4.4/64.4 34.3 JA 25 SC-QAM 778 64QAM 4.4/64.4 34.3 JA 26 SC-QAM 786 64QAM 5/65 34.3 JA 27 SC-QAM 794 64QAM 5.1/65.1 34.3 JA 28 SC-QAM 802 64QAM 5/65 34.4 JA 29 SC-QAM 810 64QAM 5.5/65.5 34.4 JA 30 SC-QAM 818 64QAM 4.9/64.9 34.3 JA 31 SC-QAM 826 64QAM 4.9/64.9 33.9 JA 32 SC-QAM 834 64QAM 4.6/64.6 33.9 JA Upstream-Kanäle Kanal ID Kanaltyp Frequenz (MHz) Modulation Send. Signalstärke (dBmV/dBµV) Ranging Status 9 OFDMA 29.8~64.8 16_QAM 40.5/100.5 Erfolgreich 3 SC-QAM 37 64QAM 43/103 Erfolgreich 4 SC-QAM 31 64QAM 43/103 Erfolgreich 1 SC-QAM 51 64QAM 43/103 Erfolgreich 2 SC-QAM 45 64QAM 43/103 Erfolgreich
am 06.10.2021 16:32
Hallo JanC,
die letzten beiden Tickets, die geschlossen worden, bezogen sich auf einen Stromausfall. Führe bitte Speedtests jeweils innerhalb und außerhalb des Zeitraums durch. in dem die Beeinträchtigungen auftreten, und sende die Ergebnisse mit Datum und Uhrzeit. Mit diesen konkreten Beispielen können wir eine Meldung zur Prüfung durch den Fachbereich erstellen.
Viele Grüße,
Claudia
am 07.10.2021 09:16
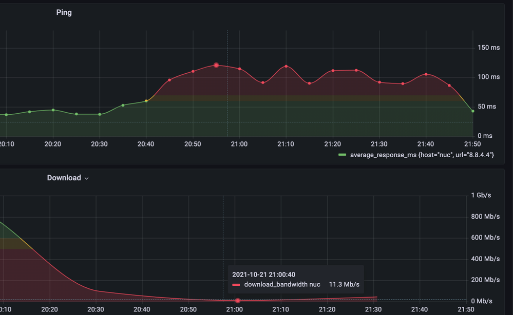
ich habe doch schon viele konrete Messungen in diesem Thread geposted. Aber gut .. hier noch ein mal ein Screenshot von gester Abend bis Heute morgen und die passenden Daten im data.zip (Download link hier)
Da finded Sie:
Upload-data-2021-10-07 09_06_01.csv
Download-data-2021-10-07 09_01_45.csv
Ping-data-2021-10-07 09_00_40.csv
zB
am 07.10.2021 17:20
Hallo JanC,
Danke für die Daten, ich habe eine Meldung zur Prüfung durch den Folgebereich erstellt.
Viele Grüße,
Claudia
am
19.10.2021
08:35
- zuletzt bearbeitet am
21.10.2021
15:45
von
Moni_GK
Hi @Claudia
Vor 6 tage (13 Oktober) hat sich Jemand vom VF Technik Abteilung gemeldet. Er meinte das das Problem in der Leitung in der Strasse liegt (das dachte ich auch schon) und das es "geprüft" sein muss. Gestern habe ich eine SMS bekommen das ein Techniker wird zu mir kommen um das Anschluss in der Wohnung zu prüfen. Können Sie mir sagen was genau gemacht wird / wurde? 4 Techniker sind schon insgesamt gekommen ohne eine Lösung zu finden. Ich bitte um mehr Transparenz. Das Support Ticket nummer ist xxxxxxxxx
Grüße
am 21.10.2021 15:46
Hallo JanC,
das Ticket liegt immer noch im 3rd Level und wird weiterhin geprüft.
Grüße Moni
am 21.10.2021 21:55
Das "3rd Level" scheint nicht zu wirken. Der Techniker war da, hat alles wiedermal geprüft und war eindeutig: Das Problem ist nicht im Haus sonderm in VF Netz und er kan nichts dammit machen. Ticket wurde wider geschlossen. Ich habe jetz wieder VF Angerufen und es geht wieter fur eine Runde .. immer die gleiche Geschichte. Das ist Wahnsinn.
Ist Künding und ADSL von Telekom die Lösung?? Können Sie mir bestätigen das under diese Umstände sofort aus meinem Vertrag kann ohne Kündigunstfrist?
am 22.10.2021 08:00
Auf https://speedtest.unitymedia.de/ajax/speedtest-init/
kriege ich diese Infos
{
"clientIp": "2a02:8109:9a8.......",
"speedtestId": "5tdvp.....",
"upstreamSpeed": 56710,
"downstreamSpeed": 1150000,
"upstreamBooked": 50,
"downstreamBooked": 1000,
"isCustomer": true,
"footprint": "VF",
"isp": "Vodafone GmbH",
"ipCountry": "DE",
"vendor": "Technicolor",
"modemType": {
"code": "CGA4233DE",
"name": "Vodafone Station",
"text": "Vodafone Station"
},
"plannedImprovement": null,
"swapScenario": null,
"swapLink": null,
"cmtsVendor": "Casa",
"secondStepPossible": true,
"vpnDetected": false,
"vpnDetectedBy": "customer",
"isO2Customer": false
}Heisst "plannedImprovement": null, das da kein CMTS Segmentierung geplannt ist?
am 25.10.2021 11:13
Hier ist eine Anleitung, wie ICH das machen würde. Das ist KEINE Rechtsberatung!
1. Setze Vodafone SCHRIFTLICH per BRIEF eine Frist von mindestens 3 Wochen, vorher solltest Du keinen Gebrauch von einer außerordentlichen Kündigung machen. In diesem Schreiben forderst Du Vodafone auf, die von Dir seit dem XX.XX.XXXX bestehenden Beeinträchtigungen mit Deinem Anschluss unter der Vertragsnummer XXXXXXX binnen drei Wochen zu beheben, da Du ansonsten Gebrauch von Deinem Recht zur außerordentlichen Kündigung machst.
Dieser Brief geht an
Vodafone Deutschland GmbH
Kundenservice
99116 Erfurt
2. Nach 3, besser 4 Wochen setzt Du ein neues Schreiben auf (gleiche Adresse), sofern der Anschluss bis dahin noch nicht funktioniert:
"Kundennummer: XYZ
Datum: XX.XX.XXXX
Sehr geehrte Damen und Herren,
meiner Aufforderung, meinen seit dem XX.XX.XXXX gestörten Anschluss zu entstören sind Sie trotz X Technikerterminen, X Anrufen und einer gesonderten Fristsetzung vom XX.XX.XXXX nicht nachgekommen. Da diese Frist nun abgelaufen ist und sie die vertraglich zugesicherte Leistung noch immer nicht erbringen, kündige ich das Vertragsverhältnis hiermit außerordentlich zu sofort.
Den Erhalt dieses Schreibens bitte ich in Form einer Kündigungsbestätigung zu bestätigen. Hierfür habe ich mir eine Frist von zwei Wochen notiert. Sollte diese Frist ohne eine meinen Forderungen entsprechende Rückmeldung verstreichen, werde ich meine Interessen durch einen Rechtsbeistand wahrnehmen lassen, was aufgrund der erdrückenden Beweislage mit an Sicherheit grenzender Wahrscheinlichkeit zu ihren finanziellen Lasten geht."
Wenn Vodafone Deine Kündigung bestätigt, dann schickst Du bitte noch das Gerät sauber und ordentlich zurück (Informationen dazu im Kundencenter, wird auch noch in der Kündigung erklärt). Sollte die Kündigung nicht bestätigt werden oder nicht per sofort (oder in wenichen Wochen), dann BITTE gehe zu einem Rechtsanwalt.
Du kannst einen auf anwalt.de finden, das ist ganz einfach (Vertragsrecht). Teile dem Anwalt bitte mit, dass Du möchtest, dass Vodafone die Kosten des Anwalts tragen muss.
Als neuen Anbieter empfehle ich Dir o2 mit DSL (KEIN KABEL VON o2, das ist auch nur Vodafone!), da o2 ein sehr gutes Routing / Peering hat (besser als Telekom).
Solltest Du kein Geld für einen Anwalt haben, kannst Du Dir einen gelben Beratungsschein holen, womit Du den Anwalt NICHT bezahlen musst: Rufe dazu beim Amtsgericht Pankow an und erkläre Ihnen Deine Lage, dort werden Sie Dir helfen, einen Beratungsschein zu bekommen: https://service.berlin.de/dienstleistung/326037/standort/327078/
25.10.2021 11:33 - bearbeitet 25.10.2021 11:37
danke! 🙏🙏 Ich werde es so machen
Sie Antworten nicht mehr an meine Nachrichten und VF Support meldet sich Telefonisch auch nicht mehr. Sie sollten sich schämen
am 28.10.2021 08:10
Hallo @JanC,
das hier ist kein Livechat, deshalb dauern die Antworten auch mal, übrigens geht das nicht nur Dir so, sondern es warten aktuell alle länger, sorry.
Die Kollegen hatten den Auftrag rausgegeben, weil das Bandbreitenthema den ganzen Tag besteht. Das Problem mit der Bandbreite am Abend ist weiterhin in Analyse.
LG
Tobias