10437 High ping
JanC
Netz-Profi
Netz-Profi

Hi,

ich habe seit 3-4 tage ein sehr hohes Ping, Durchschnitt is gegen 150ms. Normalrweise habe ich gegen 15-20ms

 

 

 

 

  • In welchem Bundesland wohnst Du? Sende bitte auch die Postleitzahl10437
  • Welchen Vertrag hast Du? (z.B. Internet + Telefon 100)
    Internet 1000 Mbps
  • Welches Modem/ Router nutzt Du? (z.B. Hitron)
    Hitron
  • Nutzt Du ein Leih-Gerät von uns oder hast Du ein eigenes Gerät? Leih-Gerät
  •  
  • Welcher Fehler tritt auf? (Geschwindigkeit zu gering; Packetloss) Schick dazu auch Screenshots von Speedtests (mit Datum und Uhrzeit) und Tracerts/ Pingplotter-Messungen bei Packetloss oder Ping-Problemen
    Siehe unten

 

  • Wie ist Dein Endgerät mit dem Modem verbunden? (LAN; WLAN; zusätzlicher Router; PowerLAN)

Router - Kabel - PC

 

  • Welchen Browser verwendest Du normalerweise? (z.B. Firefox)
    Chrome
  • Welches Betriebssystem hast Du auf Deinem Rechner? (z.B. Windows)
    macOS un Windows 10
  • Beginn und Zeitraum der Störung (z.B: seit Anfang April; nur am Abend)18 Juni
  • Lade dazu noch einen Screenshot von den Signalwerten hoch. Diese findest Du in der Benutzeroberfläche Deines Kabelrouters über 192.168.0.1 bzw. über 192.168.178.1 bei der Fritzbox.Siehe unten
  • Welche Maßnahmen wurden durch die Störungshotline (erreichbar unter 0800-5266625) durchgeführt?

 

 

 

Kanal ID	Kanaltyp	Frequenz (MHz)	Modulation	Empf. Signalstärke (dBmV/dBµV)	SNR/MER (dB)	Lock Status
33	OFDM	167~324	1024QAM	4.8/64.8	41	JA
9	SC-QAM	650	256QAM	7.8/67.8	39	JA
2	SC-QAM	146	256QAM	-1.9/58.1	36.6	JA
3	SC-QAM	154	256QAM	-0.3/59.7	37.4	JA
4	SC-QAM	162	256QAM	0.9/60.9	37.6	JA
5	SC-QAM	602	256QAM	5.7/65.7	38.6	JA
6	SC-QAM	618	256QAM	6.4/66.4	38.6	JA
7	SC-QAM	626	256QAM	6.5/66.5	39	JA
8	SC-QAM	642	256QAM	7/67	38.6	JA
1	SC-QAM	138	256QAM	-6.1/53.9	34.5	JA
10	SC-QAM	658	256QAM	7.7/67.7	39	JA
11	SC-QAM	666	256QAM	7.6/67.6	38.6	JA
12	SC-QAM	674	256QAM	8.3/68.3	39	JA
13	SC-QAM	682	256QAM	8.3/68.3	38.6	JA
14	SC-QAM	690	256QAM	8.5/68.5	39	JA
15	SC-QAM	698	64QAM	2.5/62.5	34.4	JA
16	SC-QAM	706	64QAM	2.5/62.5	34.3	JA
17	SC-QAM	714	64QAM	3.2/63.2	34.4	JA
18	SC-QAM	722	64QAM	2.3/62.3	33.9	JA
19	SC-QAM	730	64QAM	3.5/63.5	34.9	JA
20	SC-QAM	738	64QAM	3.7/63.7	35	JA
21	SC-QAM	746	64QAM	4.2/64.2	35	JA
22	SC-QAM	754	64QAM	3.6/63.6	34.3	JA
23	SC-QAM	762	64QAM	3.5/63.5	34.3	JA
24	SC-QAM	770	64QAM	4.4/64.4	34.3	JA
25	SC-QAM	778	64QAM	4.4/64.4	34.3	JA
26	SC-QAM	786	64QAM	5/65	34.3	JA
27	SC-QAM	794	64QAM	5.1/65.1	34.3	JA
28	SC-QAM	802	64QAM	5/65	34.4	JA
29	SC-QAM	810	64QAM	5.5/65.5	34.4	JA
30	SC-QAM	818	64QAM	4.9/64.9	34.3	JA
31	SC-QAM	826	64QAM	4.9/64.9	33.9	JA
32	SC-QAM	834	64QAM	4.6/64.6	33.9	JA
Upstream-Kanäle
Kanal ID	Kanaltyp	Frequenz (MHz)	Modulation	Send. Signalstärke (dBmV/dBµV)	Ranging Status
9	OFDMA	29.8~64.8	16_QAM	40.5/100.5	Erfolgreich
3	SC-QAM	37	64QAM	43/103	Erfolgreich
4	SC-QAM	31	64QAM	43/103	Erfolgreich
1	SC-QAM	51	64QAM	43/103	Erfolgreich
2	SC-QAM	45	64QAM	43/103	Erfolgreich

Screenshot 2021-06-22 211005.jpg

134 Antworten 134
Tobias
Moderator:in
Moderator:in

Hi @JanC,

 

das Gesetz gillt ab Dezember 21, nicht früher / was vorher war. Sorry. Wende Dich dann gern bei weiteren Anliegen an die Kollegen vom Beschwerdemanagement in Ratingen - wir können Dir kaum mehr entgegenkommen.

 

LG

 

Tobias

 

 

Bewertet hilfreiche Beiträge mit Likes!

@Jana478  schrieb:

Hallo JanC,

 

hier gibt es aktuell ein Auslastungsproblem im Zeitraum von 18:00-01:00 Uhr.

Wir arbeiten an der Lösung des Problems, eine Entlastung soll bis Ende März erfolgen.

 

Ein Ticket habe ich für Dich erstellt und Dir eine SMS dazu geschickt.

Eine Gutschrift ist für den Januar schon eingestellt.

 

Viele Grüße

Jana

  


 

 

Hi @Tobias @Claudia @Jana478 

 

wie sieht es aus mit der Entlastung "bis Ende März"? Ich siehe imemr keine Verbesserung. 

Abends: 

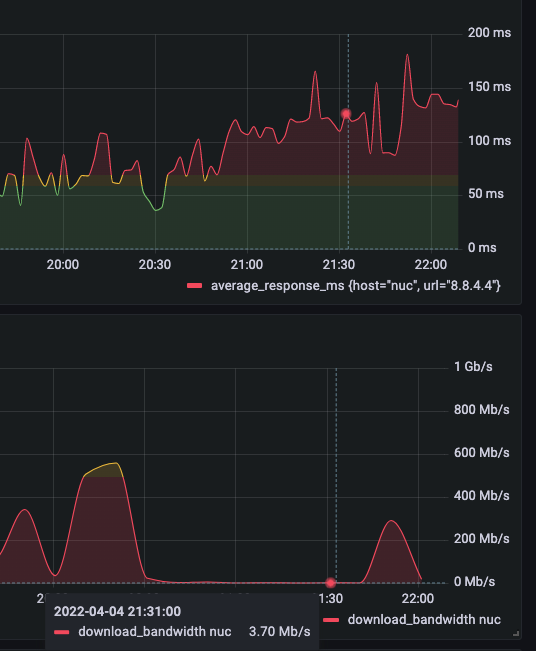
4 Mbps anstatt 1000 Mbps

250ms ping

 

 

Das officielles tool von https://www.breitbandmessung.de/  bestätigt mir das Vodafone liefert nicht die Leistung die gelifert werde sollte.

 

 

 

Screenshot 2022-03-21 at 17.33.52.png

Screenshot 2022-03-21 at 17.29.37.pngScreenshot 2022-03-21 at 17.28.04.png

 

 

 

 

 

Claudia
Moderator:in
Moderator:in

Hallo JanC,

 

der März ist noch nicht vorbei und Deine Störungsmeldung ist noch offen. Erst, wenn Du eine Abschlussmeldung für den Auftrag ***268/22 bekommst, ist der Ausbau abgeschlossen. Derzeit hat sich am Plandatum noch nichts geändert.

 

Viele Grüße,

Claudia

Bewertet hilfreiche Beiträge mit Likes!

@Claudia  schrieb:

Hallo JanC,

 

der März ist noch nicht vorbei und Deine Störungsmeldung ist noch offen. Erst, wenn Du eine Abschlussmeldung für den Auftrag ***268/22 bekommst, ist der Ausbau abgeschlossen. Derzeit hat sich am Plandatum noch nichts geändert.

 

Viele Grüße,

Claudia


Hi @Tobias @Claudia @Jana478 

 

März ist jetzt vorbei und nichts hat sich verbessert! Also ich bitte sie um ein Gutschrifft / Abo minderung bis das Problem erledigt ist.

 

Eine Masskampagne mit dem Tool https://www.breitbandmessung.de/ hat mir bestëtigt das mein Internet nicht funtionniert. Gerne schicke ich ihnen das komplette Breitbandmessung_Messprotokoll.pdf

 

Danke

 

 

Screenshot 2022-04-05 at 17.47.53.png

 

Screenshot 2022-04-05 at 17.43.13.png

Moni_GK
Moderator:in
Moderator:in

Hallo JanC,

 

eine Gutschrift muss immer durch uns händisch gebucht werden. Da Du bereits mehrfach den vollen Monat bekommen hast, ist da nicht mehr viel möglich. Die normale Gutschrift bei solch einer Störung sind 50 %. Das kann ich Dir nochmal einstellen, einverstanden?

 

Grüße Moni

Bewertet hilfreiche Beiträge mit Likes!

@Moni_GK  schrieb:

Hallo JanC,

 

eine Gutschrift muss immer durch uns händisch gebucht werden. Da Du bereits mehrfach den vollen Monat bekommen hast, ist da nicht mehr viel möglich. Die normale Gutschrift bei solch einer Störung sind 50 %. Das kann ich Dir nochmal einstellen, einverstanden?

 

Grüße Moni


Hi @Moni_GK 
50% Gutschrift ist leider nicht genug.

 

Wie gesagt, das breitbandmessung.de Tool zeigt ganz deutlich das mein Internet nur 8.5% von 1000Mbps erreicht (85.3Mbps)

 

Das Gesetz von Bundesnetzagentur ist ganz klar:

 

"Bei der Minderung ist das vertraglich vereinbarte Entgelt nach § 57 Abs. 4 Satz 2 TKG in dem Verhältnis herabzusetzen, in welchem die tatsächliche Leistung von der vertraglich vereinbarten Leistung abweicht."

 

Das heist eine Minderung von 91,5%

 

Das Gesetz ist auf meine seite. Sie als Internet Abieter dürfen eifach nicht den vollen Preiss kassieren wenn Sie nur 8,5% der Leistung liefern.


Quellen:

 

Allgemeinverfügung zur Konkretisierung der unbestimmten Begriff 

 

Handreichung bezüglich eines Überwachungsmechanismus zum Nachweis von „erheblichen, kontinuierlichen... 

 

Moni_GK
Moderator:in
Moderator:in

Hallo JanC,

 

Du hast einen Internet- und Telefonvertrag. Mit 50 % schreiben wir schon den gesamten Internetbetrag gut. Sorry aber mehr geht nicht.

 

Grüße Moni

Bewertet hilfreiche Beiträge mit Likes!

@Moni_GK  schrieb:

Du hast einen Internet- und Telefonvertrag. Mit 50 % schreiben wir schon den gesamten Internetbetrag gut. Sorry aber mehr geht nicht.

 


 

Hi @Tobias  @Claudia @Moni_GK @Jens 

 

Der Ticket 003-09-79 2 68/22 (Auslasstung) wurde geschlossen. Nichts hat sich verbessert! Wann werden Sie etwas Sinvbolles machen?? Wann werden sie aufhören uns Kunden nur Quatch zu erzählen? Sie suchen immer nur Ausreden.

Das Problem dauert jetzt fasst schon 10 Monaten!! Keine verbesserung. Immer und immer die gleiche Ausreden, Ticket auf dan ein par wochen warten und Ticket wieder zu. Schämen Sie sich!

 

Und alles was Sie dazu sagen ist "Sorry aber mehr geht nicht."

 

 

Was schlagen Sie jetzt vor?

 

 

Wallace
Moderator:in
Moderator:in

Hi Jan,

 

die Störung ist noch nicht behoben. Aufgrund eines Systemfehler ist nur Dein persönliches Störungsticket geschlossen worden.

 

VG Wallace

Bewertet hilfreiche Beiträge mit Likes und Sternen!

Und was ist jetzt meine Ticketnummer? Wann wird die Störubf behoben? "Bis Ende März" ist jetzt vobrei ...