Störung - IPv4-Seiten werden nicht geladen
anphucvu
Smart-Analyzer
Smart-Analyzer

Hallo Vodafone,

 

seit letzter Woche Freitag gibt es erhebliche Störungen beim Laden bestimmter Internetseiten über das WLAN. Alle mit IPv6-Adresse (google, Netflix, etc) laden problemlos, aber der Großteil der Seiten, die ich brauche, lädt überhaupt nicht. Beim tracing der Adressen der Seiten hab ich festgestellt, dass die mit IPv4 nicht geladen werden. Beim Durchstöbern der Foreneinträge dazu hab ich gesehen, dass das leider ein häufiges Problem zu sein scheint. Hab schon probiert, den Router neu zu starten, hat aber nichts gebracht.

 

Ich habe einen Red Internet & Phone 200 Cable Vertrag. Das Aufrufen der Seiten funktioniert auf Laptops (Mac & Windows) nicht, und auch nicht vom Telefon aus, und auch weder bei Safari noch bei Firefox. Der Router ist ein Leihgerät von Vodafone, ein Sagemcom Router. 

 

Ich hoffe sehr, dass ihr mir weiterhelfen könnt! 

 

Viele Grüße,

anphucvu

1 Akzeptierte Lösung

Akzeptierte Lösungen
Moni_GK
Moderator:in
Moderator:in

Hallo anphucvu,

 

der Retourenschein kommt mit dem neuen Router. Sobald der da ist, schickst Du uns bitte das alte Gerät kostenfrei zurück.

Der neue Router sollte in den nächsten Tagen bei Dir eintreffen.


Liebe Grüße

Moni

Bewertet hilfreiche Beiträge mit Likes!

Lösung in ursprünglichem Beitrag anzeigen

19 Antworten 19
Claudia
Moderator:in
Moderator:in

Hallo anphucvu,

 

Du schreibst explizit WLAN, tritt der Fehler über LAN genauso auf? Schick bitte mal ein paar Pingplotter von IPv4- und IPv6-Seiten. Hast Du mal probiert, auf den Laptops den DNS zu ändern?

 

Viele Grüße,

Claudia

Bewertet hilfreiche Beiträge mit Likes!

Hallo Claudia,

der Fehler tritt auch über LAN auf. Ich habe schon viel gegooglet und bereits die einfachsten Lösungen ausprobiert, wie zB DNS ändern, uä. Hat leider nix geholfen!

 

MfG Phuc.

Claudia
Moderator:in
Moderator:in

Hallo anphucvu,

 

Danke für die weiteren Infos. Bei dem mitgeschickten Ping-Test sehen wir leider nicht, an welcher Stelle es hängt. Mach daher bitte eine Pingplotter-Messung.


Viele Grüße,

Claudia

Bewertet hilfreiche Beiträge mit Likes!

Hallo Claudia,

 

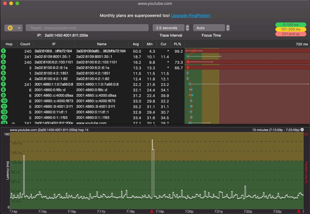
ich hab ein jetzt ein paar Pingplotter-Messungen gemacht, von Seiten die laden und denen die nicht laden.Bildschirmfoto 2019-11-10 um 19.08.10.pngBildschirmfoto 2019-11-10 um 19.13.26.pngBildschirmfoto 2019-11-10 um 19.24.00.jpg

Claudia
Moderator:in
Moderator:in

Hallo anphucvu,

 

Danke für die Bilder. Bei den ersten beiden bist Du ja nach unserem Modem direkt im Netz. Führe da bitte mal einen Werksreset bei Deinem Kabelrouter aus und teste danach erneut.

 

Viele Grüße

Claudia

Bewertet hilfreiche Beiträge mit Likes!

Hallo,

 

hat nicht geholfen...

Jens
Moderator:in
Moderator:in

Hallo anphucvu,

 

schick mir per PN bitte mal Deine Kundendaten zu.

Kannst Du auch ein anderen DNS in Deinem PC/Laptop eintragen?

 

Gruß

Jens

Bewertet hilfreiche Beiträge mit Likes!

Hallo @Jens 

kann ich mich hier anschließen und dir eine PN schicken?

 

Ich habe das identische Problem. Seit dem 23.10 im Raum München. 

Reset, anderer DNS usw. wurde natürlich bereits ausprobiert. IPv4-Verbindungen sind das Problem und daran lässt sich nichts ändern.

 

Das Ticket wurde seitdem von Vodafone nicht bearbeitet, trotz ständigen Anrufen beim Support können Sie mir keinen Technikertermin nennen. Ist jetzt bald ein Monat ohne Fehlerbehebung obwohl das Problem bekannt ist und Vodafone weiß, dass eine Netzstörung vorliegt.

Hallo Jens,

 

hab dir die persönlichen Daten als PN zugeschickt.

 

Phuc