Internet unbenutzbar (kaum Upload, hoher Paketverlust)
Gelöschter User
Nicht anwendbar

Hallo zusammen,

 

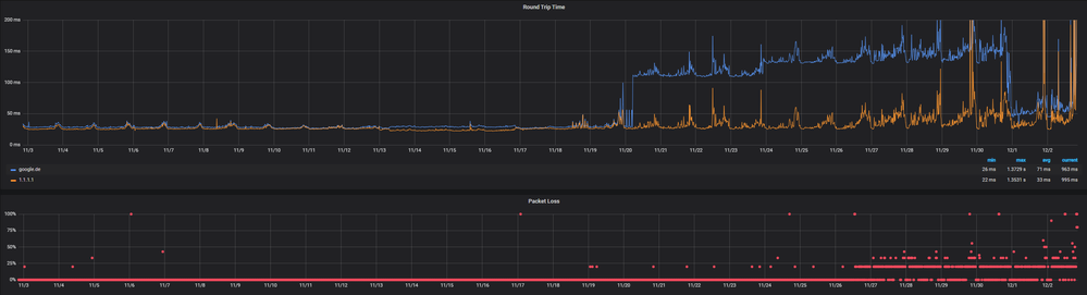
seit ca. einer Woche ist mein Kabel-Anschluss teilweise unbenutzbar. Hohe Pings oder Paketverlust, kaum Upload, Download bricht stark ein.

Laut angehängtem Monitoring ging es ab dem 19.11. abends langsam los und wurde nach und nach immer extremer.

 

Tarif: Red Internet & Phone 1000 Cable (1000 Mbit/s, 50 Mbit/s)

Router: Vodafone Station (TG3442DE)

 

Aktueller Speedtest (DL, UL, Ping):

speedtest.net: 169,43 Mbit/s, 0,94 Mbit/s, 29ms

glasfaser-internet.info: 93,94 Mbit/s, 0,90 Mbits, 27ms (Jitter 100ms)

Vodafone: 21 Mbit/s, 0 Mbit/s, 52ms

(Alle per Ethernet.)

 

Streams oder Spiele sind mit dem Anschluss derzeit teilweise unmöglich (je nach Zeitpunkt). Es ist aber nicht so wie "damals" (vor nichtmal einem Jahr), als der Grund "eine zu hohe Ringauslastung" war und es nur abends Probleme gab. Ich fliege auch tagsüber aus Teams-Calls beispielsweise.

 

Störungshilfe sagt:

"Keine Netzstörung
In Deinem Gebiet ist uns keine Störung bekannt."

 

Für mich wäre insbesondere wichtig, wann mit Behebung der Störung zu rechnen ist, da ich mich sonst irgendwie um DSL/LTE kümmern muss...

Zudem bitte ich um eine Gutschrift, falls es sich nicht sehr kurzfristig beheben lässt.

 

 

Screenshot 2020-12-02 205020.pngScreenshot 2020-12-02 204243.png

 

1 Akzeptierte Lösung

Akzeptierte Lösungen
Gelöschter User
Nicht anwendbar

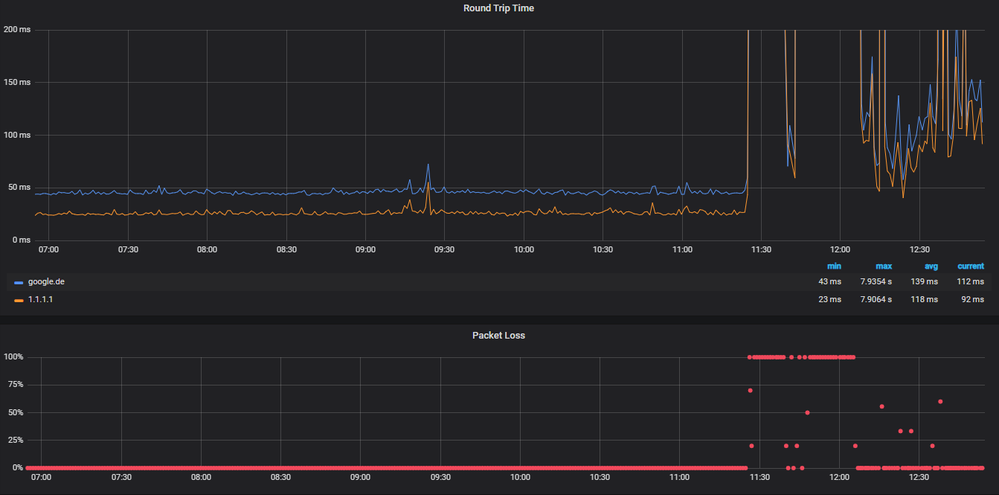
Update: Seit knapp 2 Tagen tatsächlich wieder augenscheinlich störungsfrei (0% Packet Loss, Pings um die 30ms). Auf "erledigt" würde ich das Thema jedoch erst nach Gutschrift und nach ca. 2 Wochen Störungsfreiheit setzen, um sicher zu gehen.

 

Bei näherer Betrachtung gibt es nämlich ab und zu schon noch Störungsindikatoren:Screenshot 2020-12-21 201523.png

 

Lösung in ursprünglichem Beitrag anzeigen

14 Antworten 14
Gelöschter User
Nicht anwendbar

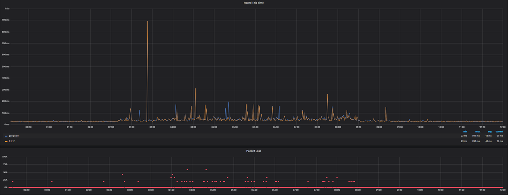
Anscheinend ist es übrigens eine Rückwegstörung. Am Wochenende eigentlich schon beseitigt und es wurde auch besser, aber heute wieder Totalausfall. Speedtests funktionieren teilweise gar nicht erst - falls doch, landet man bei ca. 50 Mbit/s Download und unter 1 Mbit/s Upload.

 

Netz-Assistent schrieb:

An Deinem Anschluss liegt eine Störung vor (technische Beschreibung: Rückwegstörung). Es kann daher zur Beinträchtigung oder zum Ausfall Deiner Internet- und Telefonie-Dienste kommen. Das tut uns leid. Wir kümmern uns schnellstmöglich darum. Du kannst Deinen Anschluss voraussichtlich ab 09.12.2020 07:00 wieder fehlerfrei nutzen.


 Bitte für diesen Monat zumindest eine Gutschrift eintragen.

 

Screenshot 2020-12-08 125454.png

 

Screenshot 2020-12-08 121743.png

 

Martin59
Moderator:in
Moderator:in

Hallo Jonas_D,

 

schick mir gerne einmal Deinen Namen, die Anschrift, Dein Geburtsdatum und die Kundennummer per PN.  

 

Melde Dich danach noch einmal hier und wir schauen uns das gerne genauer an.

 

Viele Grüße, Martin

Bewertet hilfreiche Beiträge mit Likes!
Gelöschter User
Nicht anwendbar

Hallo Martin,

 

habe eine PN geschickt.

 

Danke,

Jonas

Gelöschter User
Nicht anwendbar

Screenshot1.png

 

Screenshot2.png

 

Und ab in die 3. oder 4. Runde.

Gelöschter User
Nicht anwendbar

Und es liegt definitiv nicht daran, dass die Störung zufällig zum Entstörzeitpunkt weg war. Sollte sich eigentlich gut identifizieren lassen, wenn der Entstördienst nicht gerade zwischen 0:00 und 02:30 Uhr unterwegs war. 😉

Screenshot 2020-12-10 195936.png

 

Auch heute wieder kein Home Office mit der Vodafone-Leitung möglich.

Gelöschter User
Nicht anwendbar

Jetzt wurde das Ticket auch noch geschlossen, obwohl die Störung weiterhin besteht. Also so wie in gefühlt 99% der Threads über Rückwegstörungen...

 

Bitte dann erneut ein Ticket öffnen o. ä., damit dem weiter nachgegangen wird.

Gelöschter User
Nicht anwendbar

Hier im Anhang mal ein Messprotokoll. Muss mich ja aufs Schlimmste einstellen und alles protokollieren.

 

Ich kann den Anschluss in über 92% der Zeit nicht verwenden. Und die restlichen Prozente liegen mitten in der Nacht. Das sollte sich in der Höhe der Gutschrift widerspiegeln.

(Zur VF-Gebühr für praktisch nichts kommt jetzt ja noch das LTE-Backup.)

kietze
Smart-Analyzer
Smart-Analyzer

da kannst lange warten^^ ich selbst hab seid 9 Monaten ähnliche Probleme und in dieser Zeit 50 Tickets erstellt und siehe da immer noch die selben Probleme

Gelöschter User
Nicht anwendbar

Gehe ich auch von aus.

LTE-Failover steht zum Glück ab morgen bereit. Natürlich nicht von Vodafone - irgendwelche GigaKombis sind nach wochenlangem Ausfall in jedem Fall kein Thema mehr. Dann will man nicht mehr kündigen, weil Rabatte wegfallen o. ä. und akzeptiert am Ende noch so eine nicht-Leistung. Ich musste heute ins Nachbarhaus (VDSL) gehen, um einen Upload durchzuführen - unfassbar.

 

Apropos: Gerade kommen 8 Mbit/s (DL) an. Davor 4 Versuche, bei denen die Breitbandmessung-Anwendung de Messung abgebrochen hat, weil keine konstante Verbindung bestand.

Speedtest.net: 6,75 Mbit/s DL / 0,00 Mbit/s UL / Ping 179 ms

 

Telefon kann bei dieser Leitung auch nicht mehr funktionieren. 100% Gutschrift für Dezember wären mehr als angebracht.

@Martin59