1

Frage

2

Antwort

3

Lösung

Unzumutbarer Upload / fast nur noch QAM16 - PLZ 61381
rhodan76
Digitalisierer
Digitalisierer

Hallo zusammen,

 

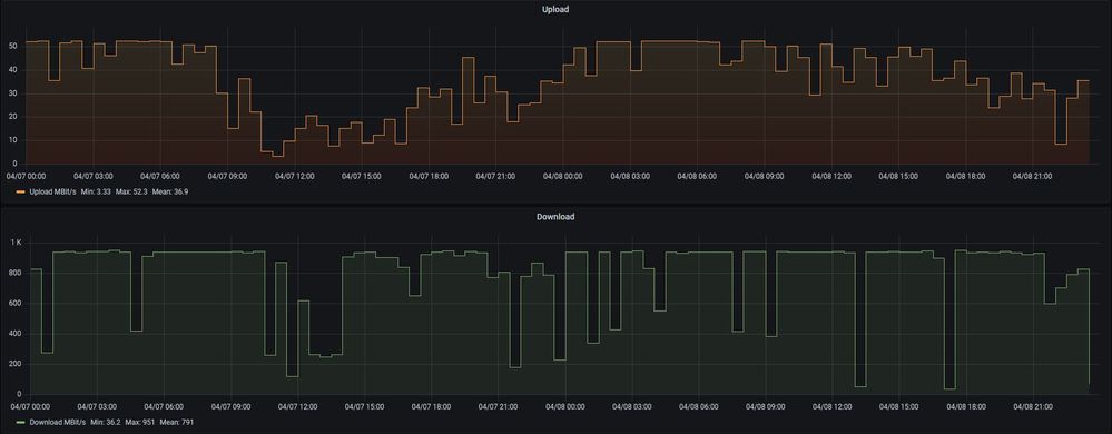
ich habe - wie wohl auch viele andere auch - das Problem, dass ich Tagsüber fast nicht mehr arbeiten kann, da die Uploadbandbreite komplett in den Keller geht. Hier mal eine Auswertung über die vergangenen 14 Tage

Gesamt.JPG

Und nochmal zur Verdeutlichung mit Uhrzeiten über zwei Wochentage

DoFr.JPG

Man achte auf das Minimum von ~3MBit, über das Homeoffice und Schule laufen soll. Werte im Bereich von 0,x hatte ich auch schon oft genug, die Einbrüche im Download können vernachlässigt werden.

In der Vergangenheit hatten wir diese Probleme nicht, auch Tagsüber wurden immer Werte zwischen 40 und 50 MBit/s erreicht. Den genauen Tag, wann das Ganze angefangen hat, kann ich auch nicht mehr eingrenzen - bestehen tut das Problem jedoch seit Monaten. Ein erstes Mal hatte ich davon auch hier im Forum am 27.11.2020 berichtet.

 

Gegen Ende Februar hatte ich dann die Hoffnung, dass sich das Ganze nun behebt (geplante Wartungsarbeiten am 25.02.2021 - ich hatte auf DOCSIS 3.1 im US gehofft)  - aber Pustekuchen.

Wahrscheinlich kommt das Ganze dadurch zustande, dass meine US Kanäle durchgängig bis auf extrem kurze Ausnahmen auf 16QAM laufen. Dort hatte ich in der ferneren Vergangenheit bis auf wenige Ausnahmen 64QAM.

US.JPG

Die dazugehörigen DS Kanäle:

DS.jpg

Da meines Wissen nach die US Kanäle segmentweise im argen liegen, müsste es ja noch einige andere Menschen geben, denen es ähnlich geht? Schaut euch das doch bitte einmal an und macht etwas gegen die Störung. Was bringt mir ein GBit im Downstream, wenn ich keine Daten in die andere Richtung bekomme? Der Anschluss ist so relativ nutzlos für mich.

 

Pflichtangaben:

 

  • Welchen Vertrag hast Du? (z.B. Internet + Telefon 100)
    Vodafone CableMax 1000

  • Welches Modem/ Router nutzt Du? (z.B. Hitron) Fritzbox 6660

  • Nutzt Du ein Leih-Gerät von uns oder hast Du ein eigenes Gerät?
    Eigenes Gerät

  • Welcher Fehler tritt auf? (Geschwindigkeit zu gering; Packetloss) Schick dazu auch Screenshots von Speedtests (mit Datum und Uhrzeit) und Tracerts/ Pingplotter-Messungen bei Packetloss oder Ping-Problemen
    US Tagsüber kaum Nutzbar, Uploads gehen bis in den Bereich von 0,x MBit herunter.

  • Wie ist Dein Endgerät mit dem Modem verbunden? (LAN; WLAN; zusätzlicher Router; PowerLAN)
    LAN, WLAN, PowerLAN (letzteres testweise schon deaktiviert, keine Änderung)

  • Welchen Browser verwendest Du normalerweise? (z.B. Firefox)
    Firefox

  • Welches Betriebssystem hast Du auf Deinem Rechner? (z.B. Windows)
    Windows / Linux

  • Beginn und Zeitraum der Störung (z.B: seit Anfang April; nur am Abend)
    Seit mind. November 2020, Tagsüber bis in den späten Abend
  • Welche Maßnahmen wurden durch die Störungshotline (erreichbar unter 0800-5266625) durchgeführt?
    Kontakt via VF Facebook Messenger: Leitungswerte ausgelesen, Technikereinsatz vor Ort (siehe oben), Rückruf nach ein paar Tagen von einem eher inkompetenten "Techniker," der mir was von internen IP Adressen, die sich wie ein Virus auf .255 ändern und ähnliches erzählte und alles auf mein internes Netz schieben wollte (aus der Vergangenheit).

  • In welchem Bundesland wohnst Du?
    Hessen, daher ehemal. Unitymedia

 

 

 

 

 

36 Antworten 36

Hmm, edit geht wohl nichr mehr. Hier sind die aktuellen Werte, wenn auch einen Abend später
Screenshot 2022-04-05 at 20-54-26 FRITZ!Box 6660 Cable.png

MariaK
Moderator:in
Moderator:in

Hallo rhodan76,

vielen Dank für Deine Nachricht. Ich habe mir Deine Werte angeschaut und einige Auffälligkeiten gefunden. Deshalb habe ich nochmal ein Ticket erstellt. Die Technikabteilung wird sich Dein Anschluss nochmal genau anschauen.

Viele Grüße,
Maria  

 


Bewertet hilfreiche Beiträge mit Likes!

Hi Ho,

jetzt war fast ein Jahr lang so mehr oder weniger Ruhe - bis gestern Abend. Upload so gut wie nicht vorhanden, Latenzen ab 50msec aufwärts und heute morgen war dann die Verbindung für eine ganze Weile komplett weg. Übrigens nicht nur bei mir, sondern im ganzen Haus.
Aktuelle Modemwerte:

 

fritz.box_.png

Die restliichen Angaben auf Seite 1 haben sich nicht geändert. Der Docsis 3.1 US Kanal verschwinde gerne zeitweilig, dann geht so gut wie gar nichts mehr. So wie jetzt gerade beim schreiben z.B.
Screenshot 2023-02-22 212833.png

Aktuell irgendwas via SSH Konsole zu machen ist mal wieder eine Quälerei.

Ich bitte einmal um erneute Prüfung und vor allem Abhilfe!

 

Viele Grüße,

 

/e: Screenshot nochmal als Datei angehängt.

 

Seite heute Mittag dann Totalausfall - nachdem es über die vergangenen Tagen keine Änderung gab. Muss ich mich wenigstens nicht mehr auf der Konsole rumquälen 😞

Aber vielleicht haben wir ja auch Glück und das, was da vor ein paar Tagen einen Schlag abbekommen hat, ist jetzt ganz gestorben und muss getauscht werden. Es kann nur besser werden 🙄

 

Guten Abend,

also, Humor habt ihr ja. Gerade eine Mail bekommen:

---
vielen Dank für Ihre Treue! Damit zeigen Sie uns, dass Sie sich bei uns wohlfühlen. Seit Jahren optimieren wir kontinuierlich die Qualität unserer Netz-Infrastruktur. Dank des fortschreitenden Ausbaus profitieren Sie von einem stabilen und zukunftssicheren Netz.

Leider sind auch wir von der allgemeinen Kostenentwicklung betroffen. So stellt uns z. B. die Erhöhung der Energiepreise für den Betrieb unserer Netze vor große Herausforderungen. Deshalb müssen wir nun unsere Preise anpassen. Wir wollen diese Auswirkungen für Sie so gering wie möglich halten. Ab dem 01. Mai 2023 beträgt Ihr neuer monatlicher Basispreis...

---
Das ist ja alles schön und gut, aber bevor ihr die Hand aufhaltet, bringt den Kram doch erstmal vernünftig und nachhaltig zum laufen. Aktuell eiere ich hier wieder mit irgendwas zwischen 5 und 15mbit U/S und einer Latenz von ~50ms rum.

Bei dir liegt ein Rückwegstörer vor. Helfen wird dir hier niemand mehr, weil es seit August 2022 im Forum keinen Support mehr gibt.

 

Gruß Kurt

Bitte keine Anfragen über PN stellen!

Oha, das Einzige, was in dem Laden noch so einigermaßen funktioniert hat gibts auch nicht mehr.

 

Dann halt Tickets ¯\_(ツ)_/¯ bis zum abwinken.

 

Danke für die Info!