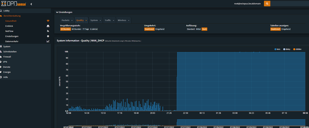
Ständiger Packet loss seit Wochen
brkw
Digitalisierer
Digitalisierer

Unbenannt.pngUnbenannt2.png

 

Gehört das zum Leistungsumfang?

Gehört es zu einem ordentlichen Support einfach aufzulegen und dem Kunden ins Wort zu fallen?

Vor Ort war auch schon jemand und meinte das Problem liegt bei euch. Wie so viele arbeite ich im Home Office, es müsste klar sein dass beispielsweise VPN-Verbindungen so nicht gehalten werden können. Eurem Support fällt genauso viel ein wie der Bandansage, "starten Sie das Modem neu".

Bin ich froh zum April gekündigt zu haben. Keiner löst das Problem seit Wochen, wie im oberen Screenshot zu sehen ist. Aber Hauptsache gendern auf der Homepage. Tolle Prioritäten habt ihr.

49 Antworten 49

Es war vor kurzem ein Techniker hier, welcher alles inklusive Hausanlage geprüft hat.

Was hat sich im Vergleich zu seinem Termin verändert? Das müsste ja nachvollziehbar sein intern.

pRo-Marco
Moderator:in
Moderator:in

Hi brkw,

 

da hat sich nicht viel geändert. Ich vermute, dass der Verstärker nicht rund läuft Frustrierte Smiley

 

Viele Grüße

Marco

Bewertet hilfreiche Beiträge mit Likes und Sternen!

Ich muss mit dem Vermieter abklären dass der Techniker sich auch im Keller umsehen kann, da ist ein Raum verschlossen. Ich würde mich dann sobald ich eine Antwort habe hier nochmal melden.

Es gibt im Haus keinen anderen Verteiler als den, den der Techniker das letzte mal geprüft hat. Und aktuell wieder TOTALAUSFALL seit über 3 Stunden.

Wen will man hier eigentlich für dumm verkaufen? 

brkw
Digitalisierer
Digitalisierer

Seit nunmehr 11 Stunden Totalausfall.

Der ersten Frau heute morgen am Telefon fällt folgender Lösungsvorschlag ein: "Sie könnten ja für 29,99€ einen Handyvertrag mit unbegrenzten Datenvolumen abschließen". So langsam wird es unverschämt.

Bin mit Anwalt in Kontakt, das heute schießt den Vogel ab.

 

scr1.pngscr2.pngscr3.png

brkw
Digitalisierer
Digitalisierer

Vorhin beim Support nach dem aktuellen Stand des Störungstickets angefragt, keiner hat Einsicht. Da gibt mir ein südländisch klingender Kollege doch wirklich eine Telefonnummer eines Scam-Callcenters raus als Kontakt. Habt ihr alle Lack gesoffen???

Was bin ich froh dass ich den ganzen Mist dokumentiere, mit Namen und Uhrzeit, Logs der Firewall.... Auf Anraten meines Rechtsbeistandes natürlich.

pRo-Marco
Moderator:in
Moderator:in

Hi brkw,

 

die Tickets gehen immer in eine automatische Prüfroutine. Diese kann nie Fehler feststellen und schließt die Tickets wieder automatisch... Die Pegel schwanken weiterhin stark und ich würde wirklich gern einmal den Verstärker tauschen lassen Smiley (traurig)

Viele Grüße

Marco

Bewertet hilfreiche Beiträge mit Likes und Sternen!

Da der Verstärker unterm Dach ist, kann der Techniker dran. Müsste auch so dokumentiert sein vom letzten Besuch.

Moni_GK
Moderator:in
Moderator:in

Hallo brkw,

 

ich habe den Techniker erneut für Dich beauftragt. Der Kollege wird sich zur Terminvereinbarung melden.

 

Grüße Moni

Bewertet hilfreiche Beiträge mit Likes!
brkw
Digitalisierer
Digitalisierer

Das ist ja "toll". Diese 040-Nummer klingelt paar Sekunden lang, so dass man nicht schnell genug ans Telefon kommt. Ruft man zurück, wird man von der Ansage abgewiesen und kommt nicht einmal in die Warteschleife. Ihr macht es echt immer schlimmer.