Ständiger Packet loss seit Wochen
brkw
Digitalisierer
Digitalisierer

Unbenannt.pngUnbenannt2.png

 

Gehört das zum Leistungsumfang?

Gehört es zu einem ordentlichen Support einfach aufzulegen und dem Kunden ins Wort zu fallen?

Vor Ort war auch schon jemand und meinte das Problem liegt bei euch. Wie so viele arbeite ich im Home Office, es müsste klar sein dass beispielsweise VPN-Verbindungen so nicht gehalten werden können. Eurem Support fällt genauso viel ein wie der Bandansage, "starten Sie das Modem neu".

Bin ich froh zum April gekündigt zu haben. Keiner löst das Problem seit Wochen, wie im oberen Screenshot zu sehen ist. Aber Hauptsache gendern auf der Homepage. Tolle Prioritäten habt ihr.

49 Antworten 49
Layer8
Smart-Analyzer
Smart-Analyzer

Ich kann zur Thema nur bestätigen, dass ich auch seit Wochen von entweder Packet Loss leide bzw. von riesengroßen Ping-Meldungen.

Hab alles was euren TOBI-Programm gefordert hat gemacht. Techniker ist gekommen. Kabel überprüft, mit anderen Geräte und Hardware die Lage getestet.

 

Da eurer Speedtest nur die Mittelwert zeigt, würde ich gern zeigen dass es trotzdem das Problem erkennt:

vodafone1.png

 

Und hier auch ein Beispiel aus einen einfachen Ping check auf das Website Google.com:

vodafone2.png

Mysteriösischerweise hat sich die Lage etwas verbessert Gestern, aber nur in der Sinne dass ich keinen 3000ms ping mehr hatte bzw. Packet Loss - die Ping Werte waren trotzdem enorm schwankelig.

 

Heute habe ich dummerweise das Modem neugestartet und das Endprodukt sieht ihr oben auf die Bildern.

 

Ich habe 3 tickets durch euren Support aufgemacht und keins davon würde geupdated - alle stehen auf "Unter Bearbeitung", Obwohl eine der Support Menschen meinten, das Problem wäre schon gelöst.

 

Die Tatsache dass der Qualität der Ping so krass schwänkt ohne irgendwelchen Handlungen aus meine Seite deutet für mich, dass es tatsächlich etwas bei euren Servern vielleicht nicht stimmt.

 

Ich bitte euch, das Anliegen zumindest zu bestätigen/erkennen und dazu einen ETA für den Fix zu veröffentlichen.

 

MfG

@brkw @Falls noch nicht beantwortet

Welchen Tarif hast du
PLZ/Bundesland
Bridge Mode
Nachgelagerter Router

Poste bitte den kompletten Docsis Pegel, also – Empfangs- und Senderichtung.

Bitte führe einen Speedtest von speedtest.net durch.

Userban wg. wiederholter Missachtung der Forenregeln. Gruß, das Mod-Team

sig1.png

Scheinbar hat gestern irgendjemand von Vodafone irgendwas gemacht. Es wurde klar und deutlich bei der Auftragsannahme vereinbart, dass ein Techniker mich zurück ruft und darüber informiert was genau das Problem hier ist, und ob es dauerhaft behoben wurde. Das Störungsticket wurde kommentarlos geschlossen, das ist schon ne Frechheit. Weder das Arris-Modem noch mein Firewall-Router wurden gestern neu gestartet.

Claudia
Moderator:in
Moderator:in

Hallo brkw,

 

dass das Ticket entgegen der Absprache ohne Rückmeldung geschlossen wurde, ist nicht so schön. Falls die Meldung aber durch das automatische Prüfsystem statt durch den Folgebereich bearbeitet wurde, ist das normal. Das hätte dann Dir gegenüber anders kommuniziert werden müssen. Läuft denn jetzt alles?


Viele Grüße,

Claudia

Bewertet hilfreiche Beiträge mit Likes!
brkw
Digitalisierer
Digitalisierer

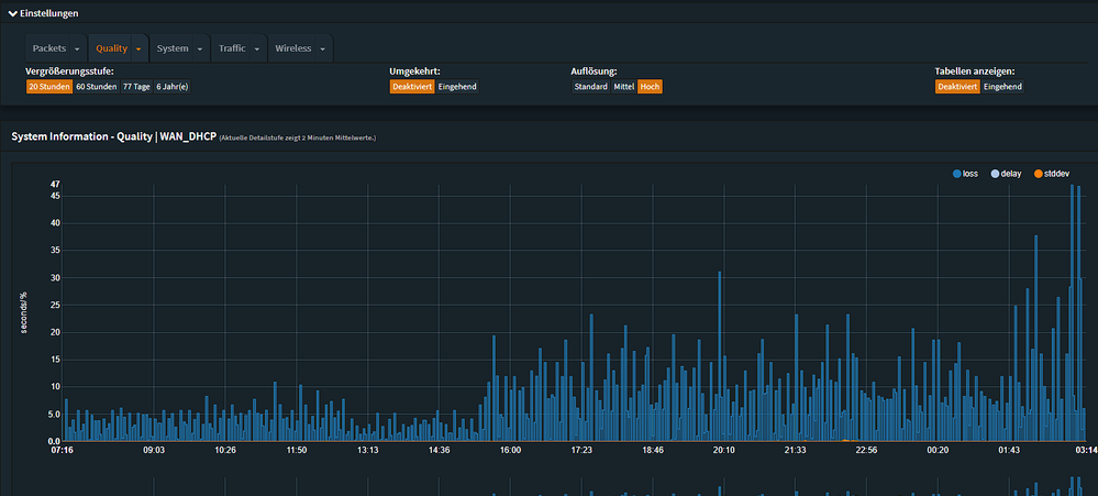
ploss.pngploss2.png

NEIN. Wie man deutlich sehen kann, ist das Problem NICHT gelöst sondern wiederkehrend. Hier einmal die Ansicht von heute, und der letzten 77 Tage.

Entweder kümmert sich VF endlich um eine dauerhafte Behebung, oder ich werde mit Hilfe eines Rechtbeistandes eine außerordentliche, fristlose Kündigung wegen nichterbrachter Leistungen prüfen lassen. Es reicht.

brkw
Digitalisierer
Digitalisierer

pl.png

45% packet loss. Braucht ihr noch mehr Dokumentation oder schaut sich jemand bitte nun die Verbindnugsstatistiken zu dem aktuellen Zeitpunkt an und beseitigt das Problem?

pRo-Marco
Moderator:in
Moderator:in

Wir schauen uns den Anschluss gern genauer an. Bitte sende mir Deinen Namen, die Anschrift, Dein Geburtsdatum und Deine Kundennummer per PN und sag mir kurz hier Bescheid, wenn Du die Nachricht versendet hast.

 

Viele Grüße

Marco

Bewertet hilfreiche Beiträge mit Likes und Sternen!

PN soeben gesendet.

pRo-Marco
Moderator:in
Moderator:in

Hi brkw,

 

die Pegel am Anschluss schwanken stark. Ich möchte gern einen Techniker beauftragen, der sich das vor Ort anschaut. Wenn das für Dich in Ordnung ist, dann brauche ich noch eine Handynummer, damit wir einen Termin vereinbaren können.
Ist die Hausanlage zugänglich?

 

Beachte bitte die Hinweise zur Servicepauschale. Liegt die Ursache in unserem Verantwortungsbereich, ist der Einsatz für Dich kostenlos.

 

Aufgrund der aktuellen Entwicklungen müssen wir gewisse Vorsichtsmaßnahmen treffen. Daher müssen wir wissen, ob in Deinem Haushalt Symptome aufgetreten sind, die im Zusammenhang mit Covid-19 stehen könnten. Wir wollen Dir natürlich nicht zu nahe treten, aber andererseits wollen wir auch nicht unnötig noch mehr Menschen gefährden.

 

Viele Grüße

Marco

Bewertet hilfreiche Beiträge mit Likes und Sternen!