Ping Spikes und minderwertiger Upload
MNRothbard
Daten-Fan
Daten-Fan

Hallo zusammen,

 

ich habe schon seit einer Weile das Problem, dass sowohl Ping als auch Upload miserabel sind. Auch die W-Lan Verbindung ist ***en. Bereits nach kurzer Distanz zum Router verliert das Signal erheblich an Stärke. Ist man 1-2 Räume von dem Router entfernt, muss man sich mit dem Mobilfunk arrangieren... Am Telefon hieß es seitens VF Kundenservice, dass mein Fritzbox Model gerade für dieses Problem anfällig bzw. bekannt ist.

 

PLZ/Bundesland: 88255/BaWü

Tarif: CableMax1000

Router: AVM Fritzbox 6660

 

Docsis 3.1 Werte im Download:

MNRothbard_0-1734203314764.png

 

Docsis 3.0 Werte im Download:

MNRothbard_1-1734203402161.png

MNRothbard_2-1734203423341.png

Docsis 3.1 Werte im Upload:

MNRothbard_3-1734203494307.png

 

Docsis 3.0 Werte im Upload:

MNRothbard_4-1734203509960.png

Tabelle zur Interpretation der Werte:

 

MNRothbard_5-1734203559274.jpeg

 

Muti Connection Speed Tests:

MNRothbard_6-1734203668625.png

Single Connection Speed Tests:

MNRothbard_7-1734203716662.png


VF Speed tests:

MNRothbard_9-1734204194059.png

 

 

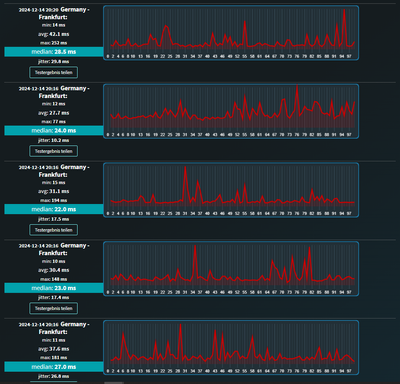
Ping Tests:

MNRothbard_8-1734204092341.png

Hier noch ausgesprochen human. Habe regelmäßig Spikes bzw. Ausschweifungen bis 650ms und Jitter von größer 50ms... Vorführeffekt I guess.

Ein Bekannter hatte bei dem selben Tarif (ebenfalls VF CableMax1000) das Problem gelöst in dem ein Techniker vorbeikam und am Kabelanschluss "rumgeschraubt" hatte und dann die alte Fritzbox durch eine 7590 Fritzbox ersetzte.
Ergebnis:

MNRothbard_10-1734204338209.png


Ich bin mit VF so verblieben, dass ein Techniker kommende Woche vorbeikommt und sich dem Problem annimmt. Anregungen/Ansätze zur Problembehebung, die ich dem Techniker mitteilen könnte, würde ich dankend entgegennehmen. Vielen Dank

1 Antwort 1
Kurtler
SuperUser
SuperUser

Da wird der Techniker nicht viel ausrichten können, deine Signalwerte sind alle in Ordnung.

 

Und in Sachen Ping, wirst du damit leben müssen.

 

Gruß Kurt

Bitte keine Anfragen über PN stellen!