Hallo, nach einem Technikereinsatz kommt manchmal das böse Erwachen: Die Rechnung ist auf einmal um 100€ höher als normal, Grund ist die Technikerpauschale. Daher wollen wir Dir erklären, in welchen Fällen die Servicepauschale anfallen kann. ...
Dein Kabel-Anschluss funktioniert nicht so wie er soll? Klick einfach Rechts auf den Button "Störung?" und check mit unserer Seite Hilfe bei Störung Deinen Anschluss. Im ersten Schritt prüfen wir, ob Dein Anschluss von einer bereits bekannten Störung...
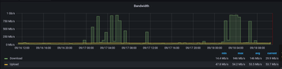
seit 3 Tagen gibt es in Pfungstadt (64319) tägliche Unterbrechungen für mehrere Stundenmein Vertrag ist "2play FLY 400", ich habe die 2 Boxen eine für TV und eine für Internet. Die Internetbox ist "UnityMedia Connect Box". Den Kundenservice habe ich ...
Hallo,ich habe eine Leihbox 6591 von Vodafone im Gebiet BW (ehemals KabelBW) und mehrere Fritz Repeater 3000Die Leihbox hat Firmware 7.22 und die AVM Repeater haben Firmware 7.27 Ich habe ein Mesh aufgebaut... Jedoch funktioniert das Rooming im Netzw...
Hallo,vor einigen Tagen hatte ich zwei Tage Komplettausfall, jetzt liegt seit heute morgen mein Upload bei 0 Mbps und ein Arbeiten im Homeoffice quasi nicht möglich ohne ständige Verbindungsabbrüche.Router wurde mehrfach neugestartet, einmal resettet...
Hallo, wir sitzen zu Hause seit einer Woche ohne Festnetz & Internet. Diverse Anrufe bei der Hotline haben bisher nur ergeben: "Defekt an der C-Linie". Wenn ich es richtig verstanden habe, ist das ein Defekt am Kabel zu unserem Haus, aber selbst das...
Das einzige was bei Vodafone stabil und kontinuierlich zu sein scheint sind die Totalausfälle von Internet, Telefon und TV.Ich habe schon nicht mehr mitgezählt, aber in diesem Jahr ist es jetzt schon der 5. oder 6. Totalausfälle über mehrere Tage. In...
Hallo,ich habe schon seit einiger Zeit nicht korrigierbare Fehler festgestellt. Desweiteren habe ich fast jeden Tag 1-3 Verbindungsabbrüche Vielleicht könnte sich ein Mod. mal die Werte ansehen und sich äußern. Vielen Dank! Welchen Vertrag hast Du? I...
Hallo, ich habe seit 6 Monaten große Probleme mit meinem WLAN. Ich habe schon Router ausgeschaltet, Router resettet, Stecker gezogen usw. aber nichts hat geholfen. Nun brauche ich Mal endlich professionelle Hilfe, denn ich kann das nichtmehr aushalte...
Guten Tag, Ich habe seit 21.10.21, ab 10 uhr, kein Internet und Festnetz mehr.In Haus wurde ein neuer Verteiler aufgebaut. Ob der defekt ist, kann ich nicht sagen. Siehe Foto/Anhang. Bei der Hotline in Köln angerufen und es wurde gesagt, Es liegt ein...
Hi, Internet is not working in my house, we are having issues since yesterday
In welchem Bundesland wohnst Du? NRW, 33330 GüterslohWelchen Vertrag hast Du? (z.B. Internet + Telefon 100)Red 500Welches Modem/ Router nutzt Du? (z.B. Hitron)eigene Fritzbox 6490 Nutzt Du ein Leih-Gerät von uns oder hast Du ein eigenes Gerät?eigenes...
| Benutzer | Danke-Anzahl |
|---|---|
| 40 | |
| 18 | |
| 14 | |
| 8 | |
| 4 |