1

Frage

2

Antwort

3

Lösung

Störung Kabel-Internet: Erhebliche Abweichung von den Solldaten, täglich 19 bis ca 0 Uhr
Heimi666
Netzwerkforscher
Netzwerkforscher

Hallo,

 

Zunächst einmal meine Daten:
Vertrag: Red Internet & Phone 50 Cable U
Router: Fritzbox 6490 Cable (1) / Vodafone Box TG3442DE (2)
(1) ist mein Gerät. (2) das Leihgerät, das ich mit dem Vetrag erhalten habe
Fehler: Erhebliche Abweichung Downstream / Upstream / Latenzzeiten nur in den Abendstunden, täglich, seit > 2 Wochen.
Anbindung an Modem: Gigabit LAN
Betriebssystem: Linux, Browser: Chrome, Tests auch per wget
Wohnort: Hamburg

Zu den angegenen Zeiten ist eine Nutzung kaum möglich: TV Streaming bricht ab oder verpixelt, Onlinespiele frieren ein oder sind aufgrund der Latenz (Lag) nicht spielbar.
Ich bin zum Teil auf 3-4 MBit/s im Download runter und ~1MBit im Upstream. Ich habe auch schon Messungen von 0 im Upstream gehabt. Latenz ist zum Teil bei ~250ms und das gegen der ersten HOP (Vodafone Netz)
Ich habe eine protokollierte Messkampagne per Breitbandmessung am 23/24.04 mit der Originalhardware (2) angefertigt, mit deaktivem WLAN und alleinigem Client während des Tests.
Das habe ich im Kundencenter hochgeladen und anschliessend wurde ein Techniker Termin vereinbart, obwohl ich darauf hingewiesen habe, dass dee Leistungeinbruch nur zu bestimmten Zeiten aber regelmässig auftritt, zu anderen Zeiten ist die Leitung stabil und auch die Messwerte stimmen (daher gehe ich nicht von Fehlern im Setup / Messaufbau etc aus)
Der Techniker hat am 27. dennoch einige Einstellungen am Hausverstärker vorgenommen, und ein 10dB Dämfungsglied in die Modemantennenleitung eingeschleift.
Leider hat das nichts geändert, die Werte waren am 27. Abends wieder schlecht wie üblich (Test mit Hardware 2)
Ich habe am 28. morgens wieder meine FB angeschlossen, weil ein dadurch bedingter Fehler ausgeschlossen werden kann und ich auf mein DECT Telefon angewiesen bin.

Ich habe diverse browserbasierte Tests auf verschiedenen Endgeräten unterschiedlicher Anbieter verwendet:
breitbandmessung / unitymedia / netcologne / wieistmeineip
und um Browser als Fehler auszuschliessen auch Kontrollmessungen per wget
speedtest.tele2.net / speedtest.belwue.net /

Ein Router Neustart (1) oder (2) war ebenso erfolglos.

Der Test von UnityMedia darf hier übrigens ersthaft angezweifelt werden, es scheinen immer die Maxima von 5 Einzelmessungen angezeigt zu werden, Bsp test Tachos 38-27-11-15-19 und dann Anzeige 38. Der Download zum Modem ist ständig 58, egal welcher Router und eine zeitnahe Messung mit anderen Tools brachte ganz andere und deutlich schlechtere Werte. Allein das Laden des Startbildes dauerte 3-5 Sekunden, wo man zusehen konnte.....

Ich hab hier noch einiige Tests in Textform

28.04 21:41 http://speedtest.netcologne.de/
TestId 609369
Down: 3.81 MBit/s, Ping 209 ms, Up 0.24 MBit/s
###
$ wget -O /dev/null --report-speed=bits -4 http://speedtest.belwue.net/random-100M
--2021-04-28 21:28:19-- http://speedtest.belwue.net/random-100M
Resolving speedtest.belwue.net... 129.143.4.238
Connecting to speedtest.belwue.net|129.143.4.238|:80... connected.
HTTP request sent, awaiting response... 200 OK
Length: 104857600 (100M)
Saving to: '/dev/null'

/dev/null 3%[=> ] 3.87M 459Kb/s eta 26m 40s
^C
###
--2021-04-28 21:36:33-- ftp://speedtest.tele2.net/100MB.zip
=> »100MB.zip«
Auflösen des Hostnamens speedtest.tele2.net (speedtest.tele2.net) … 90.130.70.73, 2a00:800:1010::1
Verbindungsaufbau zu speedtest.tele2.net (speedtest.tele2.net)|90.130.70.73|:21 … verbunden.
Anmelden als anonymous … Angemeldet!
==> SYST ... fertig. ==> PWD ... fertig.
==> TYPE I ... fertig. ==> CWD nicht notwendig.
==> SIZE 100MB.zip ... 104857600
==> PASV ... fertig. ==> RETR 100MB.zip ... fertig.
Länge: 104857600 (100M) (unmaßgeblich)

100MB.zip 5%[> ] 5,76M 185KB/s ETA 7m 1s ^C
###


$ ping 8.8.8.8
PING 8.8.8.8 (8.8.8.8) 56(84) Bytes Daten.
64 Bytes von 8.8.8.8: icmp_seq=1 ttl=116 Zeit=2074 ms
64 Bytes von 8.8.8.8: icmp_seq=2 ttl=116 Zeit=6528 ms
64 Bytes von 8.8.8.8: icmp_seq=5 ttl=116 Zeit=3592 ms
64 Bytes von 8.8.8.8: icmp_seq=6 ttl=116 Zeit=2669 ms
64 Bytes von 8.8.8.8: icmp_seq=7 ttl=116 Zeit=3852 ms
64 Bytes von 8.8.8.8: icmp_seq=8 ttl=116 Zeit=3351 ms
64 Bytes von 8.8.8.8: icmp_seq=10 ttl=116 Zeit=1521 ms
64 Bytes von 8.8.8.8: icmp_seq=11 ttl=116 Zeit=1523 ms
64 Bytes von 8.8.8.8: icmp_seq=12 ttl=116 Zeit=618 ms
64 Bytes von 8.8.8.8: icmp_seq=13 ttl=116 Zeit=245 ms
64 Bytes von 8.8.8.8: icmp_seq=14 ttl=116 Zeit=179 ms

 

Fritzbox Kabel Infos vom 2021-04-28 23-13-06.pngScreenshot Unity 28-04.pngBreitbandmessung 23-24 April.pngBreitbandmessung 2021-04-28.png

23 Antworten 23
Moni_GK
Moderator:in
Moderator:in

Hallo Heimi666,

 

eine Lösung ist hier der Ausbau, allerdings gibt es dafür noch kein Datum.

 

Die Gutschrift wäre in Höhe von 50 % des Monatsbetrages.

 

Die Auslastung führt auch dazu, dass die Modulation wegbricht.

 

Grüße Moni

Bewertet hilfreiche Beiträge mit Likes!

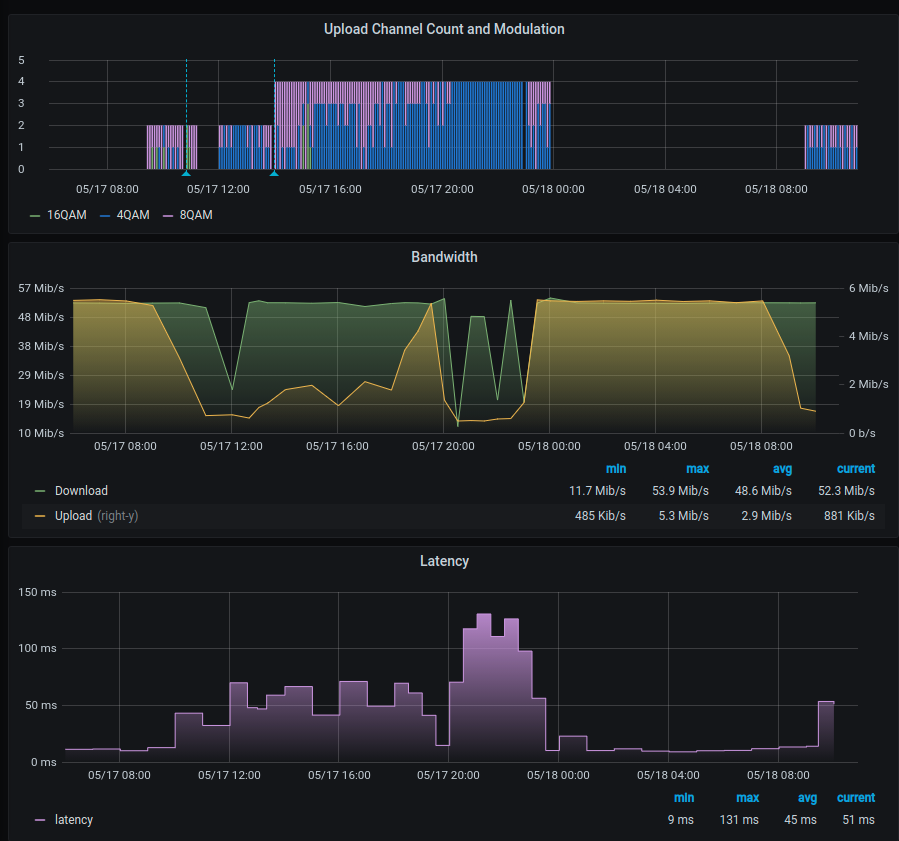
Seit heute morgen, 9 Uhr ist es scheinbar so, dass der Upload KONSTANT einbricht. Upload nur noch zwei Kanäle mit 4QAM, ganz selten mal 1 Kanal auf 8QAM. Datenrate bricht nicht so stark ein wie bei der ursprünglichen Störung, aber liegt dauerhaft 1.2Mbit/s, bis runter auf 500-600KBit/s. Der Downwstream ist davon noch nicht betroffen, weil die Uploadrate scheinbar noch ausreicht. Ich habe die von mir automatisiert durchgeführten Messungen, die die ganze Nacht über dem Sollwert lagen, per Stichprobe auf Breitmessung verifiziert. Ist leider kein Fehler.

Die Gutschrift wäre schonmal ein Anfang.

Seit gestern ist es scheinbar wirklich ein Lastproblem, der Upload ist nun den ganzen Tag einfach nur mies. Um 19:30 ist dann kurz der Sollwert erreicht, damit sich dann wieder das bekannte Problem zeigt. Seit ca 8 Uhr heute morgen bricht der Upload wieder zusammen:

 

2021-05-18 Modulation.png

Jana478
Administrator:in
Administrator:in

Hallo Heimi666,

 

die Gutschriften stellen wir dann immer rückwirkend ein. Für Mai habe ich schon eine hinterlegt.

 

Viele Grüße

Jana

Bewertet hilfreiche Beiträge mit Likes!