Download und Upload wird seit Wochen immer schlechter
DaBen2003
Netzwerkforscher
Netzwerkforscher

Moin,

bereits vor einen 1 1/2 Jahren habe ich mich fast ein ganzes Jahr wegen meiner nicht nutzbaren Internetleitung rumgeschlagen.

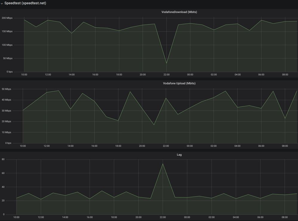
Vor 5 Monaten bin ich umgezogen und in den ersten Monaten sah auch alles gut aus (siehe Screenshots), leider wird der Download und Upload kontinuierlich schlechter bishin das ich gestern Abend das Internet nicht mehr sinnvoll nutzen konnte.

Hoffe das mir geholfen werden kann und es diesmal nicht ein Jahr dauert bis zur Lösung!

 

Oben eine 24 Stunden übersicht von vor 3 Monaten und unten eine von Gestern.

wan_2m.jpegwan_today.jpeg

3 Antworten 3
Claudia
Moderator:in
Moderator:in

Hallo DaBen2003,

 

der Download zeigt ja um 22 Uhr einen ziemlichen Einbruch. Da wir aus einem früheren Beitrag noch Deine Daten haben, konnte ich mir Deine Leitung schon ansehen. Dort sieht erst einmal alles unauffällig aus, ist das Bild das gleiche, wenn Du den Bridgemode deaktivierst und mit dem PC direkt am Modem testest? Verwendest Du eine Firewall? Falls ja, schalte die bitte während der Tests aus und sende neue Screenshots.

 

Viele Grüße,
Claudia

Bewertet hilfreiche Beiträge mit Likes!

Ich bin es leid immer wieder in diese Hinhaltetaktiken zu Widerfahren, würde ich ein Gehalt von Vodafone erhalten um deren Probleme zu Debuggen könnte ich damit leben aber ich Zahle sogar noch dafür!
Aus diesem Grund werde ich bei einen VDSL Anbieter mein Glück versuchen, dort ist die Leistung nicht so groß aber evtl. Erfüllen die Ihren Vertrag.
Kündigung sende ich in den nächsten Tagen da der Vertrag noch über 9 Monate läuft, die Gebühr werde ich dann als "Lehrgeld" verbuchen das ich so dumm war Vodafone als Anbieter zu wählen.

Moni_GK
Moderator:in
Moderator:in

Hallo DaBen2003,

 

tut mir leid, wenn das Dein Weg ist. Die Leitung ist unauffällig, daher müssen wir diese Fragen stellen.


Liebe Grüße

Moni

Bewertet hilfreiche Beiträge mit Likes!