1

Frage

2

Antwort

3

Lösung

Schlechte Performance/Abbrüche bei Streaming sowie dauerhaft schlechte Latenz/Ping >100ms
MSS1
Netzwerkforscher
Netzwerkforscher

Jede Reaktion Seiten der Server sind verzögert. Egal ob bei Spielen, Streaming oder dem simplen Aufruf von Website. Mind. 100ms Input Latenz kommen obendrauf.

Bitte prüfen und Lösungsvorschlag machen. Das ist nicht tragbar. Danke. 

8 Antworten 8
Kurtler
SuperUser
SuperUser

Prüfen wir das hier keiner, weil das hier nur noch ein Kunden helfen Kunden Forum ist.

 

Poste mal ein Screenshot deiner Signalwerte - DOCSIS Status des Routers. Bitte dazu kein Smartphone verwenden.

Gruß Kurt 

 

 

Bitte keine Anfragen über PN stellen!
MSS1
Netzwerkforscher
Netzwerkforscher

Das Problem besteht erst seit ca. 1 Woche. 

MSS1_0-1732738972947.pngMSS1_1-1732738982135.png

 

Gelöschter User
Nicht anwendbar

Pingplotter laufen lassen, und nen Screen machen!

 

PingPlotter:

MSS1_2-1732742727847.png

 

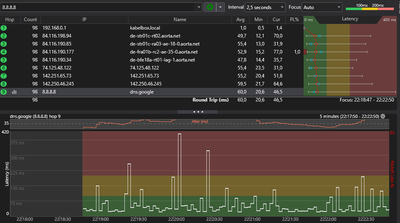
Mehrmals laufen lassen: stets solche Peaks über 100ms. https://www.wieistmeineip.de/ping/ergebnis.php:

MSS1_0-1732742028795.png

https://speed.cloudflare.com/:

 

MSS1_1-1732742094494.png

 

Wie schlimm ist es Herr Doktor?

 

Gelöschter User
Nicht anwendbar

Ping völlig ok , im Koax Inet Netz, hier ist seit 2022 nur noch ein Kunden helfen Kunden Forum, der Rest Hotline, is voll der Krampf in meinen Augen, aber VF will kosten sparen!

 

So sieht das ganze normalerweise bei Vodafone Kabel aus. 

 
 

Wie können 140ms latency spikes okay sein? Das sorgt für ständiges Rubber banding. Vergleich mit anderen Vodafone Kunden zeigt einen viel viel geringeren Ausschlag und Frequenz der Spikes an. 

MSS1
Netzwerkforscher
Netzwerkforscher

So sieht das ganze bei anderen Kunden im Kabel Netz aus.

1000026503.png

jonnywasd
Netz-Profi
Netz-Profi

Hallo @MSS1 

 

ich habe die gleichen Probleme wie du. Diese Spikes sind natürlich NICHT normal, Lach. Wir reden wir ja nicht über einen erhöhten Ping ( der OKAY wäre ), sondern um Spikes von 15 bis zu 150 bei dir. Die Probleme fingen bei mir gegen Ende 2024 an, und meinen Messungen zu Folge werden die Probleme gegen Mittag bis zum späten Abend hin immer stärker, und ab 1 Uhr gibt es fast keine Probleme mehr -> Überlastung. Nach dem 7 Techniker und unzähligen Störungstickets hat man mir erlaubt außerordentlich zu kündigen, anstatt die Node zu splitten. Wenn du die Möglichkeit hast, wechsle zu DSL oder Glasfaser. Sorry, bin echt enttäuscht von diesem Verein ^^.