Regelmäßige Verbindungsabbrüche & Package Loss
Chrabby
Netzwerkforscher
Netzwerkforscher

Sehr geehrte Damen und Herren,

 

ich habe bei uns im Netzwerk seit Mittwoch, dem 18.09. regelmäßige Verbindungsabbrüche und verlorene Pakete in beiden Richtungen. Dies zeigt sich vor allem während der Arbeit im Homeoffice, da Video Calls anfangen zu hängen, die Ladezeiten mancher Dienste ewig dauert und einfach regelmäßig es zu Verzögerungen im Betrieb kommt. Nach der Arbeit kann man die Probleme ebenfalls im Entertainment feststellen. Es kommt zu Lagspikes in Games (teilweise 30 Sekunden wo einfach gar nichts mehr registriert wird), Discord-Calls finden mit starken Verzögerungen statt oder ich bin mal wieder die nette Roboterstimme...  Die Probleme finden rund um die Uhr statt. Ich würde die Internetverbindung gerne wieder stabil nutzen, da es auf der Arbeit aktuell so schon stressig genug ist und zum Feierabend hin will man dann ja auch nicht nur auf den nächsten Disconnect warten 🙂

 

Was ich bisher versucht habe...:

  • Die guten alten Ipconfig /renew /release /flushdns Kombinationen
  • Alternativen DNS Server genutzt
  • Router neu gestartet & vom Strom getrennt
  • Neues Lan Kabel getestet
  • Betrieb im WLAN getestet
  • Treiber auf mehreren Devices erneuert/ alte Version getestet
  • Router hat zwischendurch eine neue Firmware installiert, war davor genauso instabil wie danach

Mir gehen die Ideen aus, ich brauch Hilfe! 

Liebe Grüße 

Chrabby 

6 Antworten 6
Menne99
Giga-Genie
Giga-Genie

Docsis Status posten, Pingplotter laufen lassen

 

Der glubb is a Depp
Chrabby
Netzwerkforscher
Netzwerkforscher

Docsis.jpeg

Chrabby
Netzwerkforscher
Netzwerkforscher

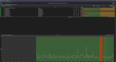
Chrabby_0-1727290747414.png

Hier Beispielsweise Pingplotter mit Google als Ziel. Wenn ihr noch irgendwas braucht gerne Bescheid geben 

Chrabby
Netzwerkforscher
Netzwerkforscher

Liebes Vodafone Team, 

 

kann sich das jemand mal bitte anschauen? 

 

Gruß Chrabby

Kurtler
SuperUser
SuperUser

Das hier ist nur noch ein Kunden helfen Kunden Forum.

 

Einige MSE Werte sind sehr niedrig. 2 US-Kanäle laufen nur auf 16QAM, was auf einen Rückwegstörer hindeuten könnte.


Da es hier im Forum keinen Support mehr gibt, kannst du es nur über die folgenden Kontaktwege probieren, dass sich jemand von VF deine Leitung näher anschaut.

Kontakt zu Vodafone

Gruß Kurt

Bitte keine Anfragen über PN stellen!
Chrabby
Netzwerkforscher
Netzwerkforscher

Moin Kurt, 

 

das habe ich so tatsächlich noch nicht realisiert. Ich kenn das Forum noch so, das sich hier Mitarbeiter die Mühe gemacht haben. Schade eigentlich 🙂 Aber danke für die Hinweise. Ich versuchs über deinen beschriebenen Weg nochmal. 

 

Gruß