1

Frage

2

Antwort

3

Lösung

Störungen auf Transponder E27 - 522 Mhz (Sky Cinema Premieren) im Raum Augsburg
WolfgangN
App-Professor
App-Professor

Hallo,

hat sonst noch jemand Probleme mit dem Sky Premieren HD Transponder. Bildfehler beim Live TV schauen oder Aufnahmen mit Sky Q Receiver brechen mit z.Bsp "Teilweise aufgenommen (56m) , Kein Empfang [11220]" ab.

 

 

  • In welchem Bundesland wohnst Du? 86161
  • Welchen Receiver / CI+ Modul nutzt Du? Sky Q Receiver
  • Welche Einschränkung liegt vor? Bildstörungen und fehlerhafte Aufnahmen auf Sky Premieren HD und anderen Sendern auf Transpoder E27 - 522 MHz (alle anderen Transponder funktionieren einwandfrei)
  • Welche Sender sind betroffen? Geht es um SD oder HDSky Cinema Premieren HD, Sky Showcase HD
  • Wie sehen die Signalwerte aus? Signalstärke 57, Signalqualität 90
  • Wenn vorhanden: Besteht der Fehler bei mehreren Antennendosen? ja und die Dosen sind an unterschiedlichen Strängen am Hausverstärker im Keller
  • Anschlüsse und Kabel in der Wohnung wurden überprüft

 

 

Gruß

Wolfgang

86 Antworten 86
WolfgangN
App-Professor
App-Professor

Hi Gerd,

ich habe länger nichts mehr aufgenommen, da ich wegen UHD hauptsächlich on demand schaue. Wenn ich aber meine Messwerte so anschaue scheinen da tatsächlich wieder viele Fehler im Stream aufzutauchen.

Ich mache mal ein paar Probeaufnahmen auf Sky Showcase und poste dann das Ergebnis.

Guten Abend Wolfgang,

vielen Dank für die Antwort. Ich habe morgen um 13:30h eine TeleKon mit Vodafone und werde dabei auf die Aktivitäten von Januar 2023 verweisen. Vielleicht hat ja einer der Techniker die damalige Fehleranalyse dokumentiert;  das Auffinden des Störsignals wäre dann diesmal leichter und schneller möglich (die Hoffnung stirbt  immer zuletzt 🙂 ).

Mal sehen, was morgen herauskommt - ich poste dann.

Schönen Abend noch ...

MfG Gerd

Hier ist das gleiche Bild wie damals. Alle Aufnahmen fehlerhaft, z.Bsp bei Mission Impossible 157 Minuten -> Teilweise Aufgenommen (107m), Kein Emfpfang. [11220]

 

Startzeit                    Dauer Sender                             Status        Fehler        Title

17.07.2024 19:25:00      26  Sky Showcase HD           PART REC   No Signal   Navy CIS

17.07.2024 20:15:00      25  Sky Showcase HD           PART REC   No Signal  The Sympathizer

17.07.2024 20:15:00    107  Sky Cinema Premiere HD PART REC   No Signal  Mission: Impossible - Dead Reckoning

17.07.2024 21:15:00      87  Sky Showcase HD           PART REC   No Signal  Der Anschlag - Angriff auf den BVB

WolfgangN
App-Professor
App-Professor

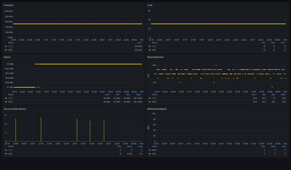
Hier noch die zusätzliche Infos zu den Aufnahmen oben, wo man bei der Parallelmessung wieder die sporadischen sehr kurzen Aussetzer auf 522Mhz sieht:

Screenshot 2024-07-18 at 11-19-05 DVB Stats - Dashboards - Grafana.png

 

Die Graphen der zweiten DVB Karte sind ausgeblendet, aber wie man an den Legenden sieht, wurde auf 330Mhz kein einziger Fehler während des Zeitraumes gemessen.

Die Fehlermeldung ist nun erstmal aufgenommen und ein Ticket eröffnet. Ich erwarte dann morgen Vormittag einen Rückruf von einem Vodafone-Techniker, der mit meinen Angaben hoffentlich mehr anfangen kann, als die freundliche Dame heute.

Ich melde mich wieder, wenn es Neues gibt.

MfG Gerd

Aktueller Zwischenstand:

Letzten Dienstag war ein Techniker von Vodafone da und hat gemessen. Dabei konnte er nichts auffallendes feststellen. Allerdings war er life dabei, als das Bild plötzlich verpixelte und die Info-Tafel "Kein Empfang (112200)" auf dem Schirm zu sehen war.

Da er nur für die "Inhouse-Seite" zuständig sei, wollte er die weitere Fehlerverfolgung an seine Kollegen von der  "Outhouse-Seite" weiterleiten.

Fazit: E27 weiterhin gestört; mal sehen, ob sich da noch was tut.

 

Gut das er wenigstens gleich erkannt hat, dass es von aussen komme muss. Kann man nur hoffen, dass die interne Kommunikation diesmal besser funktioniert.