Vermehrt Paketloses und Einbruch des Upstreams
DanielHD
Netzwerkforscher
Netzwerkforscher

Hallo,

seit ein paar Tagen kommt es bei uns immer wieder zu Problemen mit dem Upstream und Paketloses.
Der Upstream (i.d.R. 40-50MBit/s) sinkt auf 0.3-0.9MBit/s und Paketloses rauschen hoch auf >70%.
Der Downstream hingegen ist davon, mehr oder weniger, unbeeinflusst und liegt eigentlich konstant über 400MBit/s.

Ein Störungsticket habe ich eröffnet (***) - nur im Moment ist die Leitung wieder im grünen Bereich und befürchte, dass das Ticket einfach geschlossen werden könnte. Deshalb die Bitte das Ticket mit den Infos hier verknüpfen die zeigen, dass das Problem wieder (gab schon mehrere Tickets) vermehrt auftritt:
image.pngimage.png

 

Community Team: Ticketnummer entfernt

9 Antworten 9
Kieferer
Host-Legende
Host-Legende

Das freut mich richtig, kein M$ sondern Linux & Smokeping und zudem das richtige Interval von 60/60 gewählt.  Smiley (fröhlich) Ein echter Kenner am Werk.

 

Backbone = Gateway?

Beachte den "Smoke" und den gleichmäßigen Ping nach der Abschaltung des OFDMA

2021-11-22_11-38.jpg

 

Ganz unten habe ich im Spoiler was zu iperf verfasst. Da es sich um den Upload/Packetloss handelt ist ein Langzeittest das Beste was du machen kannst. Betrachte den MTR/Ping Tracer als Krücke, Smokeping ist besser.

Dennoch die Docsis Pegel, insbesondere der Upstream, ist wichtig.

 

Damit der Support dein Anliegen bearbeiten kann, werden einige Daten benötigt.

Das "Früher war es besser" war, kann ich nicht bestätigen.

_____________________________________________________________

Selbsthilfe


Bei schlechten WLAN Empfang, schaue dir dieses Video an.

Erklärung zu Docsispegel, schaue dir dieses Video an.

Vorgaben zum Docsispegel hier

Hast du eine Fritzbox und bekommst nicht 1Gbit/s Speed, prüfe deine LAN Geschwindigkeit, schaue dir dieses Video an.

 

Probleme am Anschluß können nur unter Verwendung einer LAN Verbindung beurteilt werden.

__________________________________________ 

Bitte beantworte diese Fragen:

 

PLZ/Bundesland:

Tarif:

Leihrouter/Eigener Router:

Weiterer Router im LAN:

Bridge Mode:

 

Wichtig: Den kompletten Docsispegel Down- und Upstream posten.

 

Speedtest: 5 (fünf) Speedtests von speedtest.net als multiuser mit LAN.

5 (fünf) Speedtests von speedtest.net als singeluser mit LAN.

 

Multimode baut 4 Verbindungen zum Speedserver auf, Singlemode nur eine.

 2022-01-27_12-33.jpg

Nach den Speedtest liegen die Ergebnisse unter "Results" auf der Website vor.

2022-03-07_15-51.jpg2022-03-07_15-52.png

 

Nur die "Results" aus den 10 (zehn)  Speedtests im Singel- sowie Multimode sind von Interesse. Ein einzelner Speedtest ist nicht aussagekräftig!

 

Sind die 10 (zehn) Speedtests erfolgt, speichere "Results" als Screenshot und füge es als Foto, 4tes Icon von rechts, ein. Es können mehere Fotos eingefügt werden.

2022-03-04_12-34.jpg

Sofern es vom Router Logs wie "Utopia" gibt, bitte posten.

 

Um ein IPv6 Problem auszuschließen führe diesen Test durch, bitte posten.

 

Daher abweichend vom VF Fragebogen, führe einen MTR Test - für MacUser hier -, jeweils für IPv4 und IPv6 für für das Ziel heise.de für 30 Minuten aus. Die Ergebnisse bitte posten.

__________________________________________________________________

Falls eine graphische Darstellung erwünscht ist.

 

Der von VF empfohlende Pingplotter ist eine 14 tägige Test Version und kann max. 10 Minuten aufzeichen. Die Vollversion kostet $40.

Ich empfehle den kostenlosen pingtracer für M$ User, zip Datei downloaden, entpacken und starten. Es können Langzeittrends erstellt werden, mit der Taste „Bild ⬇“ können alte Daten abgerufen werden.

PingtracerPingtracerPingtracerPingtracer

 

 

Falls du einen nachgelagerten Router in Betrieb hast, muß dein VF Router den Bridge Mode aktiviert haben. Falls nicht, schließe deinen PC an deinem VF Router an. Stichwort Doppel-NAT

__________________________________________________________________

Ein wenig "Background" warum 5 Speedtests

 

Abweichende Speedtests im singlemode zum multimode geben Aufschluss über das OFDMA Verhalten. Normalerweise sollten beide Tsets im Upstream gleich sein.

 

Hier ein Beispiel wenn der OFDMA nicht funktioniert.

Mit Iperf über 900sek. mit einer Verbindung und aktiven OFDMA schaut es so aus:

 

Transfer 11.12.29 QVDI2.png
Transfer 24.11.21 14_30.png

 

Es gibt im OFDMA Mode immer wieder lichte Momente und diese werden oft beim standard Test erwischt, deshalb auch die 5 (fünf) Tests. So wie im Magenta Test sollte es auch nicht ausschauen.

 

Wenn es dir nicht zuviel Mühe bereitet, führe diesen Test durch und poste den grahischen Verlauf.

 

Magenta Test, schlechtes Verhalten im Upload, 2ter Test OK.

Bad, huge rampBad, huge rampBad, huge ramp
Hier ein Beispiele im multimode von speedtest.chip.de

Good even with a small rampGood even with a small rampGood even with a small ramp

 

Mit  einem Langzeit Iperf  Test sollte den upload so aussehen:

420sek. Upload420sek. Upload420sek. Upload

Das wahre Gesicht im Upload wird mit einem Langzeittest offenbart. Dazu muß iperf installiert werden. Schwierigkeiten leicht für iperf, Daten Import leicht - mittel

Mehr anzeigen

Iperf unter Windows als Client



Lade unter iperf.fr die aktuelle zip Datei herunter. Die zip Datei befindet sich im Download Ordner.

Entpacke die zip Datei in das Wurzelverzeichnis C:

Nach dem entpacken stehen sind zwei files im Verzeichnis C:\iperf-3.1.3-win64

  1. Mit der Tastenkombination Windowstaste+R öffnet sich "Ausführen".

  2. In dieses gebe "cmd.exe" ein und bestätigen mit Enter. Die Konsole öffnet sich.

  3. Wechsle in das Verzeichnis mit cd \iperf-3.1.3-win64

Unter der Seite iperf.fr sind public Server gelistet. Um einen Speedtest zu einem Server auszuführen, wähle ich den ersten gelisteten Server aus.

Dazu gebe im Eingabe Fenster folgendes ein, oder kopiere die untere Zeile, klicke in die Konsole, mit der rechten Maustaste wird der kopierte Text eingefügt.

>test.txt bedeutet das die Werte in eine Datei geschrieben werden.

iperf3 -c iperf.par2.as49434.net -p9231 -t900 -V >test.txt

  • p Port#

  • t Testdauer in Sekunden

  • V Verbose



Die Konsole zeigt nun folgendes an:



C:\iperf-3.1.3-win64>iperf3 -c iperf.par2.as49434.net -p9231 -t900 -V>test.txt



Nach der Eingabe (Enter) läuft der Test. Solange der Test aktiv ist bekommst keine Eingabeaufforderung in der Konsole.

Sollte eine Meldung kommen das keine Verbindung aufgebaut werden konnte, versuche einen anderen Port oder einen anderen Server. Ist der Test beendet, gibt es ein Prompt in der Konsole, die Datei befindet sich in demVerzeichnis

C:\iperf-3.1.3-win64

Sofern du Notepad++ nicht installiert hast, installiere Notepad++

Öffne Notepad++, mit strg+n öffnet sich ein neuer Tab und öffne die Datei

C:\iperf-3.1.3-win64\test.txt

Von Interesse ist die Spalte Bitrate, hier ein Beispiel.

iperf3 -c iperf.par2.as49434.net -p9211

Connecting to host iperf.par2.as49434.net, port 9211

[ 5] local 10.16.252.1 port 42336 connected to 193.177.162.41 port 9211

[ ID] Interval Transfer Bitrate Retr Cwnd

[ 5] 0.00-1.00 sec 6.71 MBytes 56.3 Mbits/sec 0 370 KBytes

[ 5] 1.00-2.00 sec 6.83 MBytes 57.3 Mbits/sec 1 354 KBytes

[ 5] 2.00-3.00 sec 7.13 MBytes 59.8 Mbits/sec 1 280 KBytes



Ersetze mit strg+h . (Punkt) in , (Komma) da in D das Dezimaltrennzeichen als, (Komma) definiert ist.

Klicke im Notepad++ mit der gedrückt gehaltenen Alt+linke Maustaste, selektiere die Spalte mit den - von mir grün markierten - Zahlenwerten ziehe mit der Maus bis zum Ende runter, so das alle Werte bis 900 selektiert sind. Kopiere diese Felder, rechte Maustaste, kopieren.

Öffne Excel, füge unter A1 die Werte ein und erstelle ein Diagramm.

Iperf unter Windows als Server



Iperf installieren. Die IP Adresse des Servers mit z.B. in der Konsole mit ipconfig ermitteln.

Wie im client beschrieben. Konsole öffnen, in das Verzeichnis wechseln.

In der Konsole iperf3 – s 5201 eingeben.



Am 2ten PC (Client, Konsole öffnen, zum Verzeichnis wechseln und den Befehl



iperf 3 -c Server_IP_ADRESSE -p5201



eingeben. Als Ergebnis sollte bei einer 1GB NIC um die 940Mbits stehen



Linux

Gleiche Vorgehensweise. Zur Blockauswahl nutze ich Sublime. Block Auswahl mit shift+rechter Maustaste.

Userban wg. wiederholter Missachtung der Forenregeln. Gruß, das Mod-Team

Aktuell habe ich wieder die geschilderten Probleme. Downstream liegt voll an, Upstream bricht derzeit von 50MBit/s auf 1-2MBit/s ein und Paketloss geht hoch >40%.
Leider kann ich nur manuelle Messungen bereitstellen, da das MB meiner Proxmox Maschine abgeraucht ist und die ganzen schönen VMs, die mir die schönen Bilder erstellen, nicht laufen... (smokeping, Speedtest-CLI,....)
Achso, alle Ergebnisse kommen von Maschinen die direkt via LAN Kabel mit dem Router verbunden sind.
FireShot Capture 003 - FRITZ!Box 6591 Cable - 192.168.1.1.pngFireShot Capture 004 - Results - Speedtest by Ookla - www.speedtest.net.png

 

@Kieferer 
Ja, der smokeping ist vom Gateway. Hatte ich falsch angelegt und smokeping mag es nicht wenn ich etwas umbenenne 🙂
Der Rauch auf dem Gateway ist leider "normal" bei mir... mal mehr (wenn die Probleme auftreten) mal weniger (wenn es "normal" läuft).
Parallel hatte ich auch den Google DNS (8.8.8.8) in der Überwachung. Dort gab es weniger Rauch, aber der Paketloss korrelierte mit dem vom Gateway.


@DanielHD  schrieb:

 

Ja, der smokeping ist vom Gateway. Hatte ich falsch angelegt und smokeping mag es nicht wenn ich etwas umbenenne 🙂
Der Rauch auf dem Gateway ist leider "normal" bei mir... mal mehr (wenn die Probleme auftreten) mal weniger (wenn es "normal" läuft).
Parallel hatte ich auch den Google DNS (8.8.8.8) in der Überwachung. Dort gab es weniger Rauch, aber der Paketloss korrelierte mit dem vom Gateway.


Muß auch so sein. Der 🐟 stinkt immer vom Kopf her. Allerdings wackelt bei mir google heftig.

Daher habe ich als Referenz Heise gewählt. Cyan = PL

 

google.com 30 Hoursgoogle.com 30 Hours2022-04-01_11-55.png

 


@DanielHD  schrieb:

... ist und die ganzen schönen VMs, die mir die schönen Bilder erstellen, nicht laufen... (smokeping, Speedtest-CLI,....)


Der single CLI Speedtest ist bei mir Kernschrott. Dieses Beispiel ist ein "Best of". Iperf zeigt es richtig an.

Mehr anzeigen
thomas@P14s-Gen-2a:~$ speedtest --single --no-download 
Retrieving speedtest.net configuration...
Testing from Vodafone Germany Cable (188.192.68.153)...
Retrieving speedtest.net server list...
Selecting best server based on ping...
Hosted by Net-D-Sign GmbH (Garching) [50.85 km]: 21.121 ms
Skipping download test
Testing upload speed......................................................................................................
Upload: 38.44 Mbit/s

Hier iperf mit 15sek

Mehr anzeigen
thomas@P14s-Gen-2a:~$ iperf3 -c iperf.par2.as49434.net -p 9235 -P1 -t15 -V
iperf 3.7
Linux P14s-Gen-2a 5.13.0-39-generic #44~20.04.1-Ubuntu SMP Thu Mar 24 16:43:35 UTC 2022 x86_64
Control connection MSS 1448
Time: Fri, 01 Apr 2022 10:05:00 GMT
Connecting to host iperf.par2.as49434.net, port 9235
      Cookie: bjd5s3oeedkcxaldfwqrqtswfc2bpjukm6dw
      TCP MSS: 1448 (default)
[  5] local 10.16.252.1 port 43968 connected to 193.177.162.41 port 9235
Starting Test: protocol: TCP, 1 streams, 131072 byte blocks, omitting 0 seconds, 15 second test, tos 0
[ ID] Interval           Transfer     Bitrate         Retr  Cwnd
[  5]   0.00-1.00   sec  8.10 MBytes  68.0 Mbits/sec    1    334 KBytes       
[  5]   1.00-2.00   sec  6.23 MBytes  52.3 Mbits/sec    0    382 KBytes       
[  5]   2.00-3.00   sec  6.35 MBytes  53.3 Mbits/sec    1    296 KBytes       
[  5]   3.00-4.00   sec  6.23 MBytes  52.3 Mbits/sec    0    318 KBytes       
[  5]   4.00-5.00   sec  7.13 MBytes  59.8 Mbits/sec    0    329 KBytes       
[  5]   5.00-6.00   sec  6.23 MBytes  52.3 Mbits/sec    0    334 KBytes       
[  5]   6.00-7.00   sec  6.35 MBytes  53.3 Mbits/sec    2    273 KBytes       
[  5]   7.00-8.00   sec  6.23 MBytes  52.3 Mbits/sec    0    305 KBytes       
[  5]   8.00-9.00   sec  6.23 MBytes  52.3 Mbits/sec    0    322 KBytes       
[  5]   9.00-10.00  sec  6.23 MBytes  52.3 Mbits/sec    0    331 KBytes       
[  5]  10.00-11.00  sec  7.13 MBytes  59.8 Mbits/sec    0    334 KBytes       
[  5]  11.00-12.00  sec  6.41 MBytes  53.8 Mbits/sec    1    255 KBytes       
[  5]  12.00-13.00  sec  6.23 MBytes  52.3 Mbits/sec    0    293 KBytes       
[  5]  13.00-14.00  sec  6.23 MBytes  52.3 Mbits/sec    0    317 KBytes       
[  5]  14.00-15.00  sec  6.23 MBytes  52.3 Mbits/sec    0    328 KBytes       
- - - - - - - - - - - - - - - - - - - - - - - - -
Test Complete. Summary Results:
[ ID] Interval           Transfer     Bitrate         Retr
[  5]   0.00-15.00  sec  97.6 MBytes  54.6 Mbits/sec    5             sender
[  5]   0.00-15.05  sec  96.1 MBytes  53.6 Mbits/sec                  receiver
CPU Utilization: local/sender 0.5% (0.1%u/0.4%s), remote/receiver 6.8% (1.3%u/5.4%s)
snd_tcp_congestion cubic
rcv_tcp_congestion cubic

iperf Done.

Dieses Vergleiche habe ich mehrfach wiederholt und decken sich mit meinem sysmonitor der NIC.

Weil du das kannst, führe iperf Langzeittests mit 600s durch, die Web Speedtest etc mit 12s Laufzeit sind was für die hohle Hand. Darum auch der ellenlange Text/Erklärungen.

 

Eigentlich sollten alle Kanäle im Upstream mit 64QAM Modulieren. Das deutet was auf eine Rückwegstörung hin.

Dennoch sollest du wesentlich mehr als deinen angegeben Uploadspeed bekommen.

 

Userban wg. wiederholter Missachtung der Forenregeln. Gruß, das Mod-Team

Damit es etwas klarer wird mit dem Speedtest-cli

Mehr anzeigen
thomas@P14s-Gen-2a:~$ speedtest --single --no-download 
Retrieving speedtest.net configuration...
Testing from Vodafone Germany Cable (188.192.68.153)...
Retrieving speedtest.net server list...
Selecting best server based on ping...
Hosted by HTL Mössingerstr. powered by Oja (Klagenfurt) [221.01 km]: 49.498 ms
Skipping download test
Testing upload speed......................................................................................................
Upload: 9.01 Mbit/s
thomas@P14s-Gen-2a:~$ speedtest --single --no-download 
Retrieving speedtest.net configuration...
Testing from Vodafone Germany Cable (188.192.68.153)...
Retrieving speedtest.net server list...
Selecting best server based on ping...
Hosted by Axera (Verona) [280.95 km]: 45.377 ms
Skipping download test
Testing upload speed......................................................................................................
Upload: 16.33 Mbit/s
thomas@P14s-Gen-2a:~$ speedtest --single --no-download 
Retrieving speedtest.net configuration...
Testing from Vodafone Germany Cable (188.192.68.153)...
Retrieving speedtest.net server list...
Selecting best server based on ping...
Hosted by Stadtwerke Konstanz GmbH (Konstanz) [212.48 km]: 29.276 ms
Skipping download test
Testing upload speed......................................................................................................
Upload: 27.25 Mbit/s
thomas@P14s-Gen-2a:~$ speedtest --single --no-download 
Retrieving speedtest.net configuration...
Testing from Vodafone Germany Cable (188.192.68.153)...
Retrieving speedtest.net server list...
Selecting best server based on ping...
Hosted by Stadtwerke Konstanz GmbH (Konstanz) [212.48 km]: 30.098 ms
Skipping download test
Testing upload speed......................................................................................................
Upload: 24.56 Mbit/s

Mit iperf konstant > 50MBit

 

Mehr anzeigen
 - - - - - - - - - - - - - - - - - - - - - - - - -
[ ID] Interval           Transfer     Bitrate         Retr
[  5]   0.00-12.00  sec  75.8 MBytes  53.0 Mbits/sec   17             sender
[  5]   0.00-12.07  sec  74.2 MBytes  51.5 Mbits/sec                  receiver

iperf Done.
- - - - - - - - - - - - - - - - - - - - - - - - -
[ ID] Interval           Transfer     Bitrate         Retr
[  5]   0.00-12.00  sec  77.9 MBytes  54.5 Mbits/sec    3             sender
[  5]   0.00-12.05  sec  76.6 MBytes  53.3 Mbits/sec                  receiver

 

 

Userban wg. wiederholter Missachtung der Forenregeln. Gruß, das Mod-Team

Neue Hardware da und kann die VMs bald wieder an den Start bringen.
In dem Zuge habe ich gesehen ich hänge inzwischen auch an einem anderen Gateway... also werde ich im logging eh einiges ändern.

Im Störungsticket ist noch nichts aktualisiert worden. Läuft wohl wieder auf ein "externes Fremdsignal hinaus".
An der Hotline hieß es immer, das Signal muss ausfindig gemacht werden und das dauere.
Meiner (laienhaften) Meinung nach müsste die Quelle der Störung doch über Monitoring Tools direkt ausfindig gemacht werden können und eine Behebung dürfte dann keine 3 Wochen dauern (wie die letzen male)...

@Kieferer 
Ja - speedtest-cli ist, je nach Server, bei mir auch nur dafür geeignet eine Tendenz anzuzeigen. Gerade bei den Uploadeinbrüchen und dem Paketloss ist der Server egal, weil es dann bei allen gleich schlecht aussieht.
Werde mir aber iperf nochmal anschauen.
Bei den DOCSIS Werten will ich auch mal schauen ob ich da ein sinnvolles logging hinbekomme.


@DanielHD  schrieb:

An der Hotline hieß es immer, das Signal muss ausfindig gemacht werden und das dauere.
Meiner (laienhaften) Meinung nach müsste die Quelle der Störung doch über Monitoring Tools direkt ausfindig gemacht werden können und eine Behebung dürfte dann keine 3 Wochen dauern (wie die letzen male)...


Mit dieser Meinung bist du nicht alleine und habe mich auch eines besseren Belehren lassen müssen.. VF nutzt ab dem CMTS analog Technik in ihren Strecken. Ein Monitoring der Strecke ist nicht möglich. Welcome to the 70th.

 

Ein gutes script - nicht von mir - um von der GW bis zum Ziel das Target mit geringem Aufwand für IPv4 und IPv6 zu konfigurieren.

Mehr anzeigen

Skript zum Erstellen zum Target mit dem ganzen path, also vom GW zum Ziel.

https://raymii.org/s/snippets/IPv6_Traceroute_to_Smokeping_Target_Config.html

 

Das habe ich gefunden und funktioniert bei mir mit einer kleinen Änderung.

Dies ist für IPv4, für IPv6 sollte auch angelegt werden, siehe link

 

traceroute --resolve-hostnames -w 3 revspace.nl | grep -v "*" | sed -e 's/(//g' -e 's/)//g' | awk '{ gsub(/\./,"_",$2); gsub(/\:/,"_",$2); print "++ "$2"\nmenu = "$2" - "$3"\ntitle = "$2" - "$3"\nhost = "$3"\n"}'

 

 

Mein Presentation file habe ich geändert um die Losses als Bar anzeigen zu lassen.

Mehr anzeigen
*** Presentation ***

template = /etc/smokeping/basepage.html
charset = utf-8
htmltitle = yes
graphborders = no


+ charts

menu = Charts
title = The most interesting destinations

++ stddev
sorter = StdDev(entries=>4)
title = Top Standard Deviation
menu = Std Deviation
format = Standard Deviation %f

++ max
sorter = Max(entries=>5)
title = Top Max Roundtrip Time
menu = by Max
format = Max Roundtrip Time %f seconds

++ loss
sorter = Loss(entries=>5)
title = Top Packet Loss
menu = Loss
format = Packets Lost %f

++ median
sorter = Median(entries=>5)
title = Top Median Roundtrip Time
menu = by Median
format = Median RTT %f seconds

+ overview 

width = 600
height = 50
range = 10h

+ detail
loss_background = yes
nodata_color = ffb0b0
width = 600
height = 250
unison_tolerance = 2

"Last 3 Hours"    3h
"Last 30 Hours"   30h
"Last 10 Days"    10d
"Last 360 Days"   360d

#+ hierarchies
#++ owner
#title = Host Owner
#++ location
#title = Location

## Wen you click on the general graph this is
## the size of the detail graphs


## Colors for loss
#++ loss_colors

#1    00ff00  "<1"
#3    0000ff  "<3"
#1000 ff0000  ">=3"

## Colors for uptime
++ uptime_colors

3600     00ff00   "<1h"
86400    0000ff   "<1d"
604800   ff0000   "<1w"
1000000000000 ffff00 ">1w"

 

Userban wg. wiederholter Missachtung der Forenregeln. Gruß, das Mod-Team

R4mona
Moderator:in
Moderator:in

Hi DanielHD,

entschuldige bitte die Wartezeit. Aktuell benötigen wir leider etwas länger, um zu antworten. Verlegener Smiley

Soeben habe ich in mein System geschaut und gesehen, dass Dein Ticket weiterhin offen und in Bearbeitung ist. Meine Kolleg:innen in der internen Technik prüfen aus der Ferne, was genau bei Dir los ist und versuchen natürlich auch die Störung zu beheben.

Sollte das nicht gelingen, meldet sich ein:e Techniker:in, um einen Vor-Ort-Termin abzusprechen. Wie lang das noch dauert, ist mir leider nicht ersichtlich. Smiley (traurig)

Viele Grüße
R4mona

Bewertet hilfreiche Beiträge mit Likes!

Ich habe jetzt auch mal auf iperf umgestellt.
Smokeping als nächstes und dann noch ein Tracker für die Docsis Werte XD

Zu Iperf:
Im 5 Minutentakt werden 10 UDP Messungen vorgenommen um den Upstream zu testen und Paketloss zu bestimmten. Zur Visualisierung landet nun alles bei grafna 

 

Aktueller Snapshot:
https://snapshots.raintank.io/dashboard/snapshot/7gBpEtvJspJ4sw0PzK2Y77ewBc58vWdY

Derzeit sieht es halt so RICHTIG Besch...eiden aus...
Screenshot 2022-04-07 113904.png

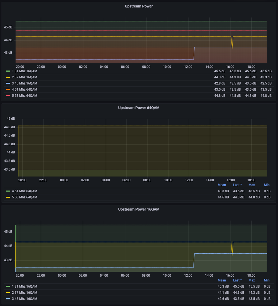
Inzwischen konnte ich auch die Fritzbox an Grafana anbinden... schon irgendwie nerdy das so zu tracken Lachender Smiley

Jedenfalls ist die Lage inzwischen konstant mies...
Iperf Ergebniss im Detail: https://snapshots.raintank.io/dashboard/snapshot/DosEL8JKP8YMN6FxR6jDo6x6Mp3yrJ5e
iperf.png

Fritzbox Werte im Detail:
https://snapshots.raintank.io/dashboard/snapshot/MaWILnuAlQ8vDixWVhAc4OZOZQ3C0LsP

Kanäle.png