Upload miserabel, Internet teilweise unbrauchbar
ItsMeAgain
Smart-Analyzer
Smart-Analyzer

Hallo,

ich wohne in 45472 Mülheim und habe einen Internet-Kabel-Anschluss mit 100Mbit/s Download und 10 Mbit/s Upload.

Mir ist nun in letzter Zeit schon oft aufgefallen, dass es bei WLAN-Calls oder Whatsapp-Anrufen immer häufiger Abbrüche gab und ansonsten das Internet immer öfters träge reagiert. Seit letzten Freitag Abend bis Samstag Nachmittag ging es jedoch soweit, dass noch nicht mal mehr surfen im Internet möglich war. Die Seiten wollten sich nicht mehr aufbauen oder ständige Verbindungsabbrüche, Internet nicht mehr nutzbar. Verschiedene Speedtests ergaben, dass der Upload im schlimmsten Fall bei nur bei 0,02 Mbit/s lag (alle Screenshots in der ZIP-Datei). Kein Wunder also. Nachdem die Vodafone-Störungskarte keine Störungen in meiner Gegend anzeigt und das Internet bis Sa. Mittag noch immer nicht mal normales surfen her gab, hatte ich 40 Minuten Zeit in der Hotline verbracht, nur um zu hören, dass keine Störung vorliegt und sich am Montag eine Fachabteilung melden würde, was bisher nicht passiert ist.

 

Seit Sa. Mittag funktioniert das Internet wieder soweit, dass der Upload zumindest für einen Seitenaufbau wieder reicht. Trotzdem reicht der Upload meist nicht um von unterwegs auf die Überwachtungskamera der Haustür zuverlässig zuzugreifen oder Videotelefonie zu machen, auch an File-Uploads oder Cloud-Backups ist kaum zu denken. Dabei arbeite ich eigentlich zur Zeit hauptsächlich von zu Hause und brauche das alles dringend.

 

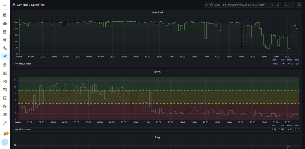
Ich habe mir die Mühe gemacht ein Script aufzusetzen, dass seit Sa. Mittag alle 10 Minuten ein Speedtest macht (speedtest.net). Weil die automatischen Tests nur ein groben Eindruck geben, habe ich zusätzlich in regelmäßigen Abständen Speedtests von breitbandmessung.de und Telekom durchgeführt. Die Leistung variert stark, habe fast immer deutlich unter 4 Mbit/s gelegen, meist so um die 2-3 Mbit/s, des öfteren aber auch deutlich unter 1 Mbit/s (0.02, 0.16, 0.4, 0.47, 0.54, 0.55, 0.65, 0.69, 0.7, 0.8, 0.84, 0.89, 0.9, 0.94, 0.99, 1 MBit/s). Am Sonntag wurden nur Nachts zwischen 2 und vormittags 11 Uhr akzeptable Werte über 5-10 Mbit/s erreicht. Am Montag (heute) erst ab 4 Uhr morgens bis 8:30 Uhr, danach sind die Werte wieder miserabel, nur im roten Bereich unter 5 Mbit/s. Ich denke nicht das hier eine Störung vorliegt, sondern, dass das Netz hier in der Ecke maßlos überlastet ist, was den Upload angeht. Beim Download habe ich nichts zu beabstanden, der liegt meist im grünen Bereich. Nur, was nützt der beste Download, wenn man Seiten nicht abrufen kann und Standartanwendungen nicht gehen, weil der Sendekanal nicht oder nur sehr schlecht funktioniert? Die Vertragsbedingungen sagen, dass die übliche Uploadrate bei 9 Mbit/s liegen soll und die Minimale bei 5 MBit/s. Mit 9-10 könnte ich gut leben, mit 5 nur schwer. Alles was darunter liegt ist inakzeptabel und liegt unter dem Vertraglich vereinbartem. Leider lagen dieses gesamte Wochenende die Uploadgeschwindigkeit zu normalen Wachzeiten im inakzeptablen Bereich. Inakteptabel ist für mich auch, dass seit meinem Anruf bisher gar nichts passiert ist und ich hier alleine im Regen stehen gelassen werde mit einer nicht funktionierenden Internetverbindung.

 

Eigentlich hätte ich gerne eine schriftliche Beschwerde eingereicht, aber einen Emailkontakt konnte ich nicht finden (weil niergends angegeben). Deshalb bitte ich an dieser Stelle um schnelle Abhilfe.

 

Mir wurde damals bei Vertragsabschluss in der Hotline gesagt, umso höher der Tarif gewählt wird, umso höher die Priorität der Daten. Ist das so korrekt? Wenn ja, wäre es evtl. möglich meine Uploadrate zumindest vorrübergehend zu erhöhen, bis die Probleme hier behoben sind, so dass die Leitung wieder normal nutzbar ist?

Ansonsten würde ich gerne wissen, was jetzt genau unternommen wird um das Problem anzugehen und in welchem Zeitramen das erfolgen soll.

 

Um es Vorweg zu nehmen, ja alles technische (Neustart, Geräte abklemmen etc) schon mehrfach probiert. Die automatisierten Messungen wurden direkt an der Vodafone-Station per Netzwerk-Kabel durchgeführt (Raspberry). Die angehangenen Screenshots meist über WLAN vom Notebook, zur Überprüfung aber auch direkt per Kabel abgeschlossen - die Uploadwerte bleiben gleich schlecht. Wärend der Tests wurde sichergestellt, dass kein anderes Gerät Traffic erzeugt. Keinerlei angezeigte Fehler in der Vodafone-Station.

Vodafone SpeedtestVodafone Speedtest

 

Leitungsüberwachung Sa. 10.12.22Leitungsüberwachung Sa. 10.12.22Leitungsüberwachung So. 11.12.22Leitungsüberwachung So. 11.12.22Leitungsüberwachung Mo. 12.12.22Leitungsüberwachung Mo. 12.12.22

 

4 Antworten 4
ItsMeAgain
Smart-Analyzer
Smart-Analyzer

Upload der Zip-Datei mit allen Screenshots der Speedtests hat hier leider nicht funktioniert. Auf Wunsch kann ich das geich nochmal probieren oder die per Email nachreichen.

ItsMeAgain
Smart-Analyzer
Smart-Analyzer

Auch jetzt wieder:

 

Telekom SpeedtestTelekom Speedtest

Poste mal ein Screenshot der Signalwerte des Routers.

 

Gruß Kurt

Bitte keine Anfragen über PN stellen!

DOCSIS-Status.png