Frage
Antwort
Lösung
am 28.04.2021 23:43
Hallo,
Zunächst einmal meine Daten:
Vertrag: Red Internet & Phone 50 Cable U
Router: Fritzbox 6490 Cable (1) / Vodafone Box TG3442DE (2)
(1) ist mein Gerät. (2) das Leihgerät, das ich mit dem Vetrag erhalten habe
Fehler: Erhebliche Abweichung Downstream / Upstream / Latenzzeiten nur in den Abendstunden, täglich, seit > 2 Wochen.
Anbindung an Modem: Gigabit LAN
Betriebssystem: Linux, Browser: Chrome, Tests auch per wget
Wohnort: Hamburg
Zu den angegenen Zeiten ist eine Nutzung kaum möglich: TV Streaming bricht ab oder verpixelt, Onlinespiele frieren ein oder sind aufgrund der Latenz (Lag) nicht spielbar.
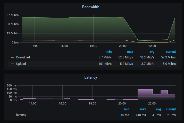
Ich bin zum Teil auf 3-4 MBit/s im Download runter und ~1MBit im Upstream. Ich habe auch schon Messungen von 0 im Upstream gehabt. Latenz ist zum Teil bei ~250ms und das gegen der ersten HOP (Vodafone Netz)
Ich habe eine protokollierte Messkampagne per Breitbandmessung am 23/24.04 mit der Originalhardware (2) angefertigt, mit deaktivem WLAN und alleinigem Client während des Tests.
Das habe ich im Kundencenter hochgeladen und anschliessend wurde ein Techniker Termin vereinbart, obwohl ich darauf hingewiesen habe, dass dee Leistungeinbruch nur zu bestimmten Zeiten aber regelmässig auftritt, zu anderen Zeiten ist die Leitung stabil und auch die Messwerte stimmen (daher gehe ich nicht von Fehlern im Setup / Messaufbau etc aus)
Der Techniker hat am 27. dennoch einige Einstellungen am Hausverstärker vorgenommen, und ein 10dB Dämfungsglied in die Modemantennenleitung eingeschleift.
Leider hat das nichts geändert, die Werte waren am 27. Abends wieder schlecht wie üblich (Test mit Hardware 2)
Ich habe am 28. morgens wieder meine FB angeschlossen, weil ein dadurch bedingter Fehler ausgeschlossen werden kann und ich auf mein DECT Telefon angewiesen bin.
Ich habe diverse browserbasierte Tests auf verschiedenen Endgeräten unterschiedlicher Anbieter verwendet:
breitbandmessung / unitymedia / netcologne / wieistmeineip
und um Browser als Fehler auszuschliessen auch Kontrollmessungen per wget
speedtest.tele2.net / speedtest.belwue.net /
Ein Router Neustart (1) oder (2) war ebenso erfolglos.
Der Test von UnityMedia darf hier übrigens ersthaft angezweifelt werden, es scheinen immer die Maxima von 5 Einzelmessungen angezeigt zu werden, Bsp test Tachos 38-27-11-15-19 und dann Anzeige 38. Der Download zum Modem ist ständig 58, egal welcher Router und eine zeitnahe Messung mit anderen Tools brachte ganz andere und deutlich schlechtere Werte. Allein das Laden des Startbildes dauerte 3-5 Sekunden, wo man zusehen konnte.....
Ich hab hier noch einiige Tests in Textform
28.04 21:41 http://speedtest.netcologne.de/ TestId 609369 Down: 3.81 MBit/s, Ping 209 ms, Up 0.24 MBit/s ### $ wget -O /dev/null --report-speed=bits -4 http://speedtest.belwue.net/random-100M --2021-04-28 21:28:19-- http://speedtest.belwue.net/random-100M Resolving speedtest.belwue.net... 129.143.4.238 Connecting to speedtest.belwue.net|129.143.4.238|:80... connected. HTTP request sent, awaiting response... 200 OK Length: 104857600 (100M) Saving to: '/dev/null' /dev/null 3%[=> ] 3.87M 459Kb/s eta 26m 40s ^C ### --2021-04-28 21:36:33-- ftp://speedtest.tele2.net/100MB.zip => »100MB.zip« Auflösen des Hostnamens speedtest.tele2.net (speedtest.tele2.net) … 90.130.70.73, 2a00:800:1010::1 Verbindungsaufbau zu speedtest.tele2.net (speedtest.tele2.net)|90.130.70.73|:21 … verbunden. Anmelden als anonymous … Angemeldet! ==> SYST ... fertig. ==> PWD ... fertig. ==> TYPE I ... fertig. ==> CWD nicht notwendig. ==> SIZE 100MB.zip ... 104857600 ==> PASV ... fertig. ==> RETR 100MB.zip ... fertig. Länge: 104857600 (100M) (unmaßgeblich) 100MB.zip 5%[> ] 5,76M 185KB/s ETA 7m 1s ^C ### $ ping 8.8.8.8 PING 8.8.8.8 (8.8.8.8) 56(84) Bytes Daten. 64 Bytes von 8.8.8.8: icmp_seq=1 ttl=116 Zeit=2074 ms 64 Bytes von 8.8.8.8: icmp_seq=2 ttl=116 Zeit=6528 ms 64 Bytes von 8.8.8.8: icmp_seq=5 ttl=116 Zeit=3592 ms 64 Bytes von 8.8.8.8: icmp_seq=6 ttl=116 Zeit=2669 ms 64 Bytes von 8.8.8.8: icmp_seq=7 ttl=116 Zeit=3852 ms 64 Bytes von 8.8.8.8: icmp_seq=8 ttl=116 Zeit=3351 ms 64 Bytes von 8.8.8.8: icmp_seq=10 ttl=116 Zeit=1521 ms 64 Bytes von 8.8.8.8: icmp_seq=11 ttl=116 Zeit=1523 ms 64 Bytes von 8.8.8.8: icmp_seq=12 ttl=116 Zeit=618 ms 64 Bytes von 8.8.8.8: icmp_seq=13 ttl=116 Zeit=245 ms 64 Bytes von 8.8.8.8: icmp_seq=14 ttl=116 Zeit=179 ms
30.04.2021 01:07 - bearbeitet 30.04.2021 01:12
Mein Upload was heute nur während 1h unbrauchbar (5 -9 MBit/s) aber viel schlimmer ist der Upload, dieser fiel auf zum Teil 0,2-0-5 MBit/s und das über einen weitaus längerer Zeitraum. Vermutung also: Störer im Rückkanal.
Aus Interesse habe ich mal die Leitungsdaten der FB im 5 Minutenraster gesampelt und per Grafana angezeigt. Ich habe zwar ca 2000 unkorrigierbare Fehler in den Frequenzen 114-138MHz pro Tag und 4,8 Millionen korrgierbare bei 130MHz aber es waren keine verstärkt auftretenden Fehler während des Störungszeitraums. Dafü aber ist mir aufgefallen, das gerade da ein überaus häufiger Modulationswechsel im Upload auf niederwertige Modulationsarten erfolgt:
01.05.2021 14:26 - bearbeitet 01.05.2021 14:27
Nächster Tag. Wieder 4h zur Primetime: Upload im Durchschnitt unter 200KBit/s. Traffik Shaping an der Fritzbox aktiviert, damit wenigstens die TCP-ACKs priorisiert durchkommen, dennoch ist Streaming unmöglich.
Achso: PLZ ist 22309
PS: Nach dem Technikertermin erhielt ich noch einen weiteren Anruf: Nein, ich habe keine Interesse an einem Upgrade des Vertrags um dann für Mehrkosten die Leistung zu bekommen wofür ich jetzt bezahle. Ich benötige eine stabile Leitung schon aus beruflichen Gründen.
am 02.05.2021 11:45
01. 05. Störung heute schon ab 19:30: 6h zur Primetime mit 10MBit Down /0.5MBit Up,
am 04.05.2021 08:57
03. Mai. Pünktlich um 20 Uhr.
Der Upload war erst bei 0 (!!!!!) und kurz danach so schlecht dass noch nicht mal mehr der Test lief. Habe versucht diesmal zeitgleich die Technische Hotline anzurufen, dort kam eine Ansage, dass eine Störung voerliege, die angeblich bis heute 20 Uhr beseitigt werden soll. Mal sehen, die Hoffnung stirbt ja zuletzt.
am 05.05.2021 12:00
Hallo Heimi666,
erst einmal herzlich willkommen in unserer Community. Schön, dass Du hier bist.
Damit ich mir Deinen Anschluss ansehen kann, sende mir in einer Privatnachricht Deine Kundennummer, Name, Geburtsdatum und Anschrift zu.
Sobald Du mir Deine Daten geschickt hast, melde Dich bitte noch einmal kurz in Deinem Beitrag.
Beste Grüße
Tina
am 05.05.2021 15:46
Hallo Tina,
ich hab Dir die Daten gesendet.
Es gab/gibt scheinbar eine Bereichsstörung, das bekam ich gestern an der Terchnischen Hotline erzählt. Gestern war auch das Telefon betroffen, die Hotline hat mich nicht hören können und ich musste Mobil erneut versuchen.
Irgendwas wurde scheinbar heute Nacht auch zwischen 5 und 7 Uhr getan, ich habe den gleichen Modulationsabfall bemerkt wie sonst nur zu den Störungszeiten. Ich habe heute morgen eine Messung gemacht, da war alles ok, mittlerweile habe ich aber wieder nur 1MBit/s im Upstream, das hatte ich tagsüber noch nie. Modulation sieht aber gut aus: 1 Kanal 45MHz auf 32QAM.
am 05.05.2021 15:58
Hallo Heimi666,
ich habe mir Deinen Anschluss angesehen.
Es gibt aktuell zwei Sachen:
1. In Deinem Anschlussbereich ist derzeit der Rückweg gestört. Dieser Störer verursacht die geschilderten Probleme (Abbrüche und Geschwindigkeitseinbrüche). Die Kollegen beobachten das Segment und schauen, von wo das Störsignal kommt. Ich hoffe, der Störer wird schnellstmöglich beseitigt. Wann das genau sein wird, ist schwer zu sagen. Die Eingrenzung funktioniert nur, wenn er gerade aktiv ist. Leider sind die wenigsten Störer dauerhaft aktiv. Dadurch kann es etwas dauern, bis unser Außendienst ihn ausfindig macht.
2. Ein weiterer Grund ist, dass die Auslastung während der Hauptnutzungszeiten im Upload erhöht ist. Dadurch kommt es vor allem in den Abendstunden zu Engpässen und Du erreichst nur einen Bruchteil der gebuchten Geschwindigkeit.
Das Netz muss durch uns vor Ort ausgebaut werden, damit zusätzliche Kapazitäten geschaffen werden. Die Arbeiten sind derzeit in Planung. Bis sie abgeschlossen werden, dauert es voraussichtlich noch bis zum ersten Quartal kommenden Jahres.
Da ist gerade einiges im Argen. Dafür kann ich mich nur entschuldigen.
Beste Grüße
Tina
am 07.05.2021 00:31
Ich hätte gedacht, dass sich heute was getan hat, ich war den ganzen Tag auf 64QAM im Upload. Leider nur bis 19:15. Seit 20:45 bis 23:30 wieder nur 4QAM und Upload runter auf Minimal 100KBit/s, das ist 1,5x ISDN (!!!!!) und im Schnitt 180kBit/s. Durch den schlechten Upload wird auch der Download beeinträcjtigt UND das Telefon sehr häufig kann mich die Gegenseite nicht hören.
Ich messe nun zu Dokumentationszwecken zusätzlich ookla alle 30 Minuten rund um die Uhr.
Zu Deinen Punkten:
1. Der Störer ist täglich zu den Zeiten im Betreff aktiv
2. Zu den Zeiten liegt die BB deutlich unter den zugesicherten Werten teilweise nur bei 5-10%. und das über ~5h anhalten, und das zur Primetime (Streaming und Telefon). Wenn dieser Zustand sich nicht ändert muss ich mir geeignete Massnahmen überlegen. Eine zeitlich begrenzte Störung ist eine Sache (die war schliesslich über ein halbes Jahr nicht vorhanden, aber einen Einbruch lastbedingt über einen Zeitraum von von noch ca 12 Monaten. Ich werde mir das ansehen, leider kann ich nicht Sonderkündigen, da die Wohnung nur per Kabel erschlossen ist, aber ich würde mir ein Minderungsrecht vorbehalten, das enstprechende TKG kommt ja gerade.
am 09.05.2021 13:39
Mal eine andere Frage:
Die 7590 kann ja nur DOCSIS 3.0, benutzt aber 20 Kanäle Downstream und nur einen Upstream bei 50/5 MBit Bandbreite. Die mögliche Bitrate steigt mit dann noch mit der Modulation, im Downstream sind mehrere Kanäle sogar 256QAM. Die Anzahl der Kanäle und die Modulationsart (und im Upstream auch der TDM Slot) werden ja scheinbar von der CMTS festgelegt. Warum wird im Upstream nicht auf einen andereren Kanal gewechselt wenn der gestört ist, warum werden nicht ansonsten mehrere verwendet, bei gleichzeitiger Verringerung der TDM Aktivitätsfenster pro Kanal?? Wieso liegen mögliche Upstremkanäle dann auch noch im Frequenzraster so beieinander, sodass die Störfrequenzen dann auch gleich alle erwischen?