Ständige Paketverluste und Ping-Spikes
Wolfass
Smart-Analyzer
Smart-Analyzer

Hallo zusammen,

ich habe seit 1-2 Wochen immer kurze Ping-Stikes und Paketverluste beim Online spielen. Außerdem laden einige Webseiten nicht immer direkt, sondern erst nach mehrfachem Neuladen. Ich habe diese Probleme bei mehreren Geräten egal ob per WLAN oder LAN verbunden. Bei Ping tests zum Router gibt es keine Auffälligkeiten. Ping tests auf externe Webeseiten zeigen allerdings alle 6-8 Pings eine Zeitüberschreitung. Traceroute zeigt ebenfalls keine Auffälligkeiten. Ich habe dann noch einen Test mit pathping mit dem Ziel 8.8.8.8 durchgeführt und dieser hat folgendes Ergebnis: 

 

Hop 0–2 (bis Router): 0 % Verlust
Hop 3 (de-fra01b-rc2-ae-26-0.aorta.net): 100 % Paketverlust
Hop 4 (de-bfe18a-rt01-lag-1.aorta.net): 6 % Verlust
Hop 5-8 (google.com): 0 % Verlust

 

Ich habe bereits ein Störungsticket eröffnet und eine Rückmeldung bekommen, dass Vodafone von ihrer Seite aus keine Probleme feststellen kann. Aber der pathping-Test zeigt doch offensichtlich ein Problem von Vodafone-Seite aus. Ich weiß nicht mehr weiter also dachte ich, ich melde mich mal hier und vielleicht kann mir jemand mit dem Problem weiterhelfen.

 

Vielen Dank im Vorraus.

 

 

1 Akzeptierte Lösung

Akzeptierte Lösungen
Menne99
Giga-Genie
Giga-Genie

melde eine Störung die Fehler auf QAM 4096 sind viel zu hoch, das muss sich jemand Vorort anschaun, sorge für Zugang überall, Keller, Wohnungen, Hausmeister usw! So lange am letzten Hop kein x% PL steht , ist kein PK Loss vorhanden, das zwischen drin ist egal!

 

Der glubb is a Depp

Lösung in ursprünglichem Beitrag anzeigen

5 Antworten 5
Menne99
Giga-Genie
Giga-Genie

Pingplotter machen, Docsis Status posten

Der glubb is a Depp

Sehr gerne.
Docsis-Status:

Screenshot_Empfang_3.1.jpg

Screenshot_Empfang_3.0_1.jpg

Screenshot_Empfang_3.0_2.jpg

Screenshot_Senden_3.0_3.1.jpg

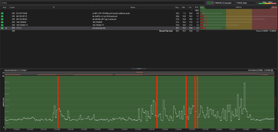
Pingplotter Ergebnisse:

Screenshot_Pingplotter_Google.jpg

Screenshot_Pingplotter_YT.jpg

Screenshot_Pingplotter_Vodafone.jpg 

Wolfass
Smart-Analyzer
Smart-Analyzer

Hat niemand hier einen Lösungsvorschlag? Das Problem besteht nämlich immer noch und ich bin hier allmählich am verzweifeln.

Menne99
Giga-Genie
Giga-Genie

melde eine Störung die Fehler auf QAM 4096 sind viel zu hoch, das muss sich jemand Vorort anschaun, sorge für Zugang überall, Keller, Wohnungen, Hausmeister usw! So lange am letzten Hop kein x% PL steht , ist kein PK Loss vorhanden, das zwischen drin ist egal!

 

Der glubb is a Depp

Okay danke, wo meldet man denn diese Art der Störung. Weil bei dem Störungsticket was ich gefunden habe kann man nicht wirklich viel mit angeben bei Erstellung des Tickets.

Außerdem habe ich gestern nochmals den Pingplotter laufen lassen und beispielsweise ein Ergebnis mit Paketlost am Ende und mittendrin.

Screenshot_Pingplotter_1.1.1.1.jpg.png

 

Grüße