Minütliche Ping-Aussetze
MarcelZ
Daten-Fan
Daten-Fan

Hallo zusammen, 

wir haben seit etwa 3-4 Monaten immer wieder Ping-Aussetzer. Streaming oder online spielen ist somit mehr oder weniger Sinnlos. 

In unserem Haus haben wir zwei Roter

1x 4591 Fritzbox mit 1000Mbit

1x ConnectBox 120Mbit

 

Die ConnectBox ist bereits seit über 7 Jahren im Einsatz und läuft tadellos. Diese wird jedoch lediglich für das Fax-Gerät verwendet und ist nicht am Heimnetzwerk angeschlossen. 

Die FritzBox hat hingegen seit etwa 3-4 Monaten einige Probleme. Bis vor etwa 1,5 Monaten hatten wir noch eine 400Mbit Verbindung (hier bestand das gleiche Problem), welche jedoch auf eine 1000Mbit Verbindung geupgradet wurde. Seither hatten wir inzwischen die 3. FritzBox (erst 4591, dann 6660 und jetzt wieder die 4591).
Mit alle Boxen haben wir die gleichen Probleme. Daher können wir einen Hardwaredefekt aussschließen. 
Außerdem waren gefühlt etwa 10 Techniker vor Ort und haben alles durchgemessen (Verkabelung bis zur FritzBox) sowie eine 2 tägige Analyse laufen lassen. Laut Vodafone ist ALLES sauber und es gibt keine Ausfälle. 

Heute kam die neue FritzBox (4591). Diese wurde angeschlossen, hat sich konfiguriert und ledigich ein Gerät hat sich mit ihr über WLAN verbunden. Und siehe da, die gleichen Ping Aussetzer. 
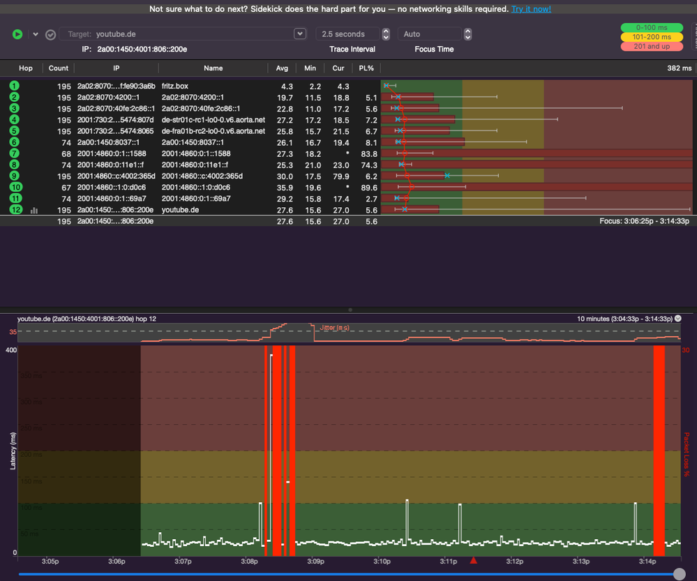
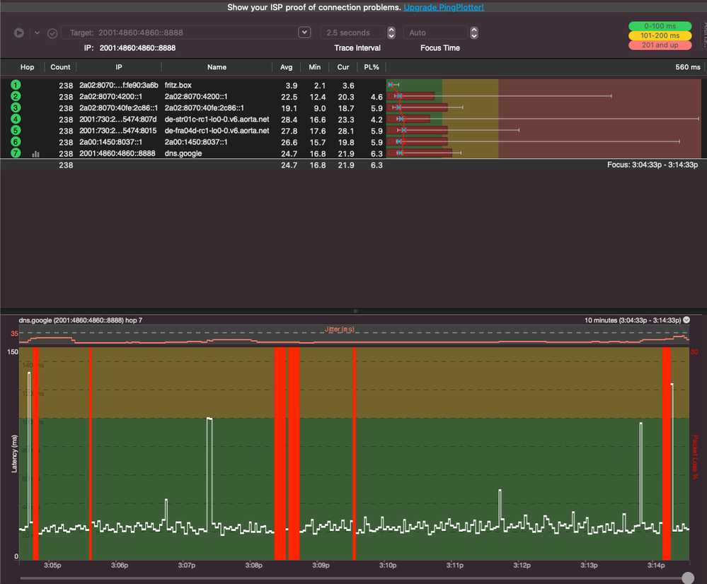
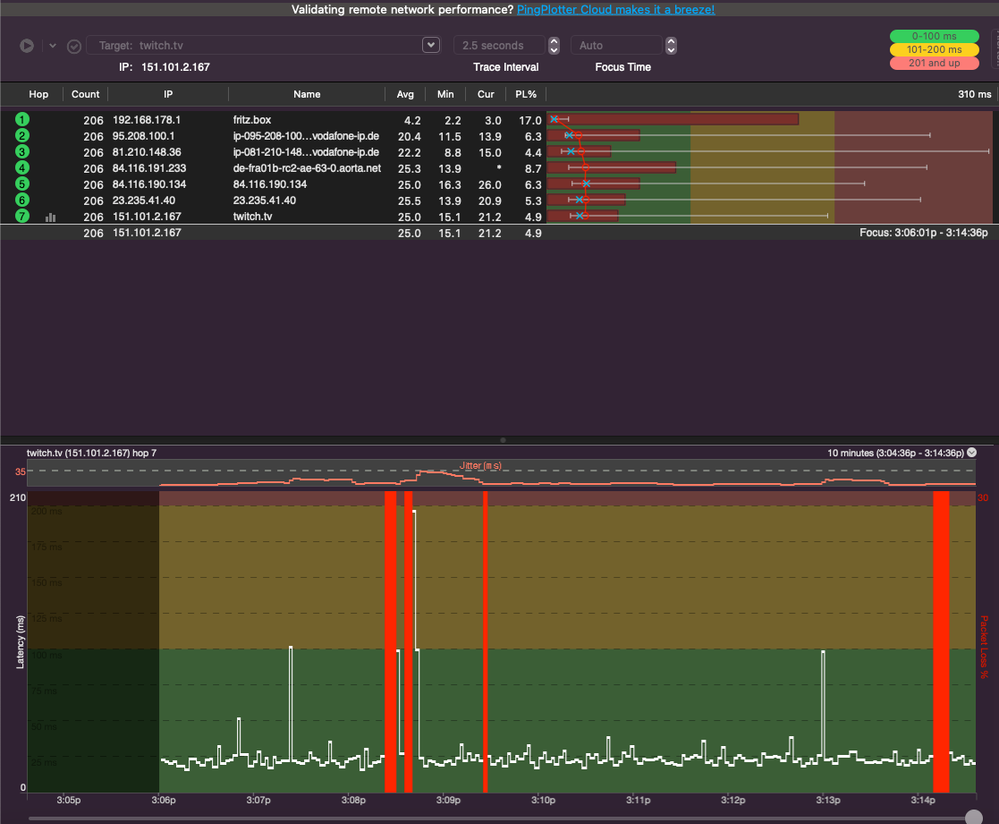
Die Aussetzer sind teilweise alle 30 Sekunden 1-4 hintereinander oder mal nur ein Paar pro Stunde. Je mehr geräte online sind, desto mehr Aussetzer gibt es. 

Zur Info: An der Verkabelung oder den Geräten im Haus kann es nicht liegen, da wir vorrübergehend die ConnectBox an alle Geräte angeschlossen haben und es hier zu KEINEM Ausfall oder Abbruch kommt. Selbst streaming ist hiermit absolut kein Problem.

Bitte lasst es mich wissen, wenn ihr irgendwelche informationen braucht. 
Seit letzter Woche bin ich im Austausch mit einem Vodafone-Techniker, dessen Wissen auch demnächst ausgeschäpft sein könnte. 

PS: Das haben wir schon versucht:
-DNS auf Google-DNS umstellen
-DHCP abgestellt und durch einen anderen Router übernommen

Eventuell noch weitere Infos:
-Bei der 400Mbit leitung hatten wir den Upload-Boost mit statischer IPv4 (gibt es ja scheinbar nur noch bei Business)
-Dual Stack soll aktiviert sein
-Stelle ich an der FritzBox IPv6 aus (was komischerweise möglich ist) kommt es zu den gleichen Aussetzern jedoch gefühlt (KANN AUCH EINBILDUNG SEIN) weniger

2 Antworten 2
MarcelZ
Daten-Fan
Daten-Fan
  • In welchem Bundesland wohnst Du? 73463 BW
  • Welchen Vertrag hast Du? Internet+Telefon 1000
  • Welches Modem/ Router nutzt Du? Fritzbox 4591 oder 6660
  • Nutzt Du ein Leih-Gerät von uns oder hast Du ein eigenes Gerät? Leih-Gerät
  • Welcher Fehler tritt auf? Packetloss
  • Wie ist Dein Endgerät mit dem Modem verbunden? LAN; WLAN
  • Beginn und Zeitraum der Störung: etwa vor 3-4 Monaten
  • Lade dazu noch einen Screenshot von den Signalwerten hoch.
  • Was hat die Prüfung mit dem Netzassistenten und dem Chat-Bot TOBi ergeben?
  • Welche Maßnahmen wurden durch die Störungshotline durchgeführt? - Kabel im Haus geprüft / FritzBox getauscht / Langzeittest (2 Tage)SendeKanal.png

     

    EmpfangKanal.jpg

     

    zattoo_de.png

     

    twitch_tv.png

     

    youtube_de.png

     

    2001_4860_4860__8888.png

     

    8_8_8_8.png

     

    google_de.png

     

Wallace
Moderator:in
Moderator:in

Hi Marcel,

 

willkommen in unserer Community.

 

Seit dem 15.08 findet hier durch uns leider kein individueller Support mehr statt. Wende dich bitte an unsere anderen Support-Kanäle, wenn Du hier nicht weiterkommen solltest.

 

VG Wallace

Bewertet hilfreiche Beiträge mit Likes und Sternen!