Lags/Rubberbanding im Spiel bzw. Packetloss/Jitter
Olcay91
Smart-Analyzer
Smart-Analyzer

Guten Abend,

ich habe seit geraumer Zeit Probleme mit massiven lags ingame (Counter-Strike 2). Ich spiele hauptsächlich in den Abendstunden und habe teils massive Probleme. Das geht von lags bis extremem rubberbanding, wodurch das spielen an sich nicht mehr möglich ist. Die Down- bzw. Uploadraten sind meist normal. Es war auch schon zwei mal ein Techniker hier (natürlich tagsüber) und hat Messungen durchgeführt, aber nach eigener Aussage, nichts gefunden. Der PC ist über ethernet direkt mit meiner Fritzbox verbunden. Ich habe sämtliche Konfigurationen durchprobiert (Wlan und andere Geräte aus, anderes Lankabel, Routerneustart, etc.) und nichts hat bisher geholfen.

 

fritzbox 1.png

fritzbox 2.png

fritzbox 3.png

fritzbox 4.png

fritzbox 5.png

fritzbox 6.png

fritzbox 7.png

      

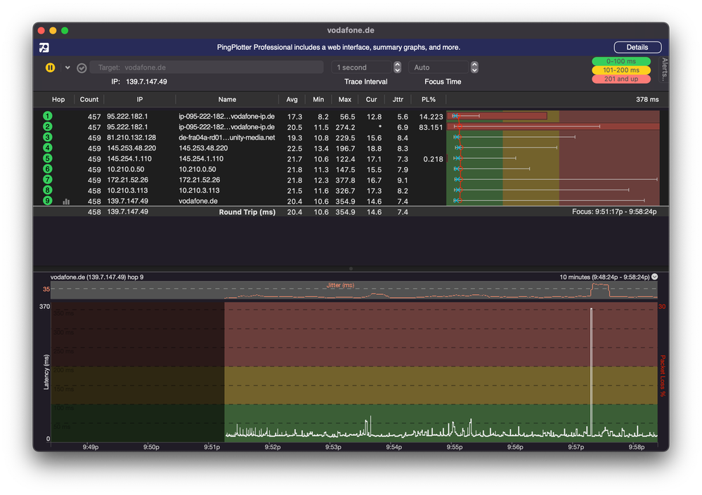
pingplotter.png

pingplotter 3.png

pingplotter 2.pngIngame sieht das ganze dann so aus

ingame.JPG

Falls mehr Informationen benötigt werden einfach schreiben. 

Bitte um schnelle Rückmeldung!

7 Antworten 7
Menne99
Giga-Genie
Giga-Genie

Du musst erst mal den PL in deinem Netzwerk suchen! Alles abklemmen , Wlan ausmachen, alles nach und nach wieder dran , und schaun was den Loss macht!

 

Der glubb is a Depp

Das habe ich. Steht auch so in meinem Beitrag

Menne99
Giga-Genie
Giga-Genie

in jedem Pic ist PL am 1. Hop! Nur PC, Pingplotter laufen lassen, dann z.b. Handy Wlan mit Pingplotter usw.... und iwann zeigt der dann im 1. Hop Pl x%

 

 

Der glubb is a Depp

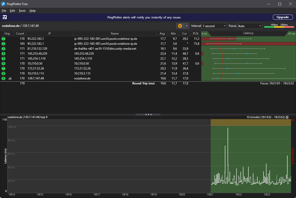
Nur PC:

nur pc.png

 

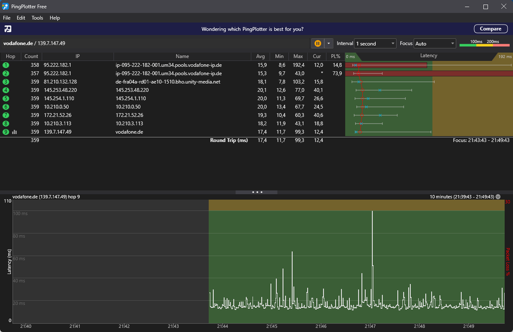
PC und Smartphone

pc u iphone.png

Nur Laptop/MacBook Pro

nur mbp.png

Hi olcay, hast du das Problem gelöst ? Ich habe auch knapp 1 Jahr schon Probleme mit cs2 , habe 1giga Leitung , mein Bruder wohnt im selben Ort 500m weiter , auch gleiche Leitung selbe problem bei cs 

Nervtnurnoch
Smart-Analyzer
Smart-Analyzer

Ich habe in Berlin 1 Giga Leitung und selbes Problem ab 15:00 Uhr 

Hallo @Nervtnurnoch

es tut mir leid, dass Du Probleme mit Deiner Gigabit Leitung hast. Du kannst diesen Link👉 https://vod.af/Hilfe_bei_Störung um nachzuschauen, ob Du aktuell von einer größeren Störung betroffen bist. Ist das nicht der Fall, melde Dich gerne WhatsApp👉 Dein Kontakt zu Vodafone - Vodafone Community.

Viele Grüße
ricky92

Bewertet hilfreiche Beiträge mit Likes!