1

Frage

2

Antwort

3

Lösung

Hohe Latenz, starker Jitter und Paketverlust – Gaming & Videokonferenzen unmöglich
KevinH23
Smart-Analyzer
Smart-Analyzer

Hallo zusammen,

ich habe seit einiger Zeit massive Probleme mit meiner Vodafone Cable-Leitung.

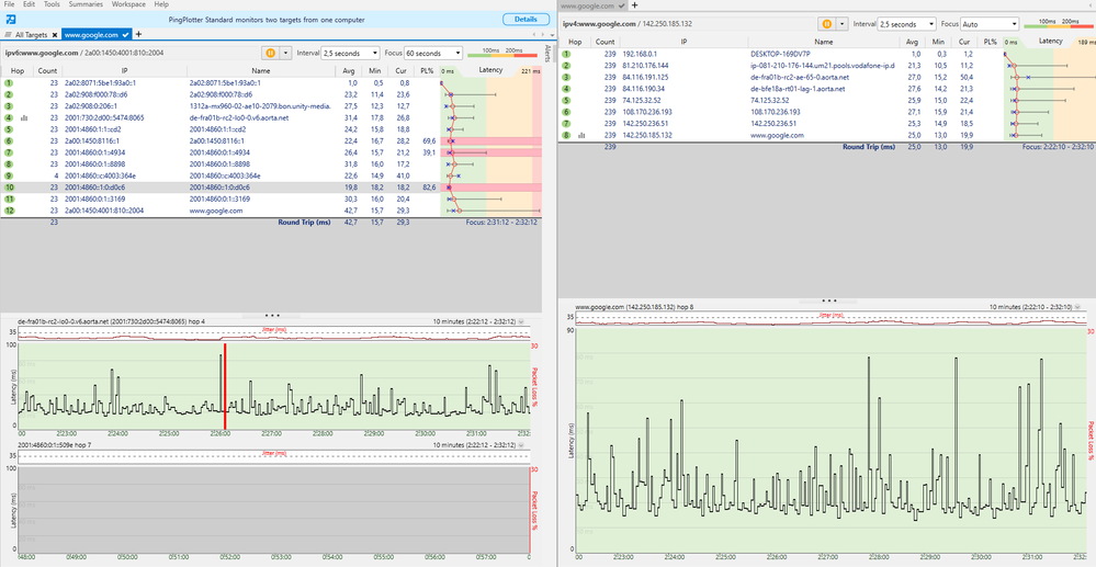
  • Beim Surfen, Zocken und in Videokonferenzen habe ich ständig Ping-Spikes bis 700–1000 ms.

  • Der Jitter liegt teilweise bei über 200 ms, was Online-Gaming und selbst Videotelefonie unmöglich macht.

  • In Ping Plotter-Messungen (siehe Screenshots) habe ich Paketverlust bis zu 70 % und durchgehend hohe Latenzen.

  • Die Probleme treten bei IPv4 und IPv6 gleichermaßen auf.

Der telefonische Support hat bereits ein Ticket erstellt, aber bisher konnte mir noch niemand genau sagen, woher die Störungen kommen.

Screenshots (PingPlotter):paketverlust5.PNGpaketverlust4.PNGpaketverlust2.PNGPaketverlust.PNG

 

Meine Fragen:

  • Könnte der Fehler bei mir zuhause liegen (Router, Kabel, Einstellungen)?
  • Gibt es noch Tests oder Schritte, die ich selbst durchführen könnte?

Zur Nebeninfo Ich bin direkt per LAN-Kabel mit dem Vodafone-Router verbunden, also kein WLAN. Trotzdem treten die Probleme ständig auf.

 

Vielen Dank schon mal!

5 Antworten 5
RobertP
Giga-Genie
Giga-Genie

poste mal die Signalpegel als Screenshots 

Upstream.PNGDownstream.PNG

Hier einmal die Screenshots

downstream2.PNG

Anhang zum downstream leider nicht alle Kanäle getroffen 

reneromann
SuperUser
SuperUser

Der Rückkanal ist leicht gestört...

 

Davon aber abgesehen garantiert dir kein ISP irgendwelche Latenzen oder Jitterwerte - solange die Bandbreite nicht beeinträchtigt ist, wirst du damit leben müssen...

Mir ist bewusst, dass Vodafone offiziell nur die Bandbreite zusichert. Aber wenn ich 70 % Paketverlust und Latenzspitzen von mehreren Hundert Millisekunden habe, dann ist der Anschluss praktisch nicht nutzbar – weder für Gaming noch für Videokonferenzen oder Streaming.

Klar, ein Speedtest zeigt vielleicht noch die gebuchte Bandbreite, aber durch den hohen Jitter und die Paketverluste brechen die Verbindungen ständig zusammen. Das fühlt sich für mich nicht wie ein funktionierender Anschluss an.

Deshalb hoffe ich, dass man sich das genauer anschaut – für mich sieht es eben nach einer echten Störung aus, nicht nach „normalen Schwankungen“.