Feinstes Packageloss!
mindterror
Digitalisierer
Digitalisierer

mindterror_0-1765456063920.png

mindterror_1-1765457457223.png

parrallel zum mac

mindterror_3-1765457595693.png

 

Techniker war schon da. das ist das ergebnis bis jetzt. kein stücken bessser,. da das problem iwo im netz vodafons steckt und nicht bei mir oder bei mir in der straße. wer kann mir da weiterhelfen
? ist vodafon dran das zu repapeieren ? das geht schon  locker ne woche so.. dafür will ich ungerne bezahlen bis das wieder geht.

10 Antworten 10
RobertP
Giga-Genie
Giga-Genie

und wie sehen die Signalpegel aus?

auf der Fritzbox zu finden unter: Internet >> Kabel-Informationen >> Kanäle

mindterror
Digitalisierer
Digitalisierer

Bildschirmfoto 2025-12-11 um 18.23.39.png

Bildschirmfoto 2025-12-11 um 18.24.09.png

hier  das sind die we rte,

danke

Hallo mindterror,

ich sehe nur 2 Probleme in den Daten. Der DOCSIS 3.1 Kanal im Download hat eine zu niedrige Signalqualität MER von nur 40 dB. Die sollte aber größer 44 dB  bei einer Modulation von 4096QAM sein. Das Zweite Problem liegt im Rückkanal bei 30 MHz. Dort scheint ein Störsignal vorhanden zu sein, wodurch der DOCSIS 3.0 Kanal auf 30,8 MHz und auch der DOCSIS 3.1 Kanal betroffen sind, da der das Frequenzband von 29 bis 65 MHz belegt, in dem auch die 30 MHz liegen. Diese Störung sollte den Upload verringern und den Ping verlängern.

Auf etwa 30 MHz arbeiten zum Beispiel Powerline Adapter. Wenn Du da welche verwendest, dann nimm die mal außer Betrieb und überprüfe ob dann alle 4 DOCSIS 3.0 Kanäle 64QAM moduliert sind und auch der DOCSIS 3.1 Kanal höher moduliert ist. Der sollte am besten auf 256QAM liegen.

Viele Grüße Siegmar

Kurtler
SuperUser
SuperUser

Die Signalpegel sind so weit in Ordnung.

Ein US-Kanal läuft nur auf 16QAM, beobachte mal die anderen, ob die auch herunter Modulieren, das würde auf ein Problem im Rückweg hindeuten..

Kontakt zu Vodafone

Gruß Kurt

Bitte keine Anfragen über PN stellen!

Also ich habe den Powerline mal abgeschaltet. komischerweise habe ich dann trotzdem noch eine störung, die im 3,5 minuten takt eintrat. .. So ließ es sich leben. heute mal wieder richtiges Chaos.. und unspielbar..

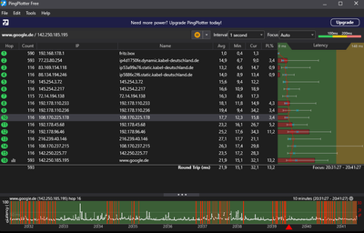
So sah es bis jetzt am besten aus.. wo kommt sowas her?

werid anpomaloy0,5.png

Heute wie die letzten Wochen wieder und ohne Powerline.

mindterror_0-1765825455241.png

.. docsis 3.1 bei 128 qam

heute:

mindterror_1-1765827703397.png

 

Hallo mindterror,


@mindterror  schrieb:

.. wo kommt sowas her?


von einem Deiner Nachbarn auf der Straße, die im gleichen Kabelsegment angeschlossen sind. Hier eine Web-Seite mit Informationen dazu. Es ist ein sehr großer Aufwand einen Rückwegstörer zu finden und oft stehen dabei die Techniker vor verschlossenen Türen. Schlechter ist es aber, wenn die Störung nicht immer anliegt, da sie nur gefunden werden kann wenn die Störung vorhanden ist.

Viele Grüße Siegmar

 

 

 

 

hey danke auch dir für den input und für die erklärende Seite. Woran genau erkennst du das dann? Damit ich das so weitergeben kann und hoffentlich Vodafon sich dann endlich auf die Suche macht. Gibt es für so langanhaltende Störungen nicht wenigstens die Zeit entschädigt? So kann ich ja kaum zocken 😕

lg

Hallo mindterror,


@mindterror  schrieb:

Woran genau erkennst du das dann?


an den Werten der DOCSIS Kanäle in Senderichtung (dem Rückkanal). Die 4 DOCSIS 3.0 Kanäle sollten alle 64QAM moduliert sein und der DOCSIS 3.1 Kanal sollte mindestens 256QAM moduliert sein. Bei Dir hat der Kanal auf 30 MHz und der DOCSIS 3.1 Kanal eine niedrigere Modulation, die auch noch ständig wechselt. Das System verringert die Modulation, wenn es bei der höheren Modulation zu viele Übertragungsfehler gibt. Da auch der DOCSIS 3.1 Kanal die 30 MHz mit belegt, scheint es ein Störsignal auf etwa 30 MHz zu geben, das beide Kanäle beeinflusst. Auf dem Frequenzbereich arbeiten zum Beispiel einige Powerline Adapter.

Viele Grüße Siegmar