Paketverlust ab Vodafone-Gateway 92.79.245.84
Storyline
Smart-Analyzer
Smart-Analyzer

An meinem Anschluss treten seit letzten Freitag wiederholt Paketverluste auf.


Messungen mit PingPlotter zeigen:

  • Hop 1 (Fritz!Box / 192.168.178.1): 0 % Verlust, lokal alles sauber

  • Hop 2 (Vodafone-Gateway 92.79.245.84): 7–12 % Paketverlust

  • Alle nachfolgenden Hops bis zum Ziel (z. B. google übernehmen denselben Verlust

Die Ursache liegt damit eindeutig im Vodafone-Netz, beginnend ab Ihrem Gateway.
Bitte prüfen Sie den Knoten 92.79.245.84 und die nachgelagerte Infrastruktur.

 

Zur Fehlerausgrenzung habe ich bereits PC neu aufgesetzt, Fritz!Box gewechselt, alle Kabel erneuert und Netzwerktreiber aktualisiert. Der Telefonsupport teilt mir mit, dass angeblich keine Störung messbar sei. Die von mir dokumentierten Paketverluste widersprechen dieser Aussage jedoch klar.

4 Antworten 4
seelo2010
SuperUser
SuperUser

Sei doch bitte so lieb und poste einmal deine Signalpegel.
Diese findest Du in deinem Router, bei einer Fritzbox wäre dieser unter Internet - Kabel-Informationen und dort der zweite Reiter zu finden.

Dann können wir schon einmal ggf. HF Störungen erkennen.
Vorzugsweise die Signalpegel als Screenshot hochladen.

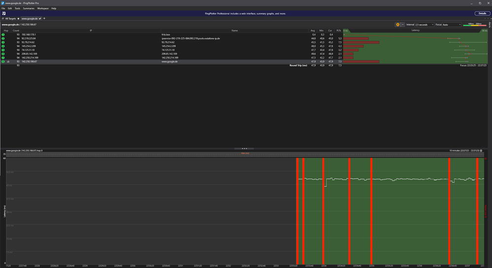
Es folgen die gewünschten Angaben:

Screenshot Capture - 2025-10-02 - 23-10-30.pngScreenshot Capture - 2025-10-02 - 23-11-34.png

Es folgt auch der Austausch im PingPlotter: Screenshot 2025-10-02 223729.png

reneromann
SuperUser
SuperUser

Mach mal bitte auch einen Ping auf ipv6.google.com ...