Archiv_Störungsmeldungen-Internet-TV-Telefon-Kabel
abbrechen
Suchergebnisse werden angezeigt für 
Stattdessen suchen nach 
Meintest du 

Forumbeiträge

Gelöst! Ständige Verbindungsabbrüche Telefon und Internet

Hallo,seit ein paar Wochen bricht die Internet und Telefonverbindung etliche mal am Tag und Nacht zusammen.Das Modem CH7466CE Wireless Voice Gateway Firmware-Version 4.50.20.3 blinkt für ca 30 Sekunden und dann ist alles wieder verfügbar. Das Moden w...

tomhl von Smart-Analyzer
  • 894 Anzeigen
  • 9 Antworten
  • 0 Likes

Internet Störungen bei IPv6

Wenn ich eine IPv6 Adresse versuche zu erreichen, ist dies momentan gar nicht oder nur mit sehr langer Wartzeit / Downloadzeit möglich. Liegt hier eine Störung vor?   Welchen Vertrag hast Du? (z.B. Internet + Telefon 100) Red Internet & Phone 50 Cabl...

Kanäle.PNG
Markussss von Netzwerkforscher
  • 866 Anzeigen
  • 2 Antworten
  • 0 Likes

Kabel-Internetgeschwindigkeit bricht in den Stoßzeiten ein in 67063 Ludwigshafen (400Mbit/s)

Hallo Community, seit circa einem Jahr nutze ich daheim das Internet über  Kabel Deutschland (Vodafone) mit dem Tarif "Red Internet & Phone 400 Cable Aktion". Nach einem Jahr kann ich auswählen ob ich runtergehe auf 100 oder 200 Mbit/s oder bei 400 b...

Thomyyy von Smart-Analyzer
  • 629 Anzeigen
  • 6 Antworten
  • 0 Likes

Gelöst! Rufnummern sperren

Seit geraumer Zeit werden wir von irgendwelchen penetranten Leuten angerufen die uns irgendwelche Dinge aufschwatzen wollen. Allesammt aus dem Ausland. Vorwahlen 0046, 0043 und 0041. Das Telefon bimmelt den ganzen Tag. Weder mein Telefon, noch der Ro...

Internetprobleme

Hallo, ich habe seit Monaten Pobleme mit meinem Kabel Internetanschluss. Dieser fällt täglich aus. Mal nur ein paar Minuten, mal mehrere Stunden. Während einem Ausfall habe ich keine Möglichkeit eine Störung zu melden, dies ist ja nur telefonisch mög...

shanehm von Netzwerkforscher
  • 2986 Anzeigen
  • 46 Antworten
  • 0 Likes

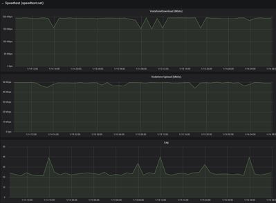
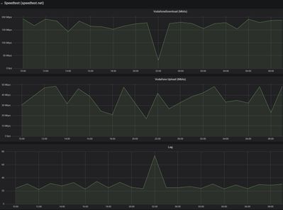
Download und Upload wird seit Wochen immer schlechter

Moin,bereits vor einen 1 1/2 Jahren habe ich mich fast ein ganzes Jahr wegen meiner nicht nutzbaren Internetleitung rumgeschlagen.Vor 5 Monaten bin ich umgezogen und in den ersten Monaten sah auch alles gut aus (siehe Screenshots), leider wird der Do...

wan_2m.jpeg wan_today.jpeg
DaBen2003 von Netzwerkforscher
  • 566 Anzeigen
  • 3 Antworten
  • 0 Likes

Mit Vertragsumstellung seit 10.04. ohne Telefonanschluß nach Reset Fritz.Box

Es betiteln sich hier einige Herrschaften bei diesem Konzern als Netzexperten, ich frag mich nur wo?Vielleicht ein Traum...Inkompetenz und Arroganz sind an der Tagesordnung Seit vergangenen Mittwoch nur Probleme und endlose Gespräche mit lapidaren Ve...

UnityMedia schaltet immer wieder IPV6 ein, trotz Business Anschluss

Guten Tag,wir haben einen Unity Media Business Anschluss mit eigenem Router (AVM FritzBox 6590). Nach der Umstellung von 200/20 auf 400/25 bemerkten wir in unserem Netzwerk (Server 2016, Active Directory mit eigener DNS und DHCP Bereich) Schwierigkei...