1

Frage

2

Antwort

3

Lösung

Ich fordere Sie auf, Homespot / Hotspot auf meinem Modem zu deaktivieren.
DanielBerlin
Smart-Analyzer
Smart-Analyzer

Ich habe ein 500-MBit / s-Geschäftskonto und aus irgendeinem Grund bietet das Modem seit meiner ersten Anmeldung kostenloses WLAN in diesen beiden Netzwerken HomeSpot und HotSpot an. Ich bezahle nicht dafür, dass Leute kostenloses Internet haben und meine Verbindung zu ihren mit Viren infizierten Computern überlasten. Ich habe jetzt keine Konnektivität mehr, weil der Computer eines anderen kompromittiert wurde und diese kostenlosen WLAN-Netzwerke verwendet, die mein Modem ausgibt.

Die Einstellung zum Deaktivieren in meiner Abrechnung wurde nie angezeigt, nur ein Bildschirm über DynDNS. Ich habe diesen Account seit Jahren.

Screen Shot 2021-01-29 at 4.11.37 PM.png

Bitte deaktivieren Sie diese "Funktion", nach der ich nie gefragt habe.

28 Antworten 28
Menne99
Giga-Genie
Giga-Genie

der Home , Hotspot läuft auf einem eigenen Netz, das VF aufspannt , es braucht nur den Strom vom Modem, der Homespot kann im Kundencenter ausgeschaltet werden, dauerd aber 7 Tage,bis er offline ist!

 

 

Der glubb is a Depp
Gelöschter User
Nicht anwendbar

@Menne99 

Ich glaube, @DanielBerlin will eigentlich in erster Linie wissen, wo das gemacht wird.

Ich bin übrigens erstaunt, dass das komische Teil auch bei den Businessaccounts standardmäßig aktiviert ist.

 

@Menne99 

 

Und bei ihm fehlt Online der Button "Interneteinstellungen" hier könnte man den Homespot abschalten.

 

Gruß Kurt

Bitte keine Anfragen über PN stellen!

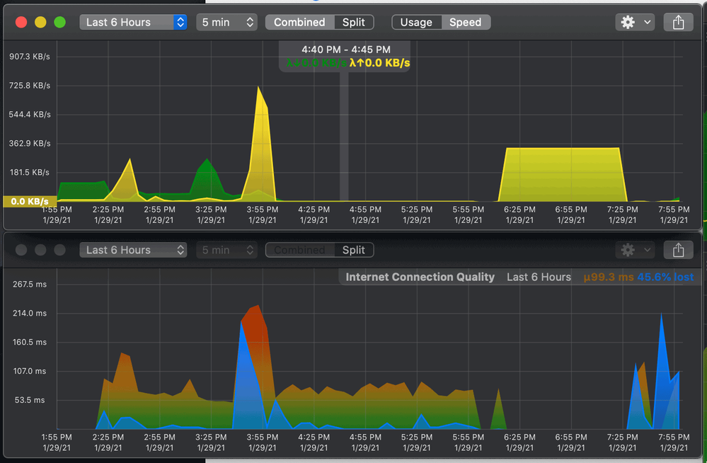
@Menne99 Falsch, es gibt nur eine Leitung zum Internet. Ja, der Router erstellt zwei separate Netzwerke, aber sie teilen sich immer noch dieselbe Pipe. Wenn sich also jemand auf dem Homespot / Hotspot befindet und ein infizierter Computer die Pipe mit Datenverkehr überfüllt, leiden alle Netzwerke. Aus diesem Grund ist der Netzwerkverkehr vom Modem vollständig gesättigt und ich kann keine Webseite auf einen von mir verwendeten Computer laden.

du hängst mit 1000 Modems am gleichen Koaxkabel !

VF ist für das was am Homespot getrieben wird verantwortlich, und es können sich max 3 User gleichzeitig bei 10 mbit einloggen, macht dann 3.3 mibt pro User!

 

Der glubb is a Depp

@Menne99 You are talking about DSL, not cable. And I look at my activities in my network analysis tools. It indicates that my modem traffic is completely saturated and all my computers are turned off except the one directly connected. I also look at the traffic from my computer to the modem and it is perfectly clean. It doesn't send or receive anything.

 

1.png

ich rede von Koaxkabel Internet, nicht über DSL ! Und da hängt jeder am gleichen Kabel, und teilt sich dann die Leistung mit den anderen Usern, z.b . wird 3 Gbit eingespeißt, und man hat 3 User mit 1 Gbit Vertrag und Dauersauger, werden alle anderen auch runtergefahren damit jeder Leistung hat!

 

 

Der glubb is a Depp

@Menne99 Das erklärt nicht, warum mein Modem gesättigt ist und Daten sendet, wenn ich keine Netzwerkaktivität verwende. Das bringt mich zurück zum Punkt dieses Threads, da Vodafone ein freies offenes Netzwerk auf meinem Modem hat und es gesättigt ist, Daten zu senden. Ich möchte, dass dies deaktiviert ist, und ich kann dies aus irgendeinem Grund in meinen Einstellungen gemäß den "offiziellen" Anweisungen nicht tun.

ich vermute dein Segment ist einfach überlastet. Aber das soll sich ein Mod angucken!

 

 

Der glubb is a Depp